Improve site reliability with Grafana Cloud
Grafana Cloud helps SRE and platform teams build reliable, high-performing systems by combining performance testing, synthetic monitoring, application observability, SLOs, and incident response in one platform.

Proactively prevent outages
Test and monitor reliability before users are impacted
Ensure consistent user experiences
Continuously validate performance and availability from around the world
Empower teams with unified insights
Reduce cognitive load with end-to-end observability, AI assistance, and a centralized service center
Trusted by everyone from startups to the Fortune 500
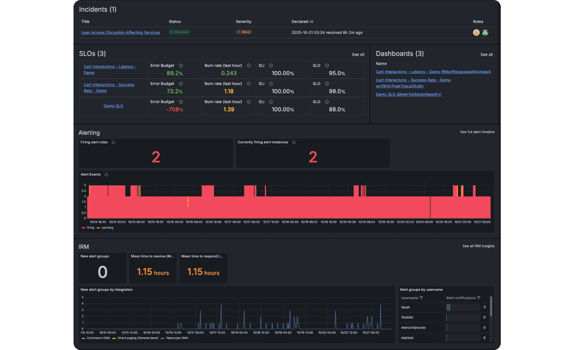
Get a unified view of service health with Service Center
Track and visualize SLOs, alerts, incidents, and on-call data in a single, centralized hub
Identify and act on reliability risks faster by surfacing performance trends and insights for every service
Prevent on-call overload and burnout by tracking alert patterns and workload distribution across engineering teams


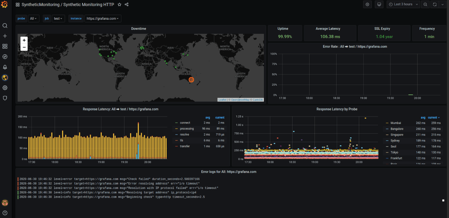
Ensure global availability with continuous synthetic monitoring
Simulate real user journeys with API and browser checks
Detect outages and latency issues from global locations
Validate uptime and routing behavior before customers notice
Troubleshoot faster with end-to-end application observability
Get instant visibility across your services with auto-instrumentation via OpenTelemetry or Grafana agents
Find root causes faster by correlating all telemetry signals in one workflow
Speed investigations with AI as Grafana Assistant summarizes anomalies
Measure what matters with service-level objectives (SLOs)
Define SLOs aligned to key user journeys
Track error budgets and burn rate to understand risk
Cut noise with SLO-based alerts focused on user impact


Real stories from real customers

“After this three-year journey that started by realizing we couldn’t detect some basic failures, introducing the FCI, and then adding in Grafana Cloud IRM and Grafana SLO, we’re in a much better place to detect and fix customer-facing issues. In fact, our time to detect was reduced more than 80%, meaning our customers were seeing fewer errors and a better overall experience.”
Carlos Hernandez SaavedraHead of Cloud & SRE, LATAM Airlines
Perfect for personal projects, exploring new ideas, and early-stage startups. No charges ever.
All Grafana Cloud services, with usage limits
Adaptive Telemetry, AI Assistant, and much more
Community support
14 days retention for metrics, logs, traces, profiles, & k6 performance tests
Ready for scaling with more retention, basic support, and usage-based pricing.
Unlimited access to all Grafana Cloud services; simply pay as you go above the free tier
Adaptive Telemetry, AI Assistant, and much more
8X5 email support
13 months retention for metrics; 30 days retention for logs, traces, profiles, & k6 performance tests
A full-service offering for companies with security, compliance, and deployment requirements.
Premium support
Custom retention
Deployment flexibility (Public Cloud, Federal Cloud, or Bring Your Own Cloud)
Why choose Grafana Cloud
Open & unified platform
OpenTelemetry-native observability and no lock-in, with out-of-the-box solutions like Kubernetes Monitoring, Application Observability, Grafana SLO, and RUM delivered in one unified experience.
Cost efficiency
Optimize costs without sacrificing insight with Adaptive Telemetry, which filters out unused data so your budget goes toward what actually drives value. Pair with cost management tools that help you monitor, control, and tune spend.
AI & automation
Grafana Assistant powers agentic workflows, prebuilt dashboards, intelligent filters, and customized alerts—surfacing the data you need for faster, more efficient incident response.






Welcome to
The open observability cloud
Built on open source, open standards, and open ecosystems



