Plugins 〉Grafana Traces Drilldown
Grafana Traces Drilldown
Traces Drilldown
Distributed traces provide a way to monitor applications by tracking requests across services. Traces record the details of a request to help understand why an issue is or was happening. Tracing is best used for analyzing the performance of your system, identifying bottlenecks, monitoring latency, and providing a complete picture of how requests are processed.
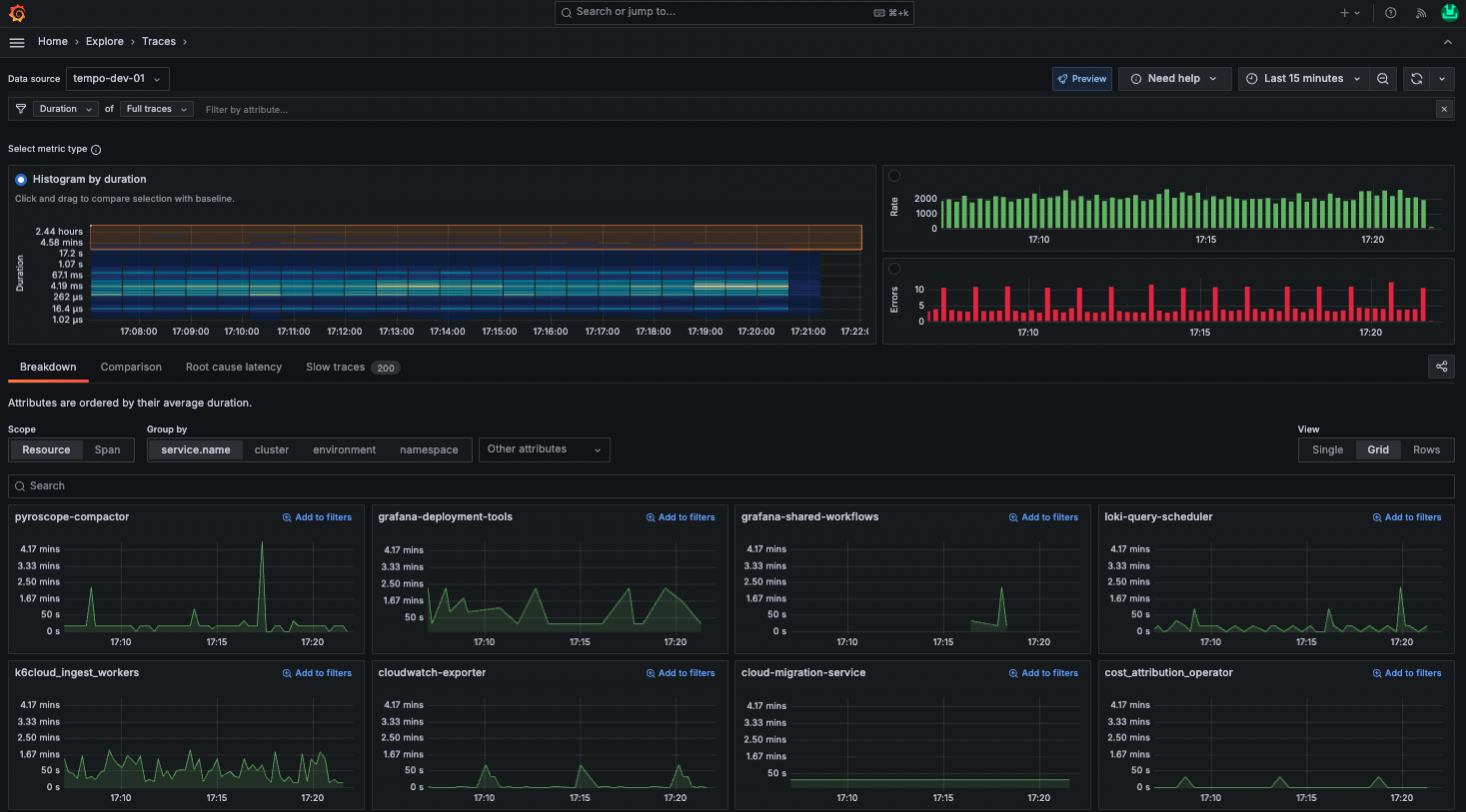
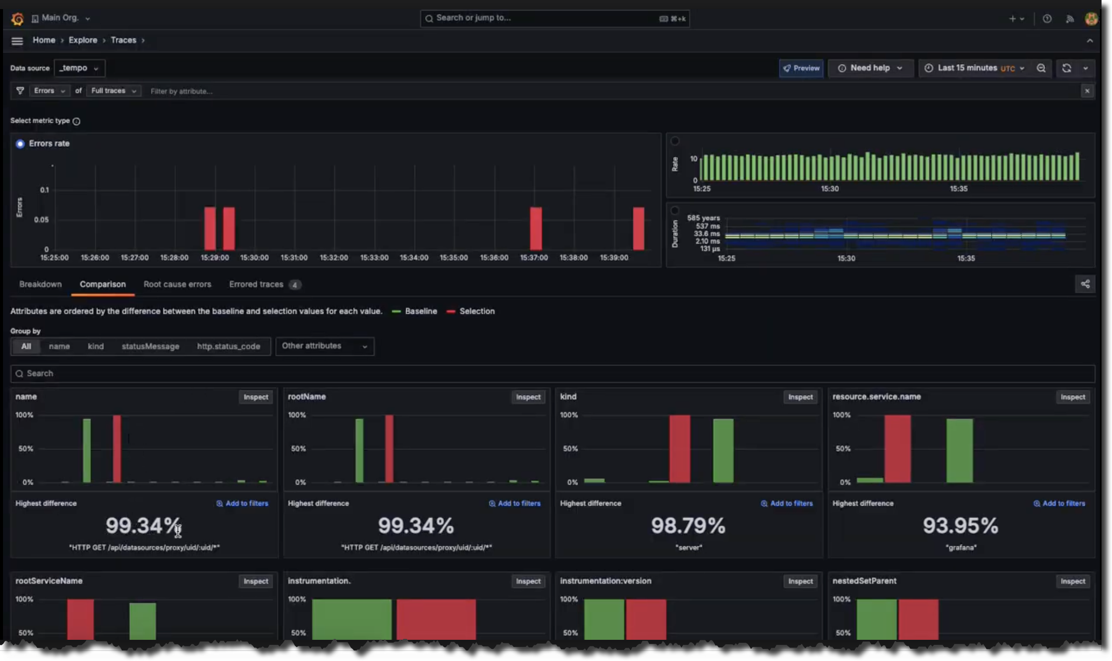
Traces Drilldown helps you make sense of your tracing data so you can automatically visualize insights from your Tempo traces data. Using the app, you can:
- Use Rate, Errors, and Duration (RED) metrics derived from traces to investigate issues
- Uncover related issues and monitor changes over time
- Browse automatic visualizations of your data based on its characteristics
- Do all of this without writing TraceQL queries

Before you begin
To use Traces Drilldown with Grafana Cloud, you need:
- A Grafana Cloud account
- A Grafana stack in Grafana Cloud with a configured Tempo data source receiving tracing data
To use Traces Drilldown with self-hosted Grafana open source or Grafana Enterprise, you need:
- Your own Grafana instance running 11.3 or newer
- Tempo 2.6 or newer
- A configured Tempo data source receiving tracing data
Getting started
Refer to the Traces Drilldown documentation. For instructions installing, refer to the access and installation instructions.
Resources
Contributing
We love accepting contributions! If your change is minor, please feel free submit a pull request. If your change is larger, or adds a feature, please file an issue beforehand so that we can discuss the change. You're welcome to file an implementation pull request immediately as well, although we generally lean towards discussing the change and then reviewing the implementation separately.
Bugs
If your issue is a bug, please open one here.
Changes
We do not have a formal proposal process for changes or feature requests. If you have a change you would like to see in Traces Drilldown, please file an issue with the necessary details.
Grafana Cloud Free
- Free tier: Limited to 3 users
- Paid plans: $55 / user / month above included usage
- Access to all Enterprise Plugins
- Fully managed service (not available to self-manage)
Self-hosted Grafana Enterprise
- Access to all Enterprise plugins
- All Grafana Enterprise features
- Self-manage on your own infrastructure
Grafana Cloud Free
- Free tier: Limited to 3 users
- Paid plans: $55 / user / month above included usage
- Access to all Enterprise Plugins
- Fully managed service (not available to self-manage)
Self-hosted Grafana Enterprise
- Access to all Enterprise plugins
- All Grafana Enterprise features
- Self-manage on your own infrastructure
Grafana Cloud Free
- Free tier: Limited to 3 users
- Paid plans: $55 / user / month above included usage
- Access to all Enterprise Plugins
- Fully managed service (not available to self-manage)
Self-hosted Grafana Enterprise
- Access to all Enterprise plugins
- All Grafana Enterprise features
- Self-manage on your own infrastructure
Grafana Cloud Free
- Free tier: Limited to 3 users
- Paid plans: $55 / user / month above included usage
- Access to all Enterprise Plugins
- Fully managed service (not available to self-manage)
Self-hosted Grafana Enterprise
- Access to all Enterprise plugins
- All Grafana Enterprise features
- Self-manage on your own infrastructure
Grafana Cloud Free
- Free tier: Limited to 3 users
- Paid plans: $55 / user / month above included usage
- Access to all Enterprise Plugins
- Fully managed service (not available to self-manage)
Self-hosted Grafana Enterprise
- Access to all Enterprise plugins
- All Grafana Enterprise features
- Self-manage on your own infrastructure
Installing Grafana Traces Drilldown on Grafana Cloud:
Installing plugins on a Grafana Cloud instance is a one-click install; same with updates. Cool, right?
Note that it could take up to 1 minute to see the plugin show up in your Grafana.
Warning
Plugin installation from this page will be removed in February 2026. Use the Plugin Catalog in your Grafana instance instead. Refer to Install a plugin in the Grafana documentation for more information.
Installing plugins on a Grafana Cloud instance is a one-click install; same with updates. Cool, right?
Note that it could take up to 1 minute to see the plugin show up in your Grafana.
Warning
Plugin installation from this page will be removed in February 2026. Use the Plugin Catalog in your Grafana instance instead. Refer to Install a plugin in the Grafana documentation for more information.
Installing plugins on a Grafana Cloud instance is a one-click install; same with updates. Cool, right?
Note that it could take up to 1 minute to see the plugin show up in your Grafana.
Warning
Plugin installation from this page will be removed in February 2026. Use the Plugin Catalog in your Grafana instance instead. Refer to Install a plugin in the Grafana documentation for more information.
Installing plugins on a Grafana Cloud instance is a one-click install; same with updates. Cool, right?
Note that it could take up to 1 minute to see the plugin show up in your Grafana.
Warning
Plugin installation from this page will be removed in February 2026. Use the Plugin Catalog in your Grafana instance instead. Refer to Install a plugin in the Grafana documentation for more information.
Installing plugins on a Grafana Cloud instance is a one-click install; same with updates. Cool, right?
Note that it could take up to 1 minute to see the plugin show up in your Grafana.
Warning
Plugin installation from this page will be removed in February 2026. Use the Plugin Catalog in your Grafana instance instead. Refer to Install a plugin in the Grafana documentation for more information.
Installing plugins on a Grafana Cloud instance is a one-click install; same with updates. Cool, right?
Note that it could take up to 1 minute to see the plugin show up in your Grafana.
Installing plugins on a Grafana Cloud instance is a one-click install; same with updates. Cool, right?
Note that it could take up to 1 minute to see the plugin show up in your Grafana.
Warning
Plugin installation from this page will be removed in February 2026. Use the Plugin Catalog in your Grafana instance instead. Refer to Install a plugin in the Grafana documentation for more information.
Installing plugins on a Grafana Cloud instance is a one-click install; same with updates. Cool, right?
Note that it could take up to 1 minute to see the plugin show up in your Grafana.
For more information, visit the docs on plugin installation.
Installing on a local Grafana:
For local instances, plugins are installed and updated via a simple CLI command. Plugins are not updated automatically, however you will be notified when updates are available right within your Grafana.
1. Install the Application
Use the grafana-cli tool to install Grafana Traces Drilldown from the commandline:
grafana-cli plugins install The plugin will be installed into your grafana plugins directory; the default is /var/lib/grafana/plugins. More information on the cli tool.
Alternatively, you can manually download the .zip file for your architecture below and unpack it into your grafana plugins directory.
Alternatively, you can manually download the .zip file and unpack it into your grafana plugins directory.
2. Enable it
Next, log into your Grafana instance. Navigate to the Plugins section, found in your Grafana main menu.
Click the Apps tabs in the Plugins section and select the newly installed app.
To enable the app, click the Config tab. Follow the instructions provided with the application and click Enable. The app and any new UI pages are now accessible from within the main menu, as designed by the app creator.
If dashboards have been included with the application, they will attempt to be automatically installed. To view the dashboards, re-import or delete individual dashboards, click the Dashboards tab within the app page.
Changelog
2.0.0
Chores
- deps:
- fix all dependency vulnerabilities (minimatch, ajv, @tootallnate/once) (#674) (d9168e50)
- bump undici from 7.18.2 to 7.24.4 (#669) (2f771b89)
- Fix release action (#672) (f5326ea7)
Documentation Changes
- Update Traces Drilldown doc and screenshots (#670) (f655b157)
New Features
- Add AGENTS.md and surrounding files (#671) (ea7313bf)
- Support Saved Queries (#653) (1ad5ea70)
1.4.1
1.4.0
Chores
- React 19 upgrade (#666) (e9db5d4f)
1.3.3
Chores
- Resolve react-router (#665) (23f24805)
- Remove spellcheck (#648) (03e5068c)
- Update brace expansion (#644) (3efce86e)
- deps:
- bump qs from 6.14.1 to 6.14.2 (#651) (90247275)
- update actions/checkout digest to 34e1148 (#636) (3564c51d)
- update grafana/grafana-enterprise:latest docker digest to 9dedb4a (#637) (26e31535)
- update grafana/intro-to-mltp:mythical-beasts-recorder-latest docker digest to 1420cd8 (#638) (4867cbde)
- pin dependency @testing-library/react to 16.3.1 (#635) (0ee83dc4)
- deps-dev: bump webpack from 5.101.0 to 5.104.1 (#647) (bcd785df)
New Features
- Hide baseline only panels in the comparison tab (#664) (56a7e3eb)
- Enhanced exceptions tab (#627) (733eec3d)
- Send filters to EntityAssertionsWidget (#626) (057ddf2e)
Bug Fixes
- resolves the addition of extra pipelines in trace explorer (#650) (24f820d9)
1.3.2
Chores
- Upgrade lodash (#643) (433559b)
1.3.1
Chores
- Upgrade react-router (#621) (eec1df9e)
Bug Fixes
- Check if usePluginFunctions is available (#616) (99112e44)
1.3.0
Chores
- deps:
- update dependency @babel/core to v7.28.5 (#577) (3dfd3cd5)
- update swc monorepo (#580) (8f14d360)
- update grafana/tempo:latest docker digest to 6d4f1f3 (#599) (8f747508)
- Update grafana to 12.3.0 (#609) (deb155f2)
- config: migrate config renovate.json (#607) (aee65df3)
Continuous Integration
- Update workflow permissions (#623) (0269bfc5)
Documentation Changes
- Minor updates to docs (#608) (af917d5d)
New Features
- Show favorites first in the attribute sidebar (#625) (975e40c6)
- Exceptions Tab v2 (#619) (7ee82314)
- Adaptive Traces Integration (#614) (c3c77e68)
- links: grafana assistant traces drilldown full query navigation (#541) (64e42e8e)
1.2.1
Chores
- Add Renovate rules (#606) (d836c42a)
- deps:
- update dependency nwsapi to v2.2.22 (#572) (07865f22)
- pin dependencies (#569) (f3353005)
Documentation Changes
- Exception tab (#585) (364fe32e)
- Doc updates for 554, 558, and 555 (#564) (68d41f9c)
New Features
- Mini embeddable Traces Drilldown (#592) (7aecc60e)
- Find single span errors and high latency on the root cause tab (#594) (db46387a)
- Link to Logs Drilldown instead of Explore (#563) (6ea96dd3)
1.2.0
Chores
- add annotation topic to annotation frame (#560) (e9856325)
New Features
- Attributes sidebar (#558) (7ed0f3c8)
- View trace by ID input (#555) (6a8d0cfe)
- Percentiles variable for duration breakdown (#554) (69e3ab05)
1.1.4
Chores
- Support quoted numeric strings (#552) (c9120937)
- Update create-plugin (#539) (b540db0e)
- updates readme to reflect GA status. (#540) (4c928873)
New Features
- Integrate Insights Timeline widget (#543) (8853aa3a)
Performance Improvements
- Use new TraceQL sampling hint for RED panels (#547) (b68d6c64)
1.1.3
Chores
- Exceptions tab improvements (#535) (7cf574e6)
- Update Grafana packages (#511) (b89ef3cb)
New Features
- Trace exploration improvements (#537) (a8704e8d)
- Exceptions tab (#509) (c259a96f)
Bug Fixes
- Fix date formatting when rounded (#529) (3593aaa7)
- Fix duplicate title and close button in drawer (#507) (6b4527be)
1.1.2
Chores
- changing input props for exposed component (#462) (0cf77202)
- isolate types imports for exposed component (#460) (fdb54e47)
- remove extension link from logs drilldown (#421) (9a8efe9e)
- update bundle-types.yml (#347) (7403a7ec)
Continuous Integration
- Add conventional commits workflow and improve release (#506) (81897aa4)
New Features
- open in explore traces button (#335) (d7d91db3)
- explorations: rename to
investigations(#340) (651373d2)
Bug Fixes
- 500: Use db.system.name instead of db.name attribute for the "Database calls" filter (#501) (06b298d4)
- PanelMenu: use
firstValueFrom()instead oflastValueFrom()(#399) (e343d6a9) - open in drilldown button: update tempo matcher type (#376) (78aceb98)
Other Changes
- create a new history item when a filter is added from the breakdown (#431) (edb3f1af)
- Do not show an empty state while streaming is still in progress (#426) (b877d479)
- update error panel y-axis labels (#424) (6236467b)
- Add "Go Queryless" hook (#404) (18319c97)
- Make extensions compatible with different Grafana versions (#395) (b045de36)
1.1.0 (2025-06-27)
- Default to all spans when pressing Open in Traces Drilldown button (#443)
- Fix broken links in docs (#447)
- Fix zizmor detected template-injection issues (#450)
- Style error panels according to metric (#449)
- Work around ref URIs bug (#457)
- New exposed component to embed the trace exploration scene (#407)
- Fix Zizmor persist credentials issues (#456)
- Fix exposing types (#459)
- chore: isolate types imports for exposed component (#460)
- chore: changing input props for exposed component (#462)
- Embedded mode improvements (#466)
- Bring back all primary signals (#472)
- Upgrade packages (#476)
- Update policy token to use env variable from Vault (#473)
- Embedded mode improvements (#477)
- UPreserve asserts context via embedded assertions widget component (#464)
- Fix Zizmor issues (#483)
- Type string booleans as booleans unless user has put them in quotes (#482)
- Embedded mode fixes + improvements (#484)
- Explain selection vs baseline when 'Span rate' metric is chosen (#487)
- Update @grafana/scenes to 6.23.0 (#488)
- Add namespace to embedded app (#489)
1.0.0 (2025-04-24)
- Breakdown: Do not show an empty state while streaming is still in progress. (#426)
- Add support for contextualised trace list table. (#409)
- Move version to menu and remove preview badge. (#429)
- Add fix to show empty state in the trace list. (#430)
- Fix to normalize comparison data when total fields are missing or invalid. (#435)
- Breakdown: create a new history item when a filter is added from the breakdown. (#431)
0.2.9 (2025-04-15)
- Remove exemplars from heatmap. (#398)
- Filter out redundant attributes. (#397)
- Show warning if datasource is not configured with TraceQL metrics. (#400)
- Ensure Y-axis label matches the data for RED metrics. (#401)
- Explore: Add "Go Queryless" hook. (#404)
- Fix issue with container height. (#422)
- Use events to open traces. (#410)
- chore: remove extension link from logs drilldown. (#421)
- Fix structure tab flickering. (#394)
- Support typed query generation. (#423)
- RED Panels: update error panel y-axis labels. (#424)
- Rename plugin extension link from Explore to Drilldown. (#425)
- Add support for adding a trace to investigations. (#408)
0.2.6 (2025-03-12)
Enhancements
- Support for add to investigation. (#320)
- Support for metrics streaming. (#312)
- Rename plugin to Grafana Traces Drilldown. (#329)
- Add back and forward support for app actions. (#294)
- Exposes a component which takes properties and creates a LinkButton with a href to navigate to the Traces Drilldown from outside. (#335)
- Select custom columns in trace list. (#342)
0.2.3 (2025-02-06)
Enhancements
- Open trace in drawer: The traces now open in a drawer which should improve the experience of analysing the details of a trace. (#325)
Bug Fixes
- Fixes crash on main metric panel (#317)
0.2.2 (2025-01-13)
Enhancements
- Custom values in filters bar: The filters bar now allows custom values which can be used to build regular expressions or input values missing from the dropdown options. (#288)
0.2.0 (2025-01-10)
Features
- Support for exemplars: Quickly jump to the relevant data points or logs for deeper troubleshooting with newly added support for exemplars, directly on your metrics graph. By clicking on a point of interest on the graph—like a spike or anomaly—you can quickly jump to the relevant traces for deeper troubleshooting and dramatically reduce the time it takes to root cause an issue. (#278) Requires Grafana >= 11.5.0
- Open traces in Explore: When viewing trace spans, now you can easily open the full trace in Explore. This provides a streamlined way to pivot between trace analysis and the broader Grafana Explore experience without losing context. (#267)
Enhancements
- Trace breakdown adjusts better to smaller screens: The Breakdown tab now automatically adjusts its attribute selector display based on available screen width, improving usability on smaller viewports. (#267)
- Search is now case-insensitive: Search in the Breakdown and Comparison tabs now ignores capitalization, ensuring you see all matching results. (#252)
- Performance boost and reduced bundle size: Code-splitting and lazy loading for faster loading times. Only the modules you need are fetched on demand, cutting down on initial JavaScript payload and improving app performance. (#275)
- Various fixes and improvements: Fixed loading and empty states. Fixed broken documentation link. Refined styles above filters for a more polished look. Added descriptive text to the Span List tab for added clarity. Enhanced tooltip design for RED metrics. Standardized error messages and titles, plus added helpful hints when an empty state appears. (#263)
0.1.2
Release public preview version.






