Plugins 〉SQLite
SQLite
Grafana SQLite Datasource
This is a Grafana backend plugin to allow using an SQLite database as a data source. The SQLite database needs to be accessible to the filesystem of the device where Grafana itself is running.
Table of contents:
- Plugin Installation
- Security Considerations
- Support for Time Formatted Columns
- Macros
- Alerting
- Configuration
- Common Problems - FAQ
- Development and Contributing
- Supporting the Project
- Further Documentation and Links
Plugin Installation
The recommended way to install the plugin for most users is to use the grafana CLI:
- Run this command:
grafana-cli plugins install frser-sqlite-datasource - Restart the Grafana server.
- To make sure the plugin was installed, check the list of installed data sources. Click the Plugins item in the main menu. Both core data sources and installed data sources will appear.
For other installation options (e.g. to install versions not yet released in the Grafana registry but in Github) see ./docs/installation.md.
Security considerations
Using the "Attach" Feature of SQLite to Connect to Private Database
A data source of the SQLite plugin specifies a specific SQLite location. But by using the attach feature this restriction can be circumvented.
A user with read only permissions on the database can use the attach feature in a query to connect to any database that the Grafana user has access to on the system.
To prevent such behavior the attach limit is set to 0 by default and can only be increased when setting the unsafe_allow_attach_limit_above_zero (see below for more information) at plugin level.
Access to The Grafana Internal SQLite Database
Grafana itself can run with an SQLite database as a data storage. Using this plugin the internal Grafana database file can be accessed.
There are no built-in restrictions preventing a user with permissions to edit the data source configuration from attaching to the SQLite database and accessing its contents.
This means that sensitive data, including secrets stored within the database, could potentially be exposed if appropriate access controls are not enforced at the Grafana level.
Recommendations to mitigate risks:
- By default any file with the name
grafana.dbcannot be opened. This can be disabled via settingunsafe_disable_grafana_internal_blocklist(see below for more information). - Use the "block_list" option in the grafana.ini (see below for more information) to block access if the file has another name.
- Limit Data Source Editing Permissions: Restrict the ability to modify the data source configuration to only trusted administrators.
- Do not use SQLite as the data storage for Grafana but a database with more access controls (like Postgres).
Support for Time Formatted Columns
SQLite has no native "time" format. It relies on strings and numbers for time and dates. Since especially for time series Grafana expects an actual time type, however, the plugin provides a way to infer a real timestamp. This can be set in the query editor by providing the name of the column, which should be reformatted to a timestamp.
The plugin supports two different inputs that can be converted to a "time" depending on the type of the value in the column, that should be formatted as "time":
A number input: It is assumed to be a unix timestamp / unix epoch. This represents time in the number of seconds (make sure your timestamp is not in milliseconds). More information is here: https://en.wikipedia.org/wiki/Unix_time
A string input: The value is expected to be formatted in accordance with RFC3339, e.g.
"2006-01-02T15:04:05Z07:00". Edge cases might occur and the parsing library used is the source of truth here: https://golang.org/pkg/time/#pkg-constants.
Timestamps stored as unix epoch should work out of the box, but the string formatting might require adjusting your current format. The below example shows how to convert a "date" column to a parsable timestamp:
WITH converted AS (
-- a row looks like this (value, date): 1.45, '2020-12-12'
SELECT value, date || 'T00:00:00Z' AS datetime FROM raw_table
)
SELECT datetime, value FROM converted ORDER BY datetime ASC
Macros
This plugins supports macros inspired by the built-in Grafana data sources (e.g. https://grafana.com/docs/grafana/latest/datasources/postgres/#macros).
However, as each macro needs to be re-implemented from scratch, only the following macros are supported. Other macros (that you might expect from other SQL databases) are not supported by the plugin (yet).
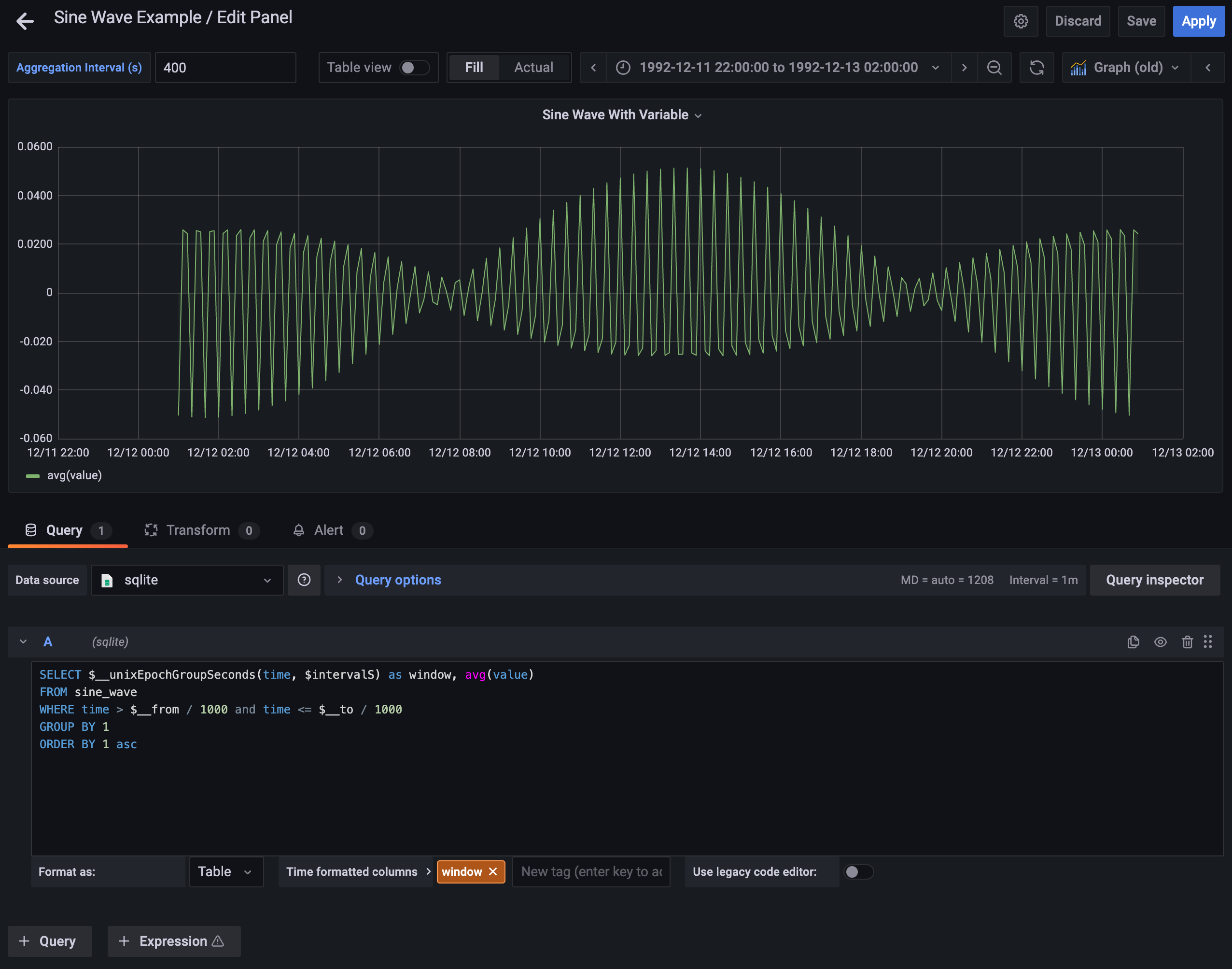
$__unixEpochGroupSeconds(unixEpochColumnName, intervalInSeconds)
Example: $__unixEpochGroupSeconds("time", 10)
Will be replaced by an expression usable in GROUP BY clause. For example:
cast(("time" / 10) as int) * 10
$__unixEpochGroupSeconds(unixEpochColumnName, intervalInSeconds, NULL)
Example: $__unixEpochGroupSeconds(timestamp, 10, NULL)
This is the same as the above example but with a fill parameter so missing points in that series
will be added for Grafana and NULL will be used as value.
In case multiple time columns are provided the first one is chosen as the column to determine the gap filling. "First" in this context means first in the SELECT statement. This column needs to have no NULL values and must be sorted in ascending order.
Alerting
The plugins supports the Grafana alerting feature. Similar to the built in data sources alerting
does not support variables as they are normally replaced in the frontend, which is not involved
for the alerts. In order to allow time filtering this plugin supports the variables $__from and
$__to. For more information about those variables see here:
https://grafana.com/docs/grafana/latest/variables/variable-types/global-variables/#__from-and-__to.
Formatting of those variables (e.g. ${__from:date:iso}) is not supported for alerts, however.
Configuration
Most of the plugin configuration happens when adding a datasource via the Grafana frontend. All such configuration can also be provisioned (see the FAQ for more details).
Aside from that, the plugin supports the following configuration via the grafana.ini file.
The following block shows the default values and gives an explanation of each field.
[plugin.frser-sqlite-datasource]
; this settings allows setting attach limits above 0.
; this enables any users with access to the plugin to attach any database that the Grafana users has access to
; this is also not controlled via the block_list.
; enabling this setting is not recommended for security reasons
unsafe_allow_attach_limit_above_zero = false
; this is a comma separated list of strings that any part of the path of the SQLite database cannot contain.
; use this to prevent access (even for Grafana admin users) from certain files or paths
; the path check is case insensitive
; block_list = "grafana.db,private_folder,other.db"
block_list = ""
; this setting prevents blocking security related path elements that are blocked by default
; the path check is case insensitive
; the blocked path elements are: .aws, .config/gcloud, .azure, .kube/config, .docker/config, .ssh, .gnupg, .pki, /etc/shadow, /etc/passwd, /etc/gshadow, /proc/, /sys/, .env, credentials, .git/config, .netrc, .npmrc, .pypirc, id_rsa, id_dsa, id_ecdsa, id_ed25519
; enabling this setting is not recommended for security reasons
unsafe_disable_security_blocklist = false
; this setting prevents blocking grafana internal related path elements that are blocked by default
; the path check is case insensitive
; the blocked path elements are: grafana.db
; enabling this setting is not recommended for security reasons
unsafe_disable_grafana_internal_blocklist = false
; by default the plugin adds "_pragma=query_only(1)" to the path options if no _pragma=query_only is already specified
; this setting prevents setting this default value.
; enabling this setting is not recommended for security reasons
unsafe_disable_query_only_path_option = false
Common Problems - FAQ
This is a list of common questions or problems. For the answers and more details see ./docs/faq.md.
- I have a "file not found" error for my database
- I have a "permission denied" error for my database
- ...
Query examples
Some examples to help getting started with SQL and SQLite can be found in ./docs/examples.md.
These examples include things like:
- filtering by the time specified in the Grafana UI
- creating a time series mindful of gaps
- converting dates to timestamps
- ...
Development and Contributing
Any contribution is welcome. Some information regarding the local setup can be found in the DEVELOPMENT.md file.
Supporting the Project
This project was developed for free as an open source project. And it will stay that way.
If you like using this plugin, however, and would like to support the development go check out the Github sponsorship page. This allows sponsoring the project with monthly or one-time contributions.
Further Documentation and Links
- A changelog of the plugin can be found in the CHANGELOG.md.
- More documentation about the plugin can be found under the docs section in Github.
- The plugin can be found in the Grafana plugin registry.
- Questions or bugs about the plugin can be found and reported in Github or in the Grafana community.
Grafana Cloud Free
- Free tier: Limited to 3 users
- Paid plans: $55 / user / month above included usage
- Access to all Enterprise Plugins
- Fully managed service (not available to self-manage)
Self-hosted Grafana Enterprise
- Access to all Enterprise plugins
- All Grafana Enterprise features
- Self-manage on your own infrastructure
Grafana Cloud Free
- Free tier: Limited to 3 users
- Paid plans: $55 / user / month above included usage
- Access to all Enterprise Plugins
- Fully managed service (not available to self-manage)
Self-hosted Grafana Enterprise
- Access to all Enterprise plugins
- All Grafana Enterprise features
- Self-manage on your own infrastructure
Grafana Cloud Free
- Free tier: Limited to 3 users
- Paid plans: $55 / user / month above included usage
- Access to all Enterprise Plugins
- Fully managed service (not available to self-manage)
Self-hosted Grafana Enterprise
- Access to all Enterprise plugins
- All Grafana Enterprise features
- Self-manage on your own infrastructure
Grafana Cloud Free
- Free tier: Limited to 3 users
- Paid plans: $55 / user / month above included usage
- Access to all Enterprise Plugins
- Fully managed service (not available to self-manage)
Self-hosted Grafana Enterprise
- Access to all Enterprise plugins
- All Grafana Enterprise features
- Self-manage on your own infrastructure
Grafana Cloud Free
- Free tier: Limited to 3 users
- Paid plans: $55 / user / month above included usage
- Access to all Enterprise Plugins
- Fully managed service (not available to self-manage)
Self-hosted Grafana Enterprise
- Access to all Enterprise plugins
- All Grafana Enterprise features
- Self-manage on your own infrastructure
Installing SQLite on Grafana Cloud:
Installing plugins on a Grafana Cloud instance is a one-click install; same with updates. Cool, right?
Note that it could take up to 1 minute to see the plugin show up in your Grafana.
Warning
Plugin installation from this page will be removed in February 2026. Use the Plugin Catalog in your Grafana instance instead. Refer to Install a plugin in the Grafana documentation for more information.
Installing plugins on a Grafana Cloud instance is a one-click install; same with updates. Cool, right?
Note that it could take up to 1 minute to see the plugin show up in your Grafana.
Warning
Plugin installation from this page will be removed in February 2026. Use the Plugin Catalog in your Grafana instance instead. Refer to Install a plugin in the Grafana documentation for more information.
Installing plugins on a Grafana Cloud instance is a one-click install; same with updates. Cool, right?
Note that it could take up to 1 minute to see the plugin show up in your Grafana.
Warning
Plugin installation from this page will be removed in February 2026. Use the Plugin Catalog in your Grafana instance instead. Refer to Install a plugin in the Grafana documentation for more information.
Installing plugins on a Grafana Cloud instance is a one-click install; same with updates. Cool, right?
Note that it could take up to 1 minute to see the plugin show up in your Grafana.
Warning
Plugin installation from this page will be removed in February 2026. Use the Plugin Catalog in your Grafana instance instead. Refer to Install a plugin in the Grafana documentation for more information.
Installing plugins on a Grafana Cloud instance is a one-click install; same with updates. Cool, right?
Note that it could take up to 1 minute to see the plugin show up in your Grafana.
Warning
Plugin installation from this page will be removed in February 2026. Use the Plugin Catalog in your Grafana instance instead. Refer to Install a plugin in the Grafana documentation for more information.
Installing plugins on a Grafana Cloud instance is a one-click install; same with updates. Cool, right?
Note that it could take up to 1 minute to see the plugin show up in your Grafana.
Installing plugins on a Grafana Cloud instance is a one-click install; same with updates. Cool, right?
Note that it could take up to 1 minute to see the plugin show up in your Grafana.
Warning
Plugin installation from this page will be removed in February 2026. Use the Plugin Catalog in your Grafana instance instead. Refer to Install a plugin in the Grafana documentation for more information.
Installing plugins on a Grafana Cloud instance is a one-click install; same with updates. Cool, right?
Note that it could take up to 1 minute to see the plugin show up in your Grafana.
For more information, visit the docs on plugin installation.
Installing on a local Grafana:
For local instances, plugins are installed and updated via a simple CLI command. Plugins are not updated automatically, however you will be notified when updates are available right within your Grafana.
1. Install the Data Source
Use the grafana-cli tool to install SQLite from the commandline:
grafana-cli plugins install The plugin will be installed into your grafana plugins directory; the default is /var/lib/grafana/plugins. More information on the cli tool.
Alternatively, you can manually download the .zip file for your architecture below and unpack it into your grafana plugins directory.
Alternatively, you can manually download the .zip file and unpack it into your grafana plugins directory.
2. Configure the Data Source
Accessed from the Grafana main menu, newly installed data sources can be added immediately within the Data Sources section.
Next, click the Add data source button in the upper right. The data source will be available for selection in the Type select box.
To see a list of installed data sources, click the Plugins item in the main menu. Both core data sources and installed data sources will appear.
Changelog
All notable changes to this project will be documented in this file.
The format is based on Keep a Changelog and follows semantic Versioning.
The following changes are waiting for the next major release:
- supporting only Grafana v10 onwards
[4.0.1] - 2026-02-16
Security
- updating the backend (go) and frontend (npm) packages
[4.0.0] - 2026-02-15
This is a "semantic versioning" major release and contains breaking changes.
Migration Instructions: The following is the list of breaking changes and how to deal with them.
AttachLimit: The attach limit has been set to 0 by default. In order to set a value above 0 the
unsafe_allow_attach_limit_above_zeroplugin configuration value has to be set.Default Grafana Internal Blocklist: The plugin blocks various grafana internal paths by default now. In to unblock those set
unsafe_disable_grafana_internal_blocklistin the plugin configuration. As per the release of this version the blocked path elements are the following:- grafana.db
For an up to date list please see the plugin documentation
Default Security Path Blocklist: The plugin blocks various security related paths by default now. In to unblock those set
unsafe_disable_security_blocklistin the plugin configuration. As per the release of this version the blocked path elements are the following:- .aws
- .config/gcloud
- .azure
- .kube/config
- .docker/config
- .ssh
- .gnupg
- .pki
- /etc/shadow
- /etc/passwd
- /etc/gshadow
- /proc/
- /sys/
- .env
- credentials
- .git/config
- .netrc
- .npmrc
- .pypirc
- id_rsa
- id_dsa
- id_ecdsa
- id_ed25519
For an up to date list please see the plugin documentation
Read only connection: The plugin now sets the
_pragma=query_only(1)path option if not specified otherwise. To prevent this useunsafe_disable_query_only_path_option.
Security
- the default value of "AttachLimit" is now 0 (can be adjusted)
- there is a list of "security related" path prefixes, which are blocked by default (can be adjusted)
- adding
_pragma=query_only(1)as a default path option (can be adjusted)
[3.8.2] - 2025-10-19
Security
- Upgraded some frontend packages due to security alerts
[3.8.1] - 2025-10-19
Changed
- Replaced the Linux 32-Bit ARM build with an ARMv6 build. This was already the case in v 3.5.0 and below. This should allow seamless usage of the plugin on Raspberry Pi Zero models.
[3.8.0] - 2025-07-04
Security
- Added the "block_list" option to allow setting a list of SQLite paths that cannot be accessed
[3.7.0] - 2025-07-01
Changed
- updated the underlying sqlite library (using SQLite 3.50.1)
[3.6.0] - 2025-03-11
Changed
- updated the underlying sqlite library
[3.5.0] - 2024-03-08
Added
- Added the ability to use "text" and "value" columns for query variables
[3.4.0] - 2023-12-26
Thank you to the collaborators on this release:
Added
- added support for Grafana annotations
[3.3.3] - 2023-07-21
Changed
- updated frontend packages with the grafana/create-plugin tool
[3.3.2] - 2023-07-19
Fixed
- queries without any content (i.e. "-- not a query") do not cause the plugin to hang
Changed
- updated the underlying sqlite library
[3.3.1] - 2023-07-01
Fixed
- Closing database connections after every query (bug from v3.3.0)
Changed
- Functional regression: a query without any content (i.e. "-- not a query") causes the plugin to hang
[3.3.0] - 2023-06-11
Changed
- updated sqlite package version to allow setting limits
Security
- add option to set
SQLITE_LIMIT_ATTACHED(current default 10). In a future version the default will be reduced to 0.
[3.2.0] - 2023-05-25
Changed
- updated go version and go grafana plugin sdk
- use grafana plugin sdk mage file to build the plugin
- update grafana plugin npm packages
[3.1.4] - 2023-05-17
Nothing user facing was changed. The only difference is a change in meta data to accommodate new Grafana plugin checks.
[3.1.3] - 2023-05-06
Changed
- updated go SQLite package to v1.22.1 to fix timezone issues in SQLite
[3.1.2] - 2022-09-11
Changed
- updated go SQLite package
[3.1.1] - 2022-09-11
Changed
- removed the "name" metadata from data frames
[3.1.0] - 2022-07-09
Changed
- Using a different component as the SQL editor
- Updated Readme and added more docs (e.g. example queries)
- improved error message for database checks on folder paths
I would like to thank the sponsors of this project
- one-time: @nikolaialex
[3.0.1] - 2022-03-15
This release should show no feature changes. Some underlying packages have been updated, which should improve stability and security but not have any other noticeable impact.
Changed
- Fixed some typos in the readme
- Removed the upper Grafana version constraint for the plugin
- Update grafana plugin sdk for the backend
- Updated grafana buildkit and test tool versions for the frontend
[3.0.0] - 2022-02-26
This release moved to a new underlying SQLite library: https://pkg.go.dev/modernc.org/sqlite.
This should have no big changes to regular queries but can have effects on more subtle configurations (e.g. path options).
Fore more information see the Changed section below.
This library has no dependency on CGO, which allows much easier cross-compilation for other systems. This way the
plugin has a much simpler build process now and also supports more platforms (see information below under Added)
Added
- Added new platforms to the release: Darwin (MacOS) for ARM (Apple Silicon) and FreeBSD for AMD64
Changed
- Changed the underlying SQLite library to: https://pkg.go.dev/modernc.org/sqlite. While the general SQLite features and especially queries should remain unchanged by this, path options need to be checked for compatibility with the new library now. Please refer to the link above for more information on the options.
Removed
- No separate release is created anymore for ARM v7. ARM v6 should suffice for all devices. If that is not the case for your device, please open a new issue.
[2.2.1] - 2021-12-14
Added
- An additional option
securePathOptionshas been added in case the user wants to protect some options (typically credentials). For examples see here: https://github.com/mattn/go-sqlite3#connection-string
[2.2.0] - 2021-11-16
The plugin now supports adding a Path Prefix and Options to the SQLite connection string.
Added
- Ability to provide a prefix and options in the connection string. For examples see here: https://github.com/mattn/go-sqlite3#connection-string
Changed
- slightly changed the Plugin Health Check (when adding the data source) to provide better error messages.
- conversion errors during a query are now logged at DEBUG level to avoid too large log files.
[2.1.1] - 2021-10-24
This release adds support for sub second precision for unix time.
Added
- When using numeric values for a timestamp in SQLite (unix timestamp) the plugin now supports precision below the second (at nanosecond precision)
[2.1.0] - 2021-08-08
This release adds the JSON extension to the compiled SQLite code.
Added
- JSON extension for SQLite
[2.0.2] - 2021-08-07
This release adds testing against Grafana v8.1.0 and fixes an issue with query variables.
Fixed
- Query variables can now also be used in Grafana v8.X.X
[2.0.1] - 2021-07-27
This release fixes some long standing issues that prevented the right use of the alerting feature of the plugin even though it was enabled already.
Fixed
- Using the
$__fromand$__tovariables for alerting - Fixing a caching bug for the query (for alerting)
[2.0.0] - 2021-05-07
All current Raspberry Pi Zero and 1 models have an ARMv6 architecture. All other models (2 Mod. B v1.2, 3 and 4) have an 64Bit ARMv8 architecture. As only the Raspberry Pi 2 Mod. B has an ARMv7 architecture this is not used as default anymore. The Raspberry Pi 2 Mod. B will require a manual installation and all others will be handled via the Grafana CLI.
Changed
- Using ARMv6 instead of ARMv7 as 32Bit ARM default
[1.2.1] - 2021-04-05
Added
- More debug level logging from the plugin
Fixed
- The type inference of columns in the backend is now ignoring the letter casing
[1.2.0] - 2021-03-31
Added
- The response of the plugin includes the final query as metadata and can be checked in the inspector now
- Macro
unixEpochGroupSeconds:- replace time columns with an expression to group by
- Allow filling up missing values with
NULL
Fixed
- return additional time formatted column for time-series formats as normal values (previously they were skipped)
[1.1.0] - 2021-03-27
Added
- Experimental support for MacOS (no static linking)
[1.0.3] - 2021-03-26
Fixed
- Showing better error messages for certain fail conditions of the plugin health check (e.g. permission error)
[1.0.2] - 2021-03-23
Fixed
- Fixed bug preventing using query variables when SQLite is the default datasource (<= Grafana 7.4)
[1.0.1] - 2021-03-21
Added
- Enabled the
alertingfeature for the plugin (no code change)
[1.0.0] - 2021-03-13
No breaking change was introduced but due to code stability the first major version is released.
Fixed
- variables like
$__intervaland$__interval_msare supported now
[0.2.7] - 2021-01-07
Changed
- Changing plugin name to SQLite
- added category to plugin.json for better grouping on the Grafana homepage
- updated Readme after first official release of plugin on Grafana homepage
[0.2.6] - 2021-01-03
Added
- Documentation about the time conversion in the README and in the query editor help text.
[0.2.5] - 2020-12-19
Fixed
- Correct handling of "NUMERIC" columns with mixed data (e.g. float and integer)
[0.2.4] - 2020-12-13
Added
Added option to explicitly convert backend data frame to time series:
- This requires the initial data frame to be in a Long Format
- The resulting time series consists of one data frame per metric
[0.2.3] - 2020-11-28
Changed
- Releasing arm6 (RaspberryPi Zero) as separate distribution (Github only)
Fixed
- Renamed the arm7 executable to arm (newer Raspberry Models should run fine now)
[0.2.2] - 2020-12-24
Changed
- Different content of zip file published with Github release according to new Grafana v7.3 standards
[0.2.1] - 2020-11-22
Added
- Query variables are now supported
[0.2.0] - 2020-11-20
Added
- The plugin is now signed
Changed
- For Signing grafana-toolkit 7.3.3 was necessary. The grafana version to test against was bumped to version 7.3.3
[0.1.3] - 2020-11-02
Fixed
- Fixed: Handling of NULL values in queries is now correct
[0.1.2] - 2020-10-28
First "working" version
Fixed
- Fixed: Plugin files in the zip file are now executable





