Menu
Choose a product
Viewing: v2.7.x
Find another version
Scroll for more
Important: This documentation is about an older version. It's relevant only to the release noted, many of the features and functions have been updated or replaced. Please view the current version.
Documentation
Grafana Mimir
Operator and user guide
Monitor Mimir
Viewing dashboards
Compactor resources
Open source
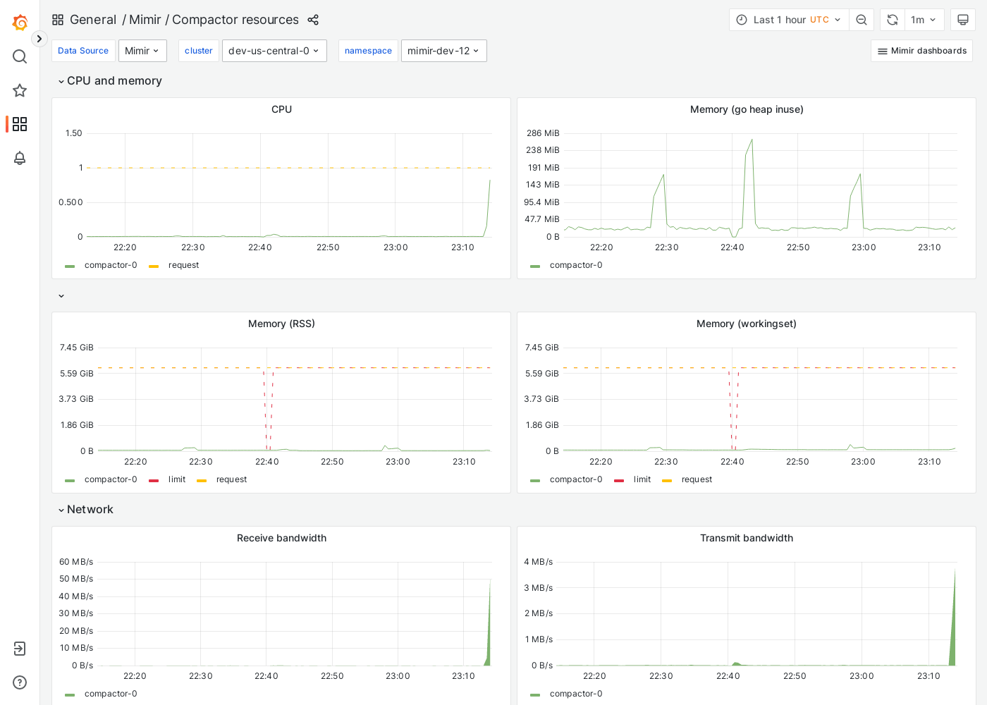
Grafana Mimir Compactor resources dashboard
The Compactor resources dashboard shows CPU, memory, disk, and networking metrics for the compactor.
This dashboard requires additional resources metrics.
Example
The following example shows a Compactor resources dashboard from a demo cluster.

Was this page helpful?
Related resources from Grafana Labs
Additional helpful documentation, links, and articles:
Video

Scaling and securing your Prometheus metrics in Grafana Cloud
Learn how Grafana Cloud Metrics, powered by Grafana Mimir, overcomes Prometheus limitations with a fully managed, scalable service. Optimize cardinality, reduce costs, and scale seamlessly—no maintenance required.
Blog

Less is more: How Grafana Mimir queries run faster and more cost efficiently with fewer indexes
By avoiding inverted index lookups in the Prometheus TSDB, Mimir's memory usage was reduced by up to 64%.