Menu
Choose a product
Viewing: v2.7.x
Find another version
Scroll for more
Important: This documentation is about an older version. It's relevant only to the release noted, many of the features and functions have been updated or replaced. Please view the current version.
Open source
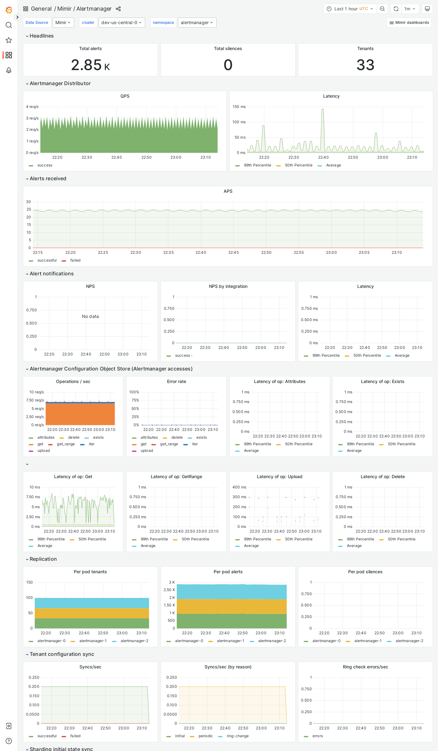
Grafana Mimir Alertmanager dashboard
The Alertmanager dashboard shows health and activity metrics for the Alertmanager, and object storage metrics for operations triggered by the Alertmanager.
Example
The following example shows an Alertmanager dashboard from a demo cluster.

Was this page helpful?
Related resources from Grafana Labs
Additional helpful documentation, links, and articles:
Video

Scaling and securing your Prometheus metrics in Grafana Cloud
Learn how Grafana Cloud Metrics, powered by Grafana Mimir, overcomes Prometheus limitations with a fully managed, scalable service. Optimize cardinality, reduce costs, and scale seamlessly—no maintenance required.
Blog

Less is more: How Grafana Mimir queries run faster and more cost efficiently with fewer indexes
By avoiding inverted index lookups in the Prometheus TSDB, Mimir's memory usage was reduced by up to 64%.