Important: This documentation is about an older version. It's relevant only to the release noted, many of the features and functions have been updated or replaced. Please view the current version.
ECS
ECS is the fully managed container orchestration service by Amazon. Combined with Fargate you can run your container workload without the need to provision your own compute resources. In this tutorial we will see how you can leverage Firelens an AWS log router to forward all your logs and your workload metadata to a Grafana Loki instance.
After this tutorial you will able to query all your logs in one place using Grafana.
Requirements
Before we start you’ll need:
- The AWS CLI configured (run
aws configure). - A Grafana instance with a Loki data source already configured, you can use GrafanaCloud free trial.
- A Subnet in VPC that is routable from the internet. (Follow those instructions if you need to create one).
- A Security group of your choice for your containers. (Follow those instructions if you need to create one).
For the sake of simplicity we’ll use a GrafanaCloud Loki and Grafana instances, you can get an free account for this tutorial on our website, but all the steps are the same if you’re running your own Open Source version of Loki and Grafana instances.
Setting up the ECS cluster
To run containers with ECS you need an ECS cluster, we’ll use a Fargate cluster, but if you prefer to use an EC2 cluster all the given steps are still applicable.
Let’s create the cluster with awscli:
aws ecs create-cluster --cluster-name ecs-firelens-clusterWe will also need an IAM Role to run containers with, let’s create a new one and authorize ECS to endorse this role.
You might already have this
ecsTaskExecutionRolerole in your AWS account if that’s the case you can skip this step.
curl https://raw.githubusercontent.com/grafana/loki/main/docs/sources/clients/aws/ecs/ecs-role.json > ecs-role.json
aws iam create-role --role-name ecsTaskExecutionRole --assume-role-policy-document file://ecs-role.json
{
"Role": {
"Path": "/",
"RoleName": "ecsTaskExecutionRole",
"RoleId": "AROA5FW5RZWLXFPU656SQ",
"Arn": "arn:aws:iam::0000000000:role/ecsTaskExecutionRole",
"CreateDate": "2020-07-09T14:51:49+00:00",
"AssumeRolePolicyDocument": {
"Version": "2012-10-17",
"Statement": [
{
"Effect": "Allow",
"Principal": {
"Service": [
"ecs-tasks.amazonaws.com"
]
},
"Action": "sts:AssumeRole"
}
]
}
}
}Note down the ARN of this new role, we’ll use it later to create an ECS task.
Finally we’ll give the ECS task execution policy AmazonECSTaskExecutionRolePolicy to the created role, this will allows us to manage logs with Firelens:
aws iam attach-role-policy --role-name ecsTaskExecutionRole --policy-arn "arn:aws:iam::aws:policy/service-role/AmazonECSTaskExecutionRolePolicy"Creating your task definition
Amazon Firelens is a log router (usually fluentd or fluentbit) you run along the same task definition next to your application containers to route their logs to Loki.
In this example we will use fluentbit with the fluentbit output plugin installed but if you prefer fluentd make sure to check the fluentd output plugin documentation.
We recommend you to use fluentbit as it’s less resources consuming than fluentd.
Our task definition will be made of two containers, the Firelens log router to send logs to Loki (log_router) and a sample application to generate log with (sample-app).
Let’s download the task definition, we’ll go through the most important parts.
curl https://raw.githubusercontent.com/grafana/loki/main/docs/sources/clients/aws/ecs/ecs-task.json > ecs-task.json {
"essential": true,
"image": "grafana/fluent-bit-plugin-loki:2.0.0-amd64",
"name": "log_router",
"firelensConfiguration": {
"type": "fluentbit",
"options": {
"enable-ecs-log-metadata": "true"
}
},
"logConfiguration": {
"logDriver": "awslogs",
"options": {
"awslogs-group": "firelens-container",
"awslogs-region": "us-east-2",
"awslogs-create-group": "true",
"awslogs-stream-prefix": "firelens"
}
},
"memoryReservation": 50
},The log_router container image is the Fluent bit Loki docker image which contains the Loki plugin pre-installed. As you can see the firelensConfiguration type is set to fluentbit and we’ve also added options to enable ECS log metadata. This will be useful when querying your logs with Loki LogQL label matchers.
The
logConfigurationis mostly there for debugging the fluent-bit container, but feel free to remove that part when you’re done testing and configuring.
{
"command": [
"/bin/sh -c \"while true; do sleep 15 ;echo hello_world; done\""
],
"entryPoint": ["sh","-c"],
"essential": true,
"image": "alpine:3.13",
"logConfiguration": {
"logDriver": "awsfirelens",
"options": {
"Name": "grafana-loki",
"Url": "https://<userid>:<grafancloud apikey>@<grafanacloud host>/loki/api/v1/push",
"Labels": "{job=\"firelens\"}",
"RemoveKeys": "container_id,ecs_task_arn",
"LabelKeys": "container_name,ecs_task_definition,source,ecs_cluster",
"LineFormat": "key_value"
}
},
"name": "sample-app"
}The second container is our sample-app, a simple alpine container that prints to stdout welcoming messages. To send those logs to Loki, we will configure this container to use the log driver awsfirelens.
Go ahead and replace the Url property with your GrafanaCloud credentials, you can find them in your account in the Loki instance page. If you’re running your own Loki instance replace completely the URL (e.g http://my-loki.com:3100/loki/api/v1/push).
We include plain text credentials in options for simplicity. However, this exposes credentials in your ECS task definition and in any version-controlled configuration. Mitigate this issue by using a secret store such as AWS Secrets Manager, combined with the secretOptions configuration option for injecting sensitive data in a log configuration.
All options of the logConfiguration will be automatically translated into fluentbit ouput. For example, the above options will produce this fluent bit OUTPUT config section:
[OUTPUT]
Name grafana-loki
Match awsfirelens*
Url https://<userid>:<grafancloud apikey>@logs-prod-us-central1.grafana.net/loki/api/v1/push
Labels {job="firelens"}
RemoveKeys container_id,ecs_task_arn
LabelKeys container_name,ecs_task_definition,source,ecs_cluster
LineFormat key_valueThis OUTPUT config will forward logs to GrafanaCloud Loki, to learn more about those options make sure to read the fluentbit output plugin documentation.
We’ve kept some interesting and useful labels such as container_name, ecs_task_definition , source and ecs_cluster but you can statically add more via the Labels option.
If you want run multiple containers in your task, all of them needs a
logConfigurationsection, this give you the opportunity to add different labels depending on the container.
{
"containerDefinitions": [
...
],
"cpu": "256",
"executionRoleArn": "arn:aws:iam::00000000:role/ecsTaskExecutionRole",
"family": "loki-fargate-task-definition",
"memory": "512",
"networkMode": "awsvpc",
"requiresCompatibilities": [
"FARGATE"
]
}Finally, you need to replace the executionRoleArn with the ARN of the role we created in the first section.
Once you’ve finished editing the task definition we can then run the command below to create the task:
aws ecs register-task-definition --region us-east-2 --cli-input-json file://ecs-task.jsonNow let’s create and start a service.
Running your service
To run the service you need to provide the task definition name loki-fargate-task-definition:1 which is the combination of task family plus the task revision :1. You also need your own subnet and security group, you can replace respectively subnet-306ca97d and sg-02c489bbdeffdca1d in the command below and start the your service:
aws ecs create-service --cluster ecs-firelens-cluster \
--service-name firelens-loki-fargate \
--task-definition loki-fargate-task-definition:1 \
--desired-count 1 --region us-east-2 --launch-type "FARGATE" \
--network-configuration "awsvpcConfiguration={subnets=[subnet-306ca97d],securityGroups=[sg-02c489bbdeffdca1d],assignPublicIp=ENABLED}"Make sure public (
assignPublicIp) is enabled otherwise ECS won’t connect to the internet and you won’t be able to pull external docker images.
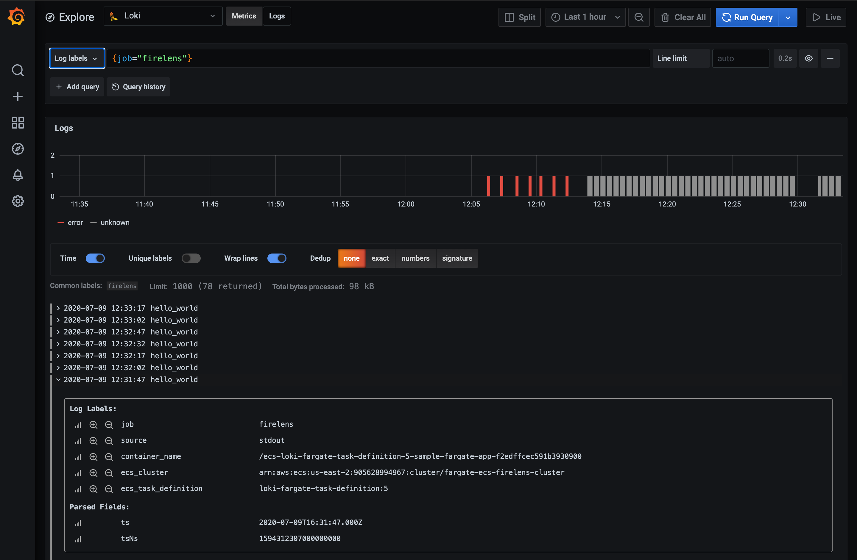
You can now access the ECS console and you should see your task running. Now let’s open Grafana and use explore with the Loki data source to explore our task logs. Enter the query {job="firelens"} and you should see our sample-app logs showing up as shown below:

Using the Log Labels dropdown you should be able to discover your workload via the ECS metadata, which is also visible if you expand a log line.
That’s it ! Make sure to checkout LogQL to learn more about Loki powerful query language.



