Important: This documentation is about an older version. It's relevant only to the release noted, many of the features and functions have been updated or replaced. Please view the current version.

Enterprise Open source

Plugin catalog

The Plugin catalog allows you to browse and manage plugins from within Grafana. Only Grafana server administrators and organization administrators can access and use the plugin catalog. The following access rules apply depending on the user role:

Org AdminServer AdminPermissions
  • Can configure app plugins
  • Can install/uninstall/update plugins
×
  • Can configure app plugins
  • Cannot install/uninstall/update plugins
×
  • Cannot configure app plugins
  • Can install/uninstall/update plugins

Note: The Plugin catalog is designed to work with a single Grafana server instance only. Support for Grafana clusters will be added in future Grafana releases.

In order to be able to install / uninstall / update plugins using plugin catalog, you must enable it via the plugin_admin_enabled flag in the configuration file. Before following the steps below, make sure you are logged in as a Grafana administrator.

Currently, there are two entry points to the Plugin catalog.

  • Grafana server administrators can find it at Server Admin > Plugins.
  • Organization administrators can find it at Configuration > Plugins.

Browse plugins

To browse for available plugins:

  1. In Grafana, navigate to the Plugin catalog to view installed plugins.
  2. Click the All filter to browse all available plugins.
  3. Click the Data sources, Panels, or Applications buttons to filter by plugin type.

Plugin catalog browse

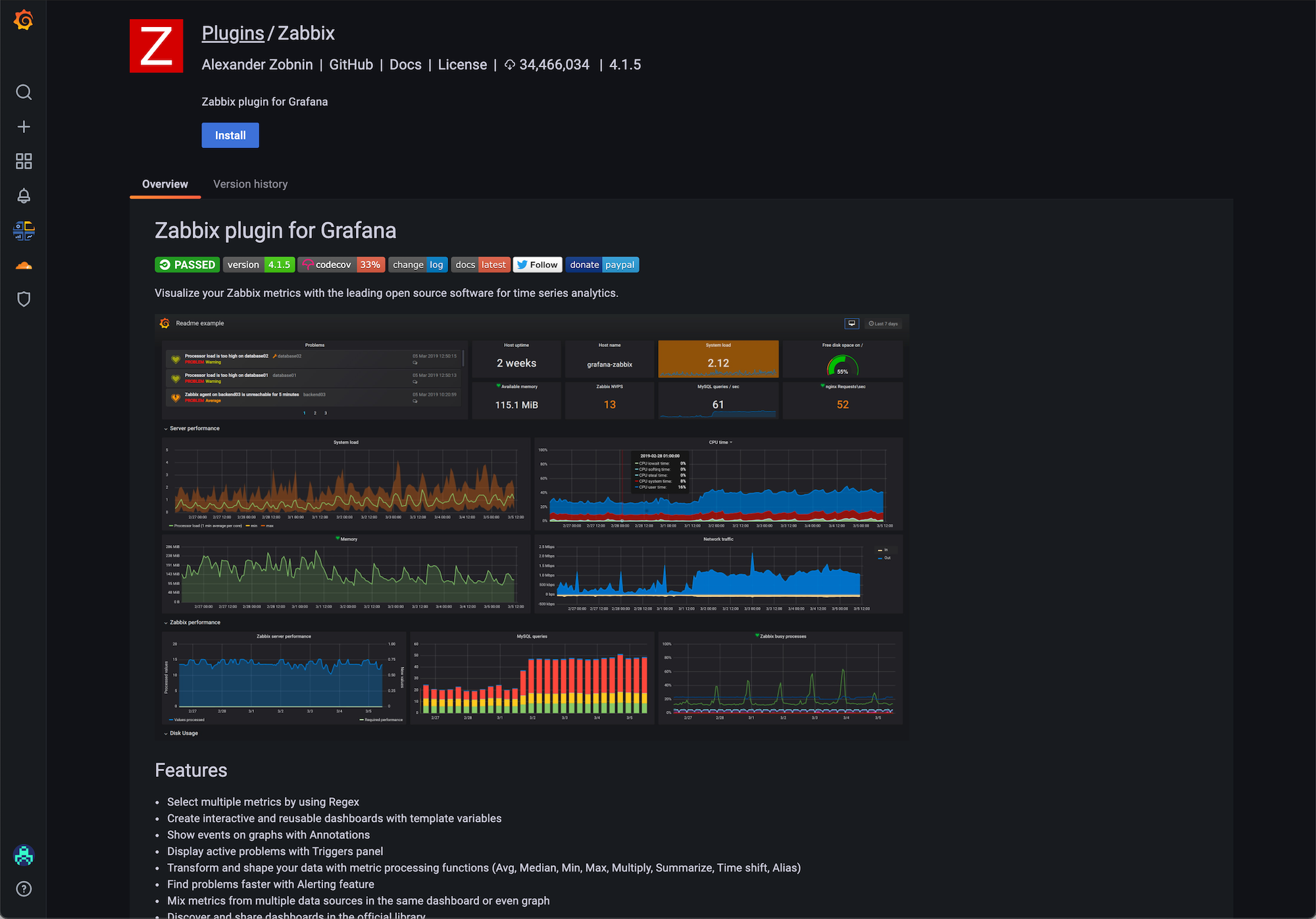
Install a plugin

To install a plugin:

  1. In Grafana, navigate to the Plugin catalog to view installed plugins.
  2. Browse and find a plugin.
  3. Click on the plugin logo.
  4. Click Install.

When the update is complete, you see a confirmation message that the installation was successful.

Plugin catalog install

Update a plugin

To update a plugin:

  1. In Grafana, navigate to the Plugin catalog to view installed plugins.
  2. Click on the plugin logo.
  3. Click Update.

When the update is complete, you see a confirmation message that the update was successful.

Plugin catalog update

Uninstall a plugin

To uninstall a plugin:

  1. In Grafana, navigate to the Plugin catalog to view installed plugins.
  2. Click on the plugin logo.
  3. Click Uninstall.

When the update is complete, you see a confirmation message that the uninstall was successful.

Plugin catalog uninstall