This is documentation for the next version of Grafana documentation. For the latest stable release, go to the latest version.
Traces Drilldown UI reference
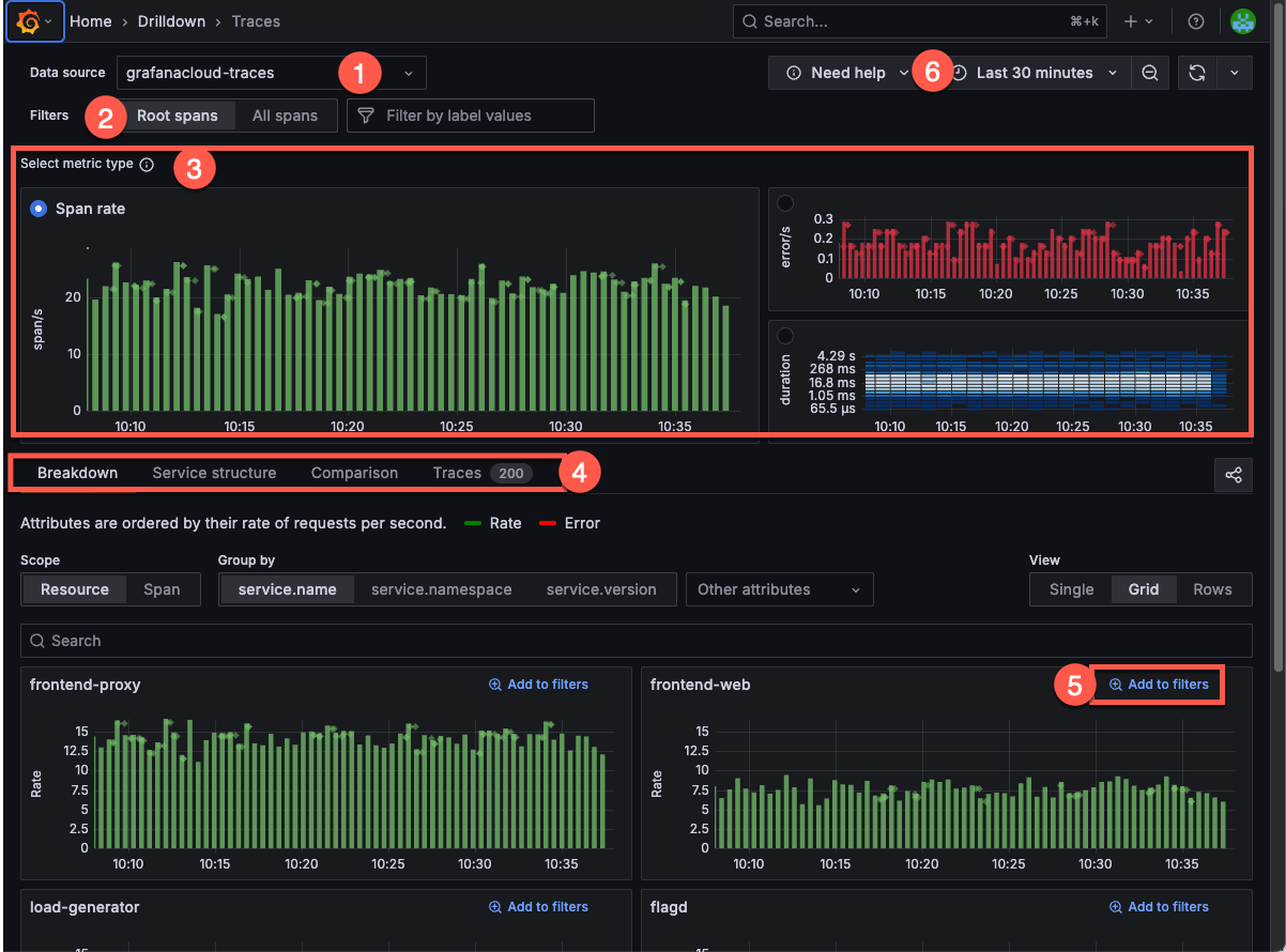
Grafana Traces Drilldown helps you focus your tracing data exploration. Some of the screen sections are context sensitive and change depending upon the metric you’ve chosen. Refer to Analyze tracing data for more information.

Data source selection: At the top left, you select the data source for your traces. In this example, the data source is set to
grafanacloud-traces.Filters: The filter bar helps you refine the data displayed. You can select the type of trace data, either Root spans or All spans. You can also add specific label values to narrow the scope of your investigation.
Select metric type: Choose between Rate (spans), Errors, or Duration metrics. In this example, the Span rate metric is selected, showing the number of spans per second.
- The Span rate graph (top left) shows the rate of spans over time.
- The Errors graph (top right) displays the error rate over time, with red bars indicating errors.
- The Duration heatmap (bottom right) visualizes the distribution of span durations and can help identify latency patterns.
Investigation-focused tabs: Each metric type has its own set of tabs that help you explore your tracing data. These tabs differ depending on the metric type you’ve selected. For example, when you use Span rate, then the Investigation type tabs show Breakdown, Service structure, Comparison, and Traces.
Add to filters: Each attribute group includes an Add to filters option, so you can add your selections into the current investigation.
Time range selector: At the top right, you can adjust the time range for the displayed data using the time picker. In this example, the time range is set to the last 30 minutes. Refer to Set dashboard time range for more information.
Streaming query results
When you first open Traces Drilldown, you may notice a green dot on the upper right corner of any of the metrics graphs.
This green dot indicates that Traces Drilldown is displaying data that’s still being received, or streamed. Streaming lets you view partial query results before the entire query completes.



