Labels and Fields
Grafana Logs Drilldown visualises log volumes for the labels attached to your log lines, and fields automatically extracted from the text of the line itself.
Note
The type of data being expressed in a label or field may require different treatments. For example, fields expressing
bytes
are visualized differently than other types of data. Please share your feedback if you have suggestions for how to improve this experience.
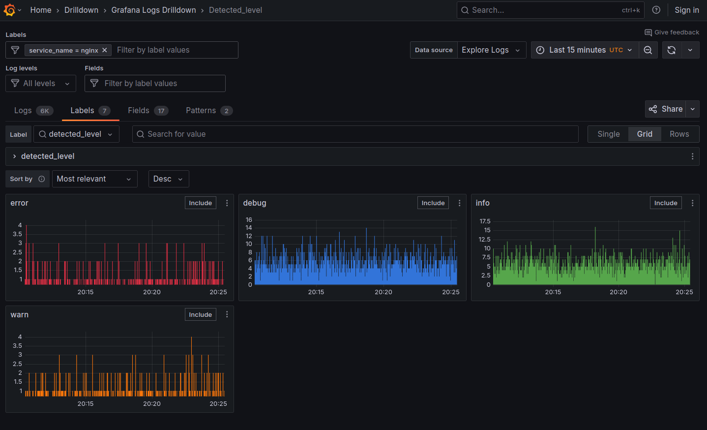
Grafana Logs Drilldown adds a special detected_level
label to all log lines where Loki assigns a level of the log line, including debug
, info
, warn
, error
, fatal
, critical
, trace
, or unknown
if no level could be determined.
The detected_labels
visualizations are helpful for:
- Spotting unexpected spikes in log volume.
- Noticing dips or outages in your services.
- Understanding the distribution of log lines across your labels.
- Identifying labels that might be useful for filtering or grouping your logs.
You can click the Select button on a Label or Field graph to access a breakdown of its values, seeing the log volumes visualized along the way. This can be useful for understanding the traits of your system, and for spotting spikes or other changes.
Labels tab user interface overview
Let’s take a closer look at what you can do on the Labels tab.
The top navigation bar is common across the Grafana interface. The next section is common across all the Logs Drilldown pages.

Labels tab user interface:
- Label filter: Lets you search for or select label names from the menu.
- Single / Grid / Rows: Lets you select how the labels are displayed, in a grid or in rows.
- Select or Include button: Click to access a breakdown of the label’s values, seeing the log volumes visualized along the way.
- Menu (three dots): Click to navigate to Grafana Explore.
Filtering logs by label
To explore labels with your own data, follow these steps:
- From the Grafana main menu, select Drilldown > Logs.
- Click the Select button for the Service you want to explore.
- Click the Labels tab.
- Browse the labels detected for this service.
- Look for an interesting label and click the Select button.
You will see a selection of visualizations showing the volume of each label.
To remove the filter, select All from the Label search menu or click the x next to the selection in the Filter fields at the top of the page.
Fields tab user interface overview
Let’s take a closer look at what you can do on the Fields tab.
The top navigation bar is common across the Grafana interface. The next section is common across all the Logs Drilldown pages.

Fields tab user interface:
- Field filter: Lets you search for or select field names from the menu.
- Single / Grid / Rows: Lets you select how the fields are displayed, in a grid or in rows.
- Add to filter menu: Lets you add an expression to further filter the field values.-
- Select or Include button: Click to access a breakdown of the field’s values, seeing the log volumes visualized along the way.
- Menu (three dots): Click to navigate to Grafana Explore.
Filtering logs by field
To explore fields with your own data, follow these steps:
- From the Grafana main menu, select Drilldown > Logs.
- Click the Select button for the Service you want to explore.
- Click the Fields tab.
- Browse the fields detected for this service.
- Look for an interesting field and click the Select button.
You will see a selection of visualizations showing the volume of each field.
To remove the filter, select All from the Filter search menu or click the x next to the selection in the Filter fields at the top of the page.
What next?
Learn about how Log patterns can help you deal with different types of log lines in bulk.