Menu
Grafana Cloud

Microsoft Azure observability

Microsoft Azure observability in Grafana Cloud provides a unified, scalable solution you can use to monitor your Azure metrics and view Azure logs.

Azure metrics and logs serverless

You can collect Azure metrics and logs using the Grafana Cloud Provider serverless solution. Using Azure Resource Graph and the Azure Monitor Metrics Batch API we automatically collect metrics for your Azure resources, all without you needing to run anything on your own infrastructure.

To configure Azure metrics using the serverless solution, refer to Azure Metrics with Grafana Cloud Provider.

We also support the ability to export Azure resource and activity logs into Grafana Cloud in a serverless manner.

To use Azure Functions to send your resource and activity log messages to Grafana Cloud, refer to Collect Azure Logs with Azure Functions.

Azure metrics and logs with Alloy

You can also run Grafana Alloy on your own infrastructure to ship your Microsoft Azure metrics and logs to Grafana Cloud.

To get Azure Metrics running with Alloy on your own infrastructure, refer to Configure Azure Metrics.

To use Grafana Alloy to send your Azure logs to Grafana Cloud, refer to Collect Azure Logs with Grafana Alloy.

Dashboards

The following dashboards are available out of the box.

Azure API Gateway

The Azure API Gateway dashboard displays the following data:

  • The number of API Gateway instances
  • The top 5 api gateway instances by the number of failed requests
  • The top 5 api gateway instances by the number of current connections
  • Failed requests
  • Response status by code
  • Throughput
  • Total time per request

You can filter the view and see data by job, group, or subscription.

Azure API Gateway dashboard showing data from the last 30 days
Azure API Gateway dashboard showing data from the last 30 days

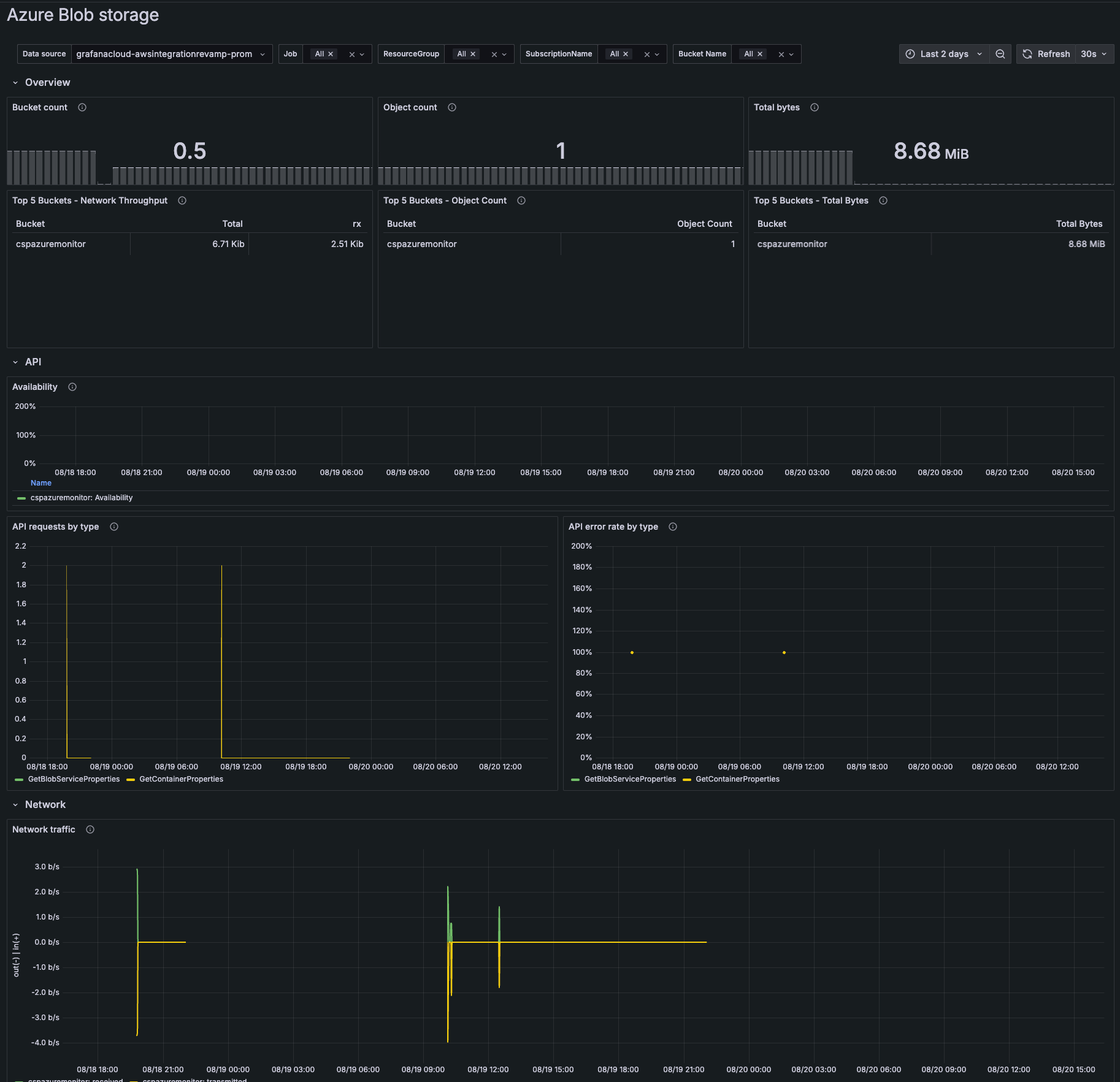
Azure Blob Storage

Blob storage showing metrics for the past two days
Blob storage showing metrics for the past two days

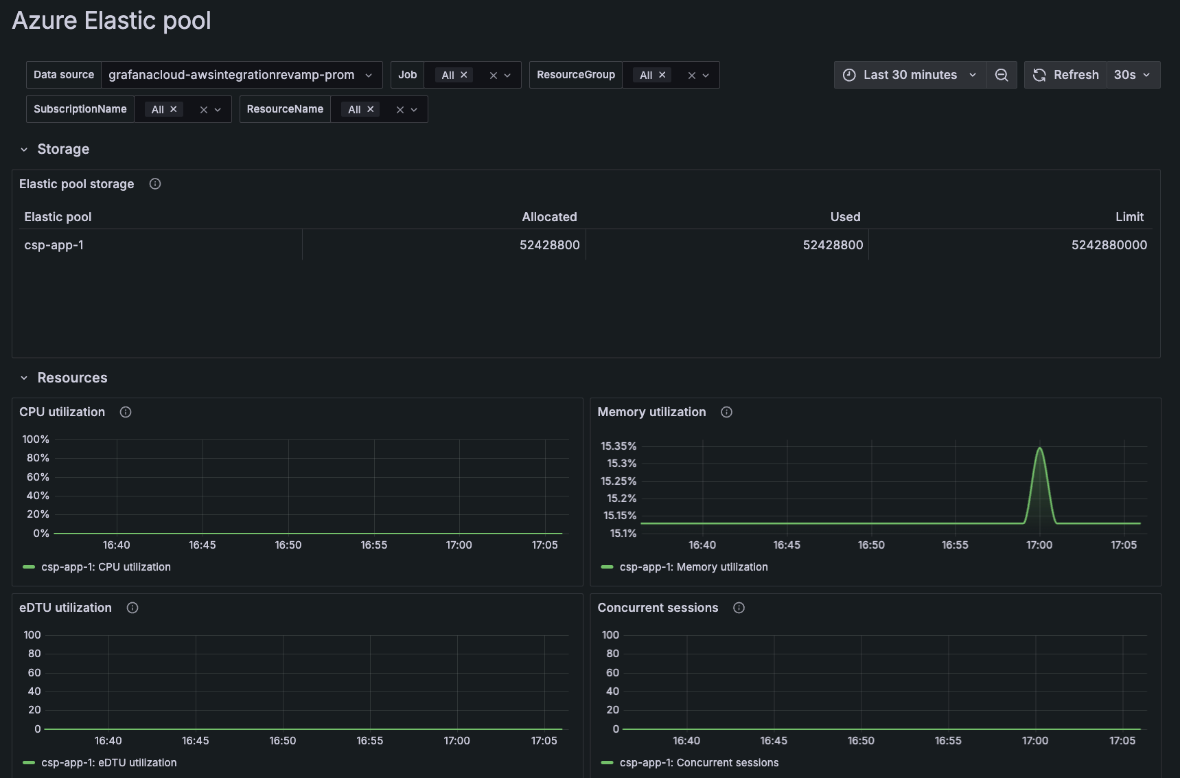
Azure Elastic Pool

The Azure Elastic Pool dashboard displays the following per elastic pool:

  • CPU utilization
  • Memory utilization
  • eDTU utilization
  • Concurrent sessions average
Azure Elastic pool dashboard showing data for the past 30 minutes
Azure Elastic pool dashboard showing data for the past 30 minutes

Azure Event Hub

The Azure Event Hub dashboard displays the following about the Event Hubs namespace:

  • Requests: Number of API requests received by the namespace
  • Messages: Number of messages processed by the namespace
  • Incoming bytes: Total bytes processed by the namespace
  • Errors: Errors reported by the namespace
Azure Event Hub dashboard showing data for the past 30 minutes
Azure Event Hub dashboard showing data for the past 30 minutes

Azure Front Door

The Azure Front Door dashboard consists of an overview page that displays the following data:

  • General information about the number of endpoints
  • The percentage of errors by endpoint
  • Total requests by country
  • Status and errors
  • Total latency
  • Size of requests and responses
  • Health and latency of the origin
Azure Front Door information over the last 30 minutes
Azure Front Door information over the last 30 minutes

You can access a more detailed page using the links in Top 5 Endpoints by Errors which will display requests specifically associated with that endpoint.

Azure Front Door detailed info over the last 30 minutes
Azure Front Door detailed info over the last 30 minutes

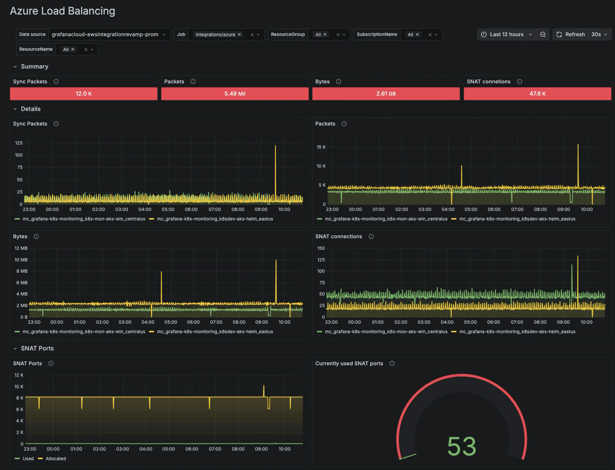
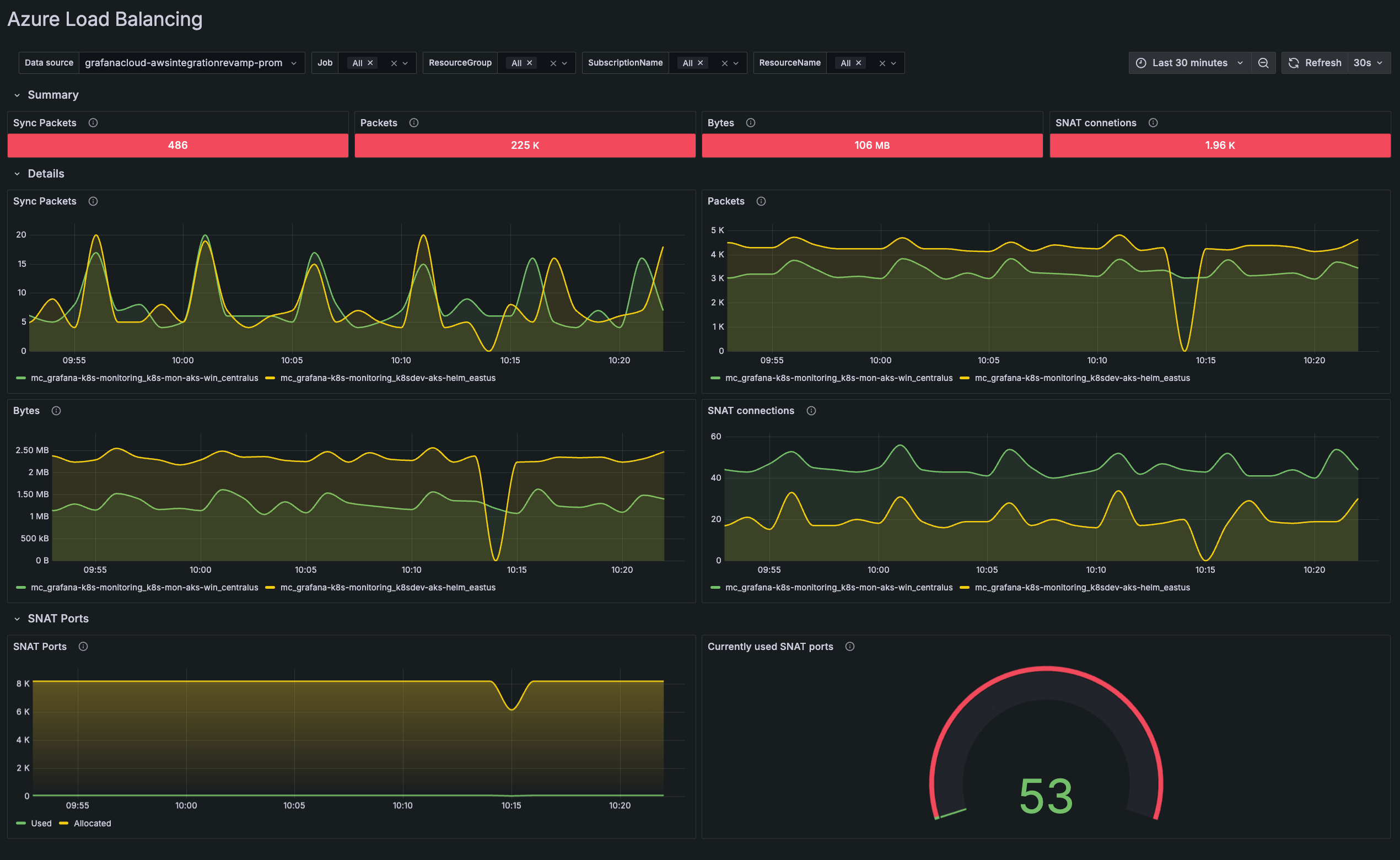
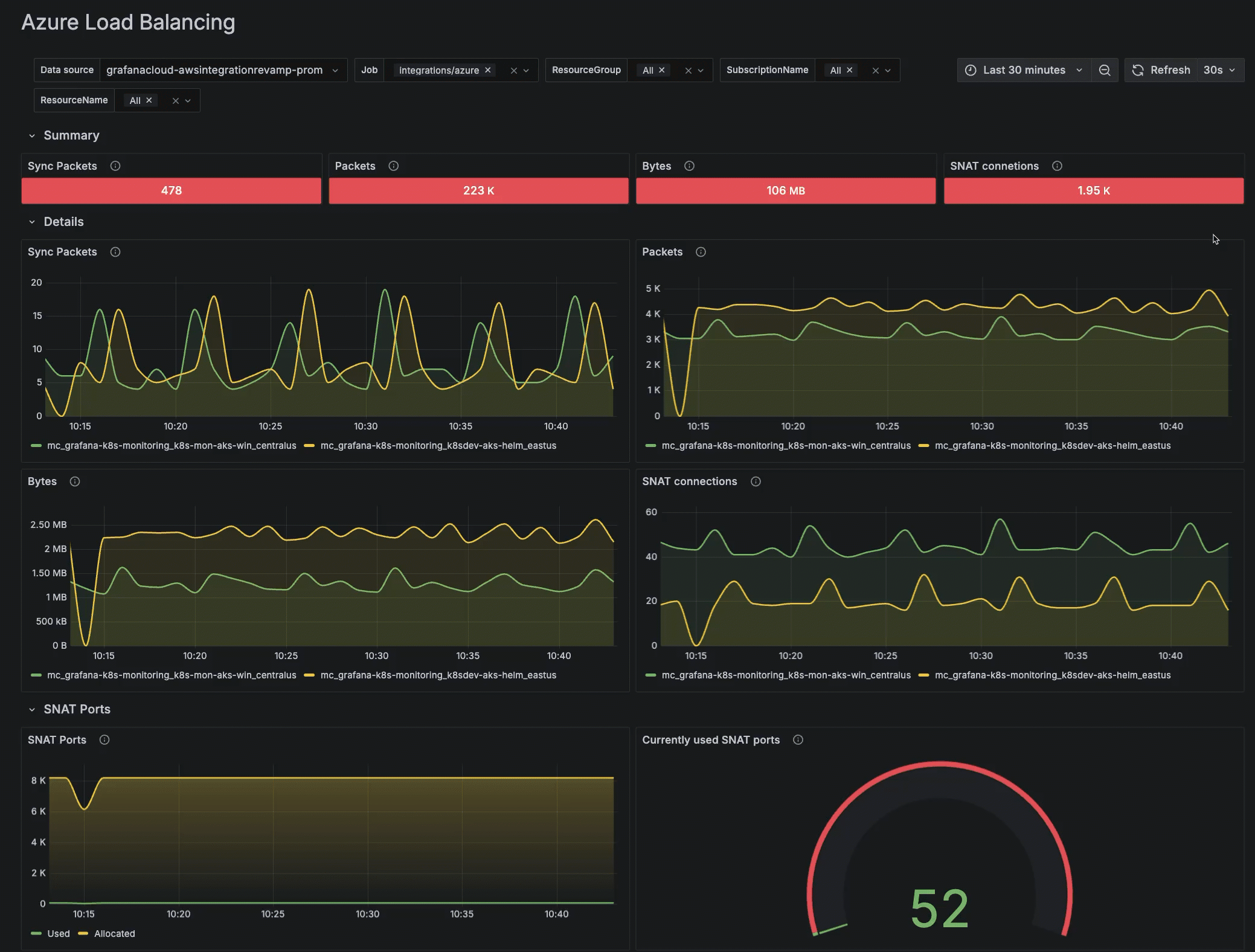
Azure Load Balancing

The Azure Load Balancing dashboard displays the following data:

  • A summary of the total number of sync packets, packets, bytes, and SNAT connections
  • Sync packets transmitted within the time range selected
  • Packets transmitted within the time range selected
  • Bytes transmitted within the time range selected
  • New SNAT connections created within the time range selected
  • SNAT ports used and allocated within the time range selected
  • Total SNAT ports currently used
Azure load balancing for the last 30 minutes
Azure load balancing for the last 30 minutes

Azure Service Bus

The Azure Service Buss dashboard displays the following data:

  • Total incoming and outgoing messages, and requests success rate
  • Active connections by namespace
  • Successful requests
  • Incoming requests
  • Incoming messages
  • Average active messages
  • Outgoing messages
  • Average message size

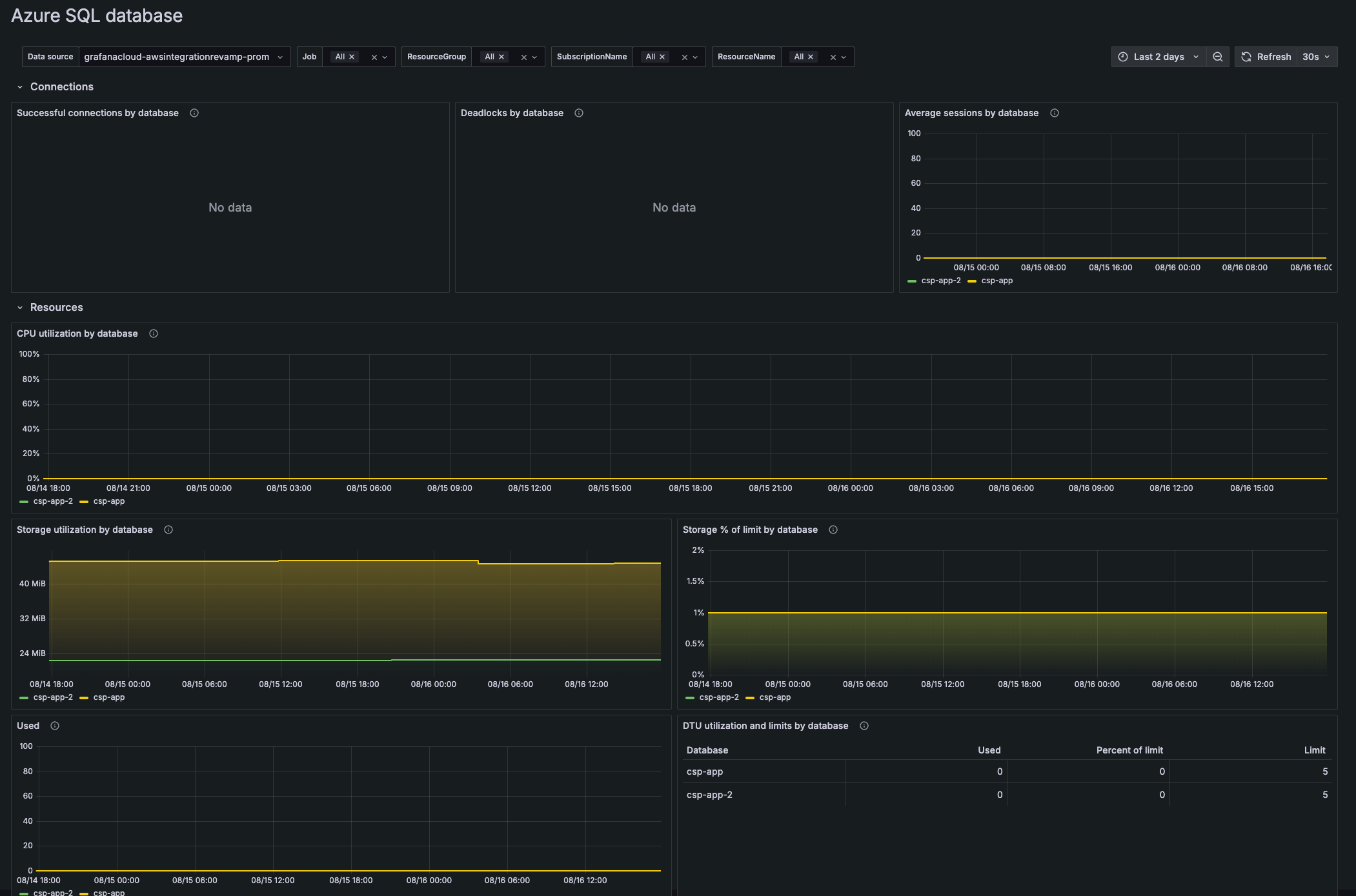
Azure SQL Database

The Azure SQL Database dashboard displays the following data by database:

  • Successful connections
  • Deadlocks
  • Average sessions
  • Percent of CPU utilization
  • Bytes of storage utilization
  • Percent used of storage limit
  • Average number of database transaction units used
  • Statistics on utilization and limits of database transaction units
SQL Database showing metrics for the past two days
SQL Database showing metrics for the past two days

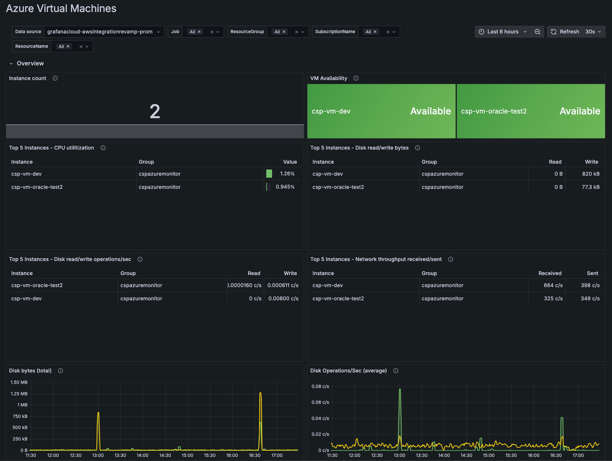
Azure Virtual Machines

The Azure Virtual Machines dashboard displays the following data:

  • Number of VM instances
  • Availability of virtual machines
  • Top five instances of CPU utilization
  • Top five instances of disk read/write bytes
  • Top five instances of disk read/write operations per second
  • Top five instances of network throughput received/sent
  • Total disk bytes
  • Average of disk operations per second
  • Network throughput sent/received
  • Inbound and outbound connections
Azure Virtual Machines dashboard showing metrics for the past 30 minutes
Azure Virtual Machines dashboard showing metrics for the past 30 minutes

Azure Virtual Network

The Azure Virtual Network dashboard displays the following data:

  • Current DDoS status
  • Round trip time for pings to a VM
  • DDoS trigger packets by type
  • Bytes by DDoS action
  • Bytes dropped in DDoS by protocol
  • Bytes forwarded in DDoS by protocol
  • Packets by DDoS action
  • Packets dropped in DDoS by protocol
  • Packets forwarded in DDoS by protocol

Go to an Azure dashboard

  1. To see any metrics dashboard, configure Azure metrics.
  2. In the main menu, click Azure to open the Services tab.
    List of available services on **Services** tab
    List of available services on Services tab
  3. Locate the specific service in the list, and click the dashboard in the View your data column of the table.

Filter dashboards

You can use the filters on any dashboard to refine your data. Filters are appropriate for each dashboard, and may include:

  • Data source
  • Job
  • Resource group
  • Subscription name
  • Resource name
  • Bucket name
  • Instance
  • Namespace
Filtering a dashboard to refine data by resource group
Filtering a dashboard to refine data by resource group

Additionally, use the time range selector to change time period of your data.

Changing the time range selector for a dashboard to the last 24 hours
Changing the time range selector for a dashboard to the last 24 hours