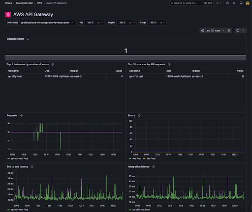
AWS API Gateway dashboard
The AWS API Gateway dashboard shows the following data:
- The number of API Gateway instances
- The top 5 api gateway instances by the number of errors
- The top 5 api gateway instances by the number of API requests
- Requests
- Errors by code
- End to end latency
- Integration latency
You can filter the view and see data by job, region, or stage.
