WSO2 Enterprise Integrator integration for Grafana Cloud
WSO2 Enterprise Integrator 7.1.0 is a powerful configuration-driven approach to integration, which allows developers to build integration solutions graphically.
This is a hybrid platform that enables API-centric integration and supports various integration architecture styles: microservices architecture, cloud-native architecture, or a centralized ESB architecture. This integration platform offers a graphical/configuration-driven approach to developing integrations for any of the architectural styles.
This integration includes 5 pre-built dashboards to help monitor and visualize WSO2 Enterprise Integrator metrics.
Before you begin
In order for this integration to work, you have to enable the Prometheus endpoint on your WSO2 Enterprise Integrator nodes. Please refer to the official documentation.
Install WSO2 Enterprise Integrator integration for Grafana Cloud
- In your Grafana Cloud stack, click Connections in the left-hand menu.
- Find WSO2 Enterprise Integrator and click its tile to open the integration.
- Review the prerequisites in the Configuration Details tab and set up Grafana Alloy to send WSO2 Enterprise Integrator metrics to your Grafana Cloud instance.
- Click Install to add this integration’s pre-built dashboards to your Grafana Cloud instance, and you can start monitoring your WSO2 Enterprise Integrator setup.
Configuration snippets for Grafana Alloy
Advanced mode
The following snippets provide examples to guide you through the configuration process.
To instruct Grafana Alloy to scrape your WSO2 Enterprise Integrator instances, manually copy and append the snippets to your alloy configuration file, then follow subsequent instructions.
Advanced metrics snippets
discovery.relabel "metrics_integrations_integrations_wso2_enterprise_integrator" {
targets = [{
__address__ = "wso2-ei-node:9201",
}]
rule {
target_label = "instance"
replacement = constants.hostname
}
rule {
target_label = "wso2_cluster"
replacement = "<your-cluster-name>"
}
}
prometheus.scrape "metrics_integrations_integrations_wso2_enterprise_integrator" {
targets = discovery.relabel.metrics_integrations_integrations_wso2_enterprise_integrator.output
forward_to = [prometheus.remote_write.metrics_service.receiver]
job_name = "integrations/wso2-enterprise-integrator"
metrics_path = "/metric-service/metrics"
}To monitor your WSO2 Enterprise Integrator instance, you must use a discovery.relabel component to discover your WSO2 Enterprise Integrator Prometheus endpoint and apply appropriate labels, followed by a prometheus.scrape component to scrape it.
Configure the following properties within each discovery.relabel component:
__address__: The address to your WSO2 Enterprise Integrator Prometheus metrics endpoint.instancelabel:constants.hostnamesets theinstancelabel to your Grafana Alloy server hostname. If that is not suitable, change it to a value uniquely identifies this WSO2 Enterprise Integrator instance.wso2_cluster: Thewso2_clusterlabel to group your WSO2 Enterprise Integrator instances within a cluster. Set the same value for all nodes within your cluster.
If you have multiple WSO2 Enterprise Integrator servers to scrape, configure one discovery.relabel for each and scrape them by including each under targets within the prometheus.scrape component.
Dashboards
The WSO2 Enterprise Integrator integration installs the following dashboards in your Grafana Cloud instance to help monitor your system.
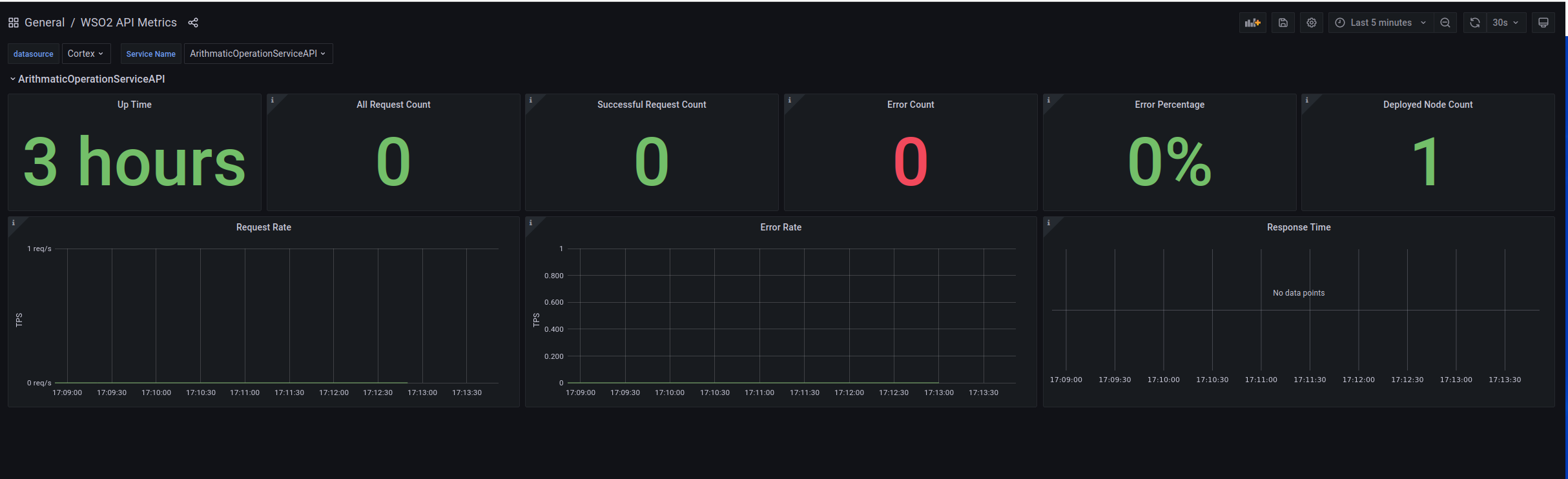
- WSO2 API Metrics
- WSO2 Inbound Endpoint Metrics
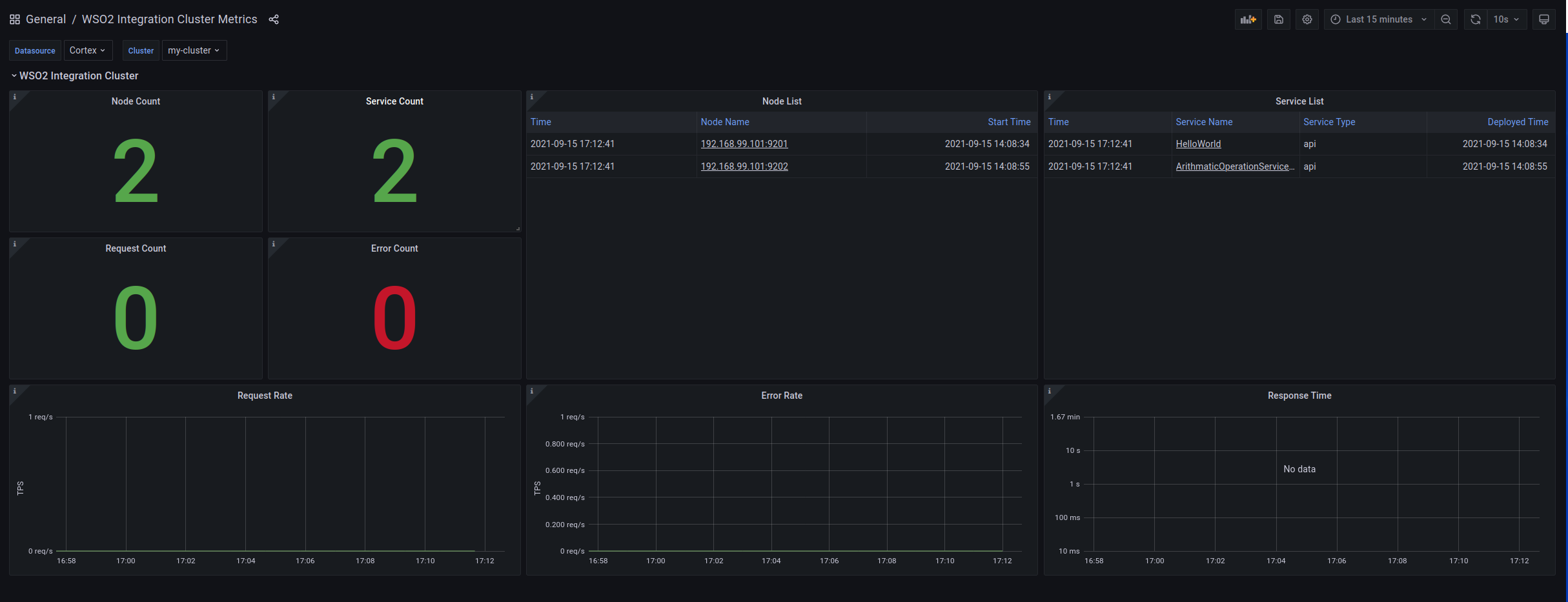
- WSO2 Integration Cluster Metrics
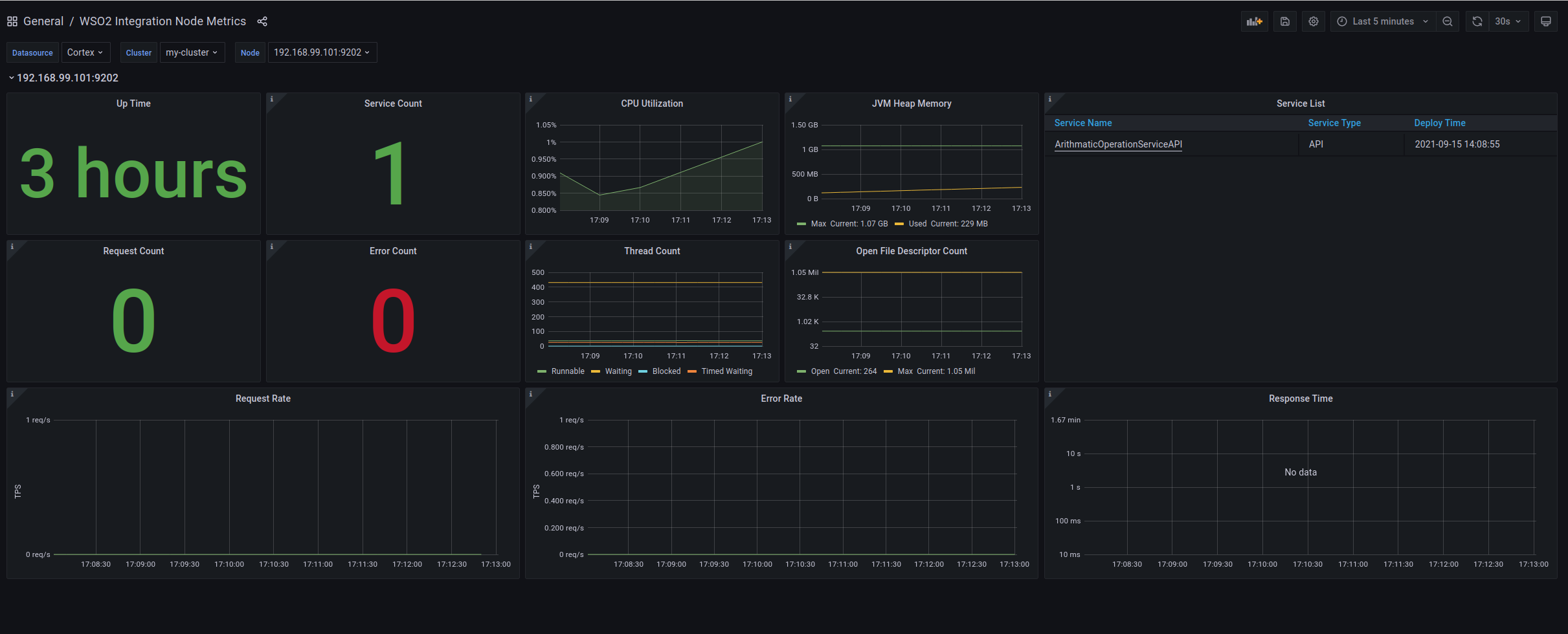
- WSO2 Integration Node Metrics
- WSO2 Proxy Service Metrics
Cluster Overview

Node Overview

Apis Overview

Metrics
The most important metrics provided by the WSO2 Enterprise Integrator integration, which are used on the pre-built dashboards, are as follows:
- jvm_memory_bytes_max
- jvm_memory_bytes_used
- jvm_threads_state
- process_cpu_seconds_total
- process_max_fds
- process_open_fds
- up
- wso2_integration_api_latency_seconds
- wso2_integration_api_request_count_error_total
- wso2_integration_api_request_count_total
- wso2_integration_inbound_endpoint_latency_seconds
- wso2_integration_inbound_endpoint_request_count_error_total
- wso2_integration_inbound_endpoint_request_count_total
- wso2_integration_proxy_inbound_endpoint_count_total
- wso2_integration_proxy_latency_seconds
- wso2_integration_proxy_request_count_error_total
- wso2_integration_proxy_request_count_total
- wso2_integration_server_up
- wso2_integration_service_up
Changelog
# 1.0.0 - February 2024
* Update mixin to replace all Angular panels with React based panels.
# 0.0.6 - September 2023
* New Filter Metrics option for configuring the Grafana Agent, which saves on metrics cost by dropping any metric not used by this integration. Beware that anything custom built using metrics that are not on the snippet will stop working.
* New hostname relabel option, which applies the instance name you write on the text box to the Grafana Agent configuration snippets, making it easier and less error prone to configure this mandatory label.
# 0.0.5 - February 2023
* Bugfix - remove unused link
# 0.0.4 - January 2023
* Add job variable filter to all dashboards.
# 0.0.3 - September 2022
* Update dashboard panels descriptions.
# 0.0.2 - October 2021
* Update mixin to latest version:
- Update queries to use $__rate_interval
# 0.0.1 - September 2021
* Initial releaseCost
By connecting your WSO2 Enterprise Integrator instance to Grafana Cloud, you might incur charges. To view information on the number of active series that your Grafana Cloud account uses for metrics included in each Cloud tier, see Active series and dpm usage and Cloud tier pricing.



