SNMP integration for Grafana Cloud
The SNMP integration lets you monitor any generic SNMP (Simple Network Management Protocol) networking device, while providing additional MIBs support for Cisco, Juniper, and Mikrotik devices.
This integration includes 14 useful alerts and 3 pre-built dashboards to help monitor and visualize SNMP metrics and logs.
Before you begin
The device you want to monitor must support reporting device data through SNMP protocol. For logs collection, it must support sending messages via Syslog (RFC3164 or RFC5424).
The instructions for enabling SNMP vary for each device, but in general, you should:
- Enable SNMP v2c or v3 on your device (v3 is recommended for security reasons).
- For logs collection:
- Configure syslog on your network devices to send logs to your Alloy agent:
- UDP/10514: for RFC3164 format
- UDP/10515: for RFC5424 format
- UDP/10516: for Cisco IOS (with origin)
- UDP/10517: for Cisco IOS (without origin).
- Configure syslog on your network devices to send logs to your Alloy agent:
- Ensure the Alloy agent:
- Can access the devices’ SNMP port UDP/161 for metrics collection
- Can receive syslog messages on UDP/10514-10517 ports (or as configured) for logs.
Follow the vendor-specific instructions to complete the setup.
Install SNMP integration for Grafana Cloud
- In your Grafana Cloud stack, click Connections in the left-hand menu.
- Find SNMP and click its tile to open the integration.
- Review the prerequisites in the Configuration Details tab and set up Grafana Alloy to send SNMP metrics and logs to your Grafana Cloud instance.
- Click Install to add this integration’s pre-built dashboards and alerts to your Grafana Cloud instance, and you can start monitoring your SNMP setup.
Configuration snippets for Grafana Alloy
Simple mode
To instruct Grafana Alloy to scrape your SNMP target, follow these instructions.
Note: Simple mode instructions provide snippets useful for a small number of static targets. For dynamic targets and syslog collection with log enrichment, refer to the advanced mode instructions.
First, manually copy and append the following snippets into your Grafana Alloy configuration file.
Then, follow the instructions below to modify the necessary variables.
Integrations snippets
prometheus.exporter.snmp "integrations_snmp" {
//for private authentification profiles, set additional file with snmp_exporter auths:
//https://github.com/prometheus/snmp_exporter/tree/main/generator#file-format
//config_file = "/etc/alloy/auths.yml"
//config_merge_strategy = "merge"
target "network_switch_with_snmpd" {
address = "<host_address_1>"
module = "system,if_mib,hrDevice,hrStorage"
auth = "public_v2"
}
target "network_switch_2" {
address = "<host_address_2>"
// append more vendor specific modules, i.e "cisco_device", or "juniper":
module = "system,if_mib"
auth = "<host_private_auth_from_file>"
}
}
prometheus.scrape "integrations_snmp" {
targets = prometheus.exporter.snmp.integrations_snmp.targets
forward_to = [prometheus.relabel.integrations_snmp.receiver]
job_name = "integrations/snmp"
scrape_timeout = "30s"
}
prometheus.relabel "integrations_snmp" {
forward_to = [prometheus.remote_write.metrics_service.receiver]
rule {
source_labels = ["job"]
regex = "(^.*snmp)\\/(.*)"
target_label = "job_snmp"
}
rule {
source_labels = ["job"]
regex = "(^.*snmp)\\/(.*)"
target_label = "snmp_target"
replacement = "$2"
}
rule {
source_labels = ["job"]
regex = "(^.*snmp)\\/(.*)"
target_label = "instance"
replacement = "$2"
}
}Advanced mode
The advanced mode instructions provide snippets useful for dynamic targets and syslog collection with logs enrichment.
First, manually copy and append the following snippets into your Grafana Alloy configuration file.
Then, follow the instructions below to modify the necessary variables.
Advanced integrations snippets
// Replace discovery.file with any discovery.* component
discovery.file "integrations_snmp" {
files = ["/etc/alloy/targets.yml"]
}
// Relabel hidden labels you want to keep
// if you don't have any hidden labels in your Prometheus discovery, you can skip this step.
discovery.relabel "integrations_snmp" {
targets = discovery.file.integrations_snmp.targets
rule {
action = "replace"
source_labels = ["__rack"]
target_label = "rack"
}
}
prometheus.exporter.snmp "integrations_snmp" {
//for private authentification profiles, set additional file with snmp_exporter auths:
//https://github.com/prometheus/snmp_exporter/tree/main/generator#file-format
//config_file = "/etc/alloy/auths.yml"
//config_merge_strategy = "merge"
targets = discovery.relabel.integrations_snmp.output
}
prometheus.scrape "integrations_snmp" {
targets = prometheus.exporter.snmp.integrations_snmp.targets
forward_to = [prometheus.relabel.integrations_snmp.receiver]
job_name = "integrations/snmp"
scrape_timeout = "30s"
}
prometheus.relabel "integrations_snmp" {
forward_to = [prometheus.remote_write.metrics_service.receiver]
rule {
source_labels = ["job"]
regex = "(^.*snmp)\\/(.*)"
target_label = "job_snmp"
}
rule {
source_labels = ["job"]
regex = "(^.*snmp)\\/(.*)"
target_label = "snmp_target"
replacement = "$2"
}
rule {
source_labels = ["job"]
regex = "(^.*snmp)\\/(.*)"
target_label = "instance"
replacement = "$2"
}
}Add prometheus.exporter.snmp, prometheus.scrape, and prometheus.relabel to your Grafana Alloy configuration to monitor an SNMP device.
Add any Prometheus SD discovery source to discover SNMP devices we need to monitor. For networking, useful sources could be discover.file, discovery.http (as implemented in DCIM apps like Netbox), or discovery.dns.
An example yaml file with devices listed:
- targets:
- 192.168.1.2:161
labels:
module: system,if_mib,cisco_device
name: net.cisco.c2911
auth: public_v2
__rack: rack1
datacenter: dc1
- targets:
- 192.168.1.3:161
labels:
module: system,if_mib,juniper
name: net.juniper.ex4200-24f
auth: custom_auth_v3
__rack: rack2
datacenter: dc1To provide custom SNMP auths, create new file auths.yml:
auths:
custom_auth_v3:
security_level: authPriv
username: snmpuser1
password: <password>
auth_protocol: SHA
priv_protocol: AES
priv_password: <priv_password>
version: 3And uncomment the following in the prometheus.exporter.snmp "integrations_snmp" component:
config_file = "/etc/alloy/auths.yml"
config_merge_strategy = "merge"Refer to prometheus.exporter.snmp in Grafana Alloy reference documentation for a complete description of the configuration options. Also check SNMP auths format.
Advanced logs snippets
all
loki.source.syslog "integrations_snmp_3164" {
listener {
address = ":10514"
syslog_format = "rfc3164"
protocol = "udp"
labels = {
job = "syslog",
}
}
forward_to = [loki.enrich.integrations_snmp.receiver]
relabel_rules = loki.relabel.integrations_snmp.rules
}
loki.source.syslog "integrations_snmp_5424" {
listener {
address = ":10515"
syslog_format = "rfc5424"
protocol = "udp"
labels = {
job = "syslog",
}
}
forward_to = [loki.enrich.integrations_snmp.receiver]
relabel_rules = loki.relabel.integrations_snmp.rules
}
loki.relabel "integrations_snmp" {
forward_to = []
rule {
source_labels = ["__syslog_message_hostname"]
target_label = "hostname"
}
rule {
source_labels = ["__syslog_message_severity"]
target_label = "level"
}
rule {
source_labels = ["__syslog_message_facility"]
target_label = "facility"
}
rule {
source_labels = ["__syslog_message_app_name"]
target_label = "syslog_app_name"
}
rule {
source_labels = ["__syslog_message_msg_id"]
target_label = "syslog_msg_id"
}
}
// Enrich logs with device metadata
loki.enrich "integrations_snmp" {
targets = discovery.file.network_devices.targets
// List of labels to copy from discovered targets to logs
labels_to_copy = [
"datacenter",
"rack",
]
// Match on hostname/IP from logs
target_match_label = "name"
logs_match_label = "hostname"
forward_to = [loki.relabel.integrations_snmp.receiver]
}
loki.relabel "integrations_snmp" {
rule {
replacement = "integrations/snmp"
target_label = "job_snmp"
}
rule {
source_labels = ["hostname"]
target_label = "snmp_target"
}
rule {
source_labels = ["hostname"]
target_label = "instance"
}
forward_to = [loki.write.grafana_cloud_loki.receiver]
}The SNMP integration includes a loki.source.syslog components that collect logs from your SNMP devices. The configuration sets up a UDP listeners on ports 10514 expecting RFC3164, and 10514 for RFC5424.
Note: To enable loki.enrich, set --stability.level=experimental.
Additionally, the logs are enriched with device metadata from your discovery configured in the integrations section. The enrichment matches logs to devices based on the hostname label and copies additional labels from discovery for better correlation between SNMP device logs and metrics.
To configure the syslog receiver:
- Ensure your SNMP devices are configured to send syslog messages to the Alloy agent’s port 10514 or port 10515.
- Verify that the
hostnamein your syslog messages matches the device names in your discovery configuration for proper enrichment. Alternatively, you can use IP addresses for matching.
For more information about syslog configuration in Alloy, refer to the loki.source.syslog and loki.source.enrich documentation.
About Cisco logs
Cisco network logs have their own format not compatible with RFC3164/RFC5424. To collect Cisco IOS logs, you can setup rsyslog on the same host with the following snippet in /etc/rsyslog.d/100-ciscolog.conf:
module(load="imudp")
#https://www.rsyslog.com/doc/master/configuration/modules/pmciscoios.html
module(load="pmciscoios")
input(type="imudp" port="10516" ruleset="withOrigin")
input(type="imudp" port="10517" ruleset="withoutOrigin")
timezone(id="GMT" offset="+00:00")
# instead of -x
global(net.enableDNS="off")
$template raw,"%msg:2:2048%\n"
ruleset(name="alloy") {
action(
type="omfwd"
protocol="udp" target="127.0.0.1" port="10515"
Template="RSYSLOG_SyslogProtocol23Format"
)
*.* /dev/stdout; raw
}
ruleset(name="withoutOrigin" parser="rsyslog.ciscoios") {
/* this ruleset uses the default parser which was
* created during module load
*/
call alloy
}
parser(name="custom.ciscoios.withOrigin" type="pmciscoios"
present.origin="on")
ruleset(name="withOrigin" parser="custom.ciscoios.withOrigin") {
/* this ruleset uses the parser defined immediately above */
call alloy
}On Cisco device, set logging origin-id hostname to better identify log sources.
Then setup Cisco devices to send logs to UDP/10516 port.
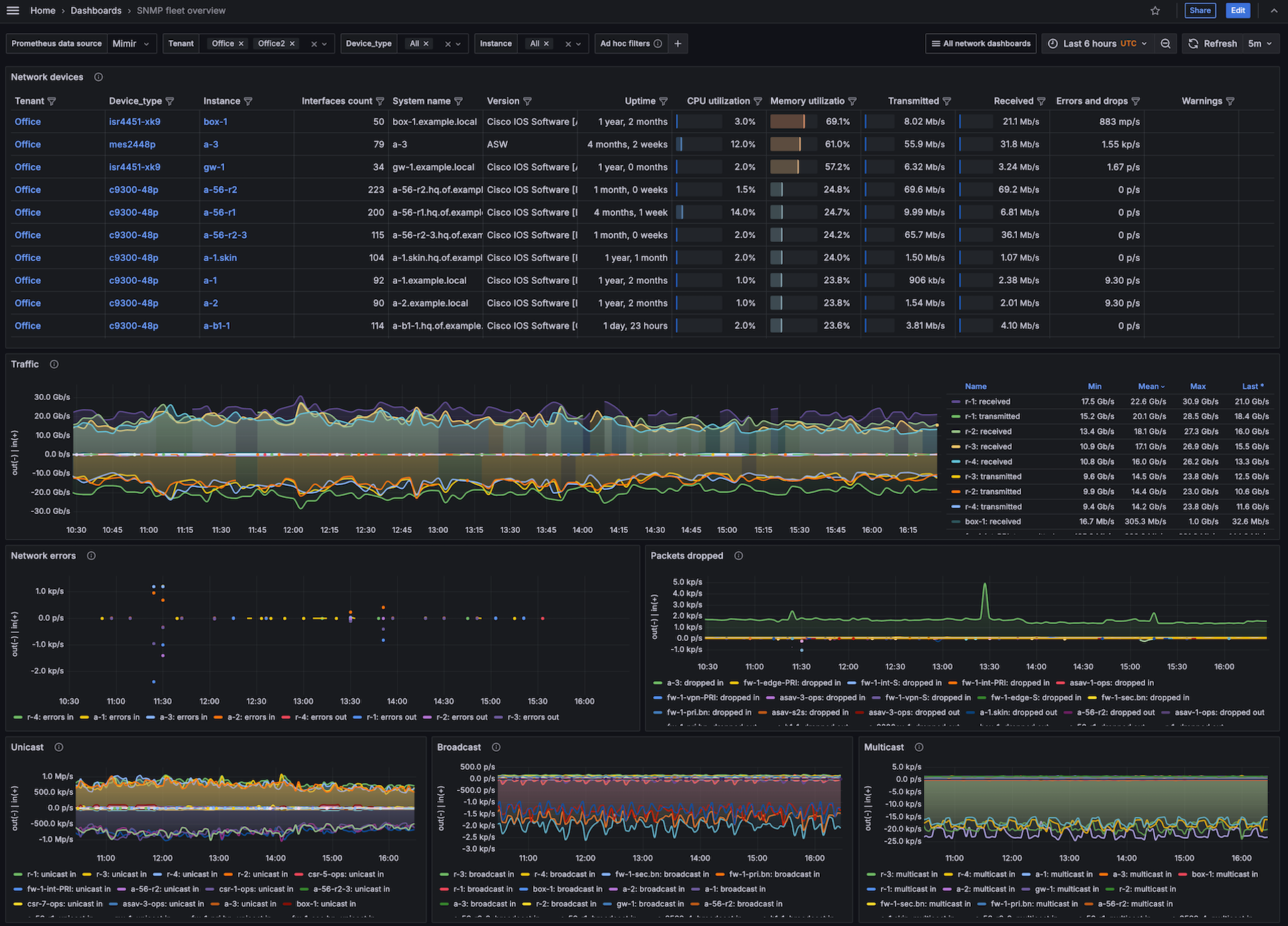
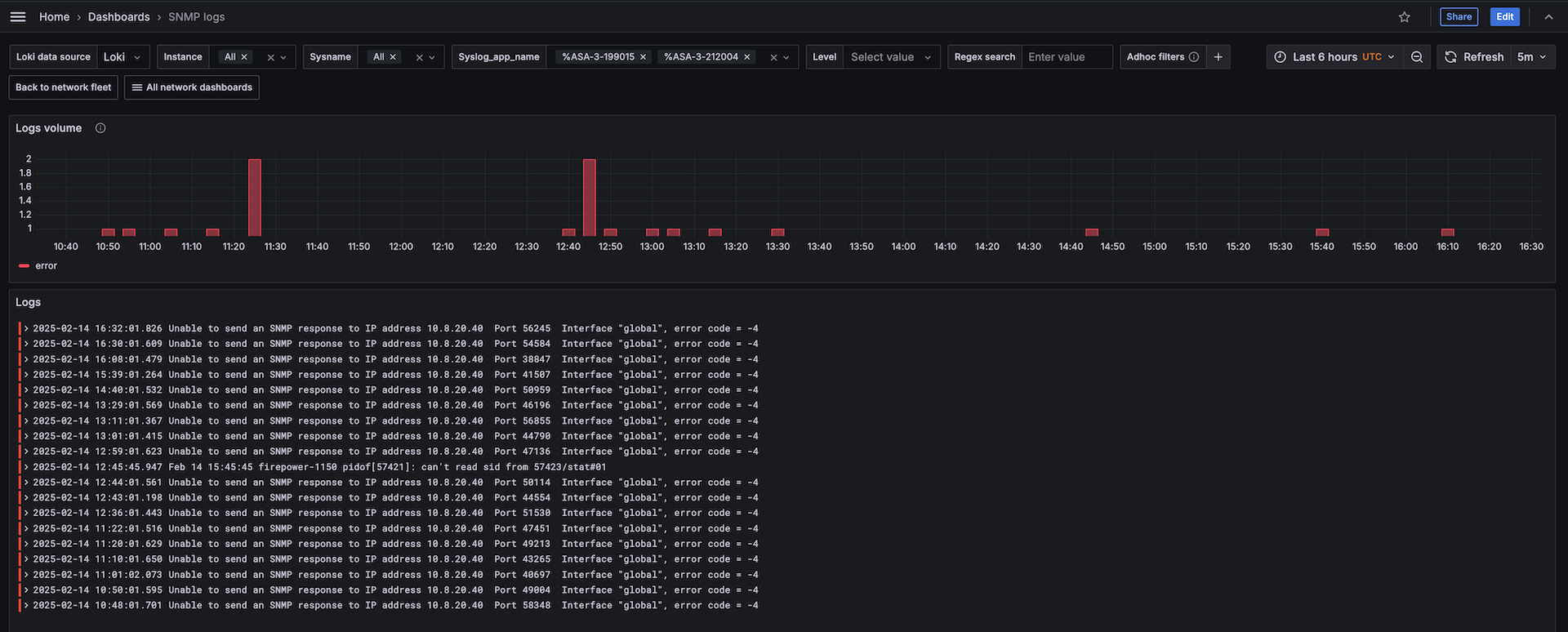
Dashboards
The SNMP integration installs the following dashboards in your Grafana Cloud instance to help monitor your system.
- SNMP fleet overview
- SNMP logs
- SNMP overview
SNMP fleet

SNMP overview

SNMP logs

Alerts
The SNMP integration includes the following useful alerts:
integration-snmp-fc-alerts
integration-snmp-alerts
integration-snmp-exporter-alerts
Metrics
The most important metrics provided by the SNMP integration, which are used on the pre-built dashboards and Prometheus alerts, are as follows:
- cefcFRUPowerOperStatus
- cempMemPoolFree
- cempMemPoolType
- cempMemPoolUsed
- ciscoImageString
- ciscoMemoryPoolFree
- ciscoMemoryPoolUsed
- cpmCPUMemoryFree
- cpmCPUMemoryUsed
- cpmCPUTotal1minRev
- entSensorPrecision
- entSensorValue
- fcHCIfBBCreditTransistionFromZero
- fcHCIfBBCreditTransistionToZero
- fcIfCurrRxBbCredit
- fcIfCurrTxBbCredit
- fcIfFramesDiscard
- fcIfInvalidCrcs
- fcIfInvalidTxWords
- fcIfTxWaitCount
- fcIfTxWtAvgBBCreditTransitionToZero
- hrProcessorLoad
- hrStorageSize
- hrStorageUsed
- ifAdminStatus
- ifConnectorPresent
- ifHCInBroadcastPkts
- ifHCInMulticastPkts
- ifHCInOctets
- ifHCInUcastPkts
- ifHCOutBroadcastPkts
- ifHCOutMulticastPkts
- ifHCOutOctets
- ifHCOutUcastPkts
- ifHighSpeed
- ifInDiscards
- ifInErrors
- ifInUnknownProtos
- ifLastChange
- ifMtu
- ifOperStatus
- ifOutDiscards
- ifOutErrors
- ifPhysAddress
- ifPromiscuousMode
- ifType_info
- jnxOperatingBuffer
- jnxOperatingCPU
- jnxOperatingTemp
- mtxrHlPower
- mtxrHlTemperature
- mtxrHlVoltage
- snmp_scrape_duration_seconds
- snmp_scrape_pdus_returned
- sysDescr
- sysName
- sysUpTime
- up
Changelog
# 2.0.1 - June 2025
* Fix advanced filtered metrics snippet for Alloy.
# 2.0.0 - June 2025
* [BREAKING] This integration requires Grafana Alloy version 1.9.0+ based on snmp_exporter 0.28.0.
* [BREAKING] "instance" label now corresponds to SNMP device, not alloy/grafana agent.
* Add new fleet dashboard for quick network overview
* Add intefraces table to snmp overview
* Add new alerts
* Add interfaces discards statistics and alerts
* Add interfaces unicast/multicast/broadcast statistics
* Add syslog support
* Add support for vendor neutral counters from HOST-RESOURCES-MIB:
* CPU utilization
* Memory utilization
* Add support for vendor specific counters for Cisco, Juniper, Mikrotik:
* CPU utilization
* Memory utilization
* Temperature and other sensors
* Fibre channel counters and errors (for Cisco only).
# 1.1.1 - November 2024
* Update status panel check queries
# 1.1.0 - July 2024
* Add asserts support
* Update mixin with additional alerts
# 1.0.1 - June 2024
* Update network interface table to use `ifHighSpeed` rather than `ifSpeed` to support interfaces capable of more than ~4.2Gb/s
# 1.0.0 - January 2024
* Fix out of date angular panel
# 0.0.3 - September 2023
* New Filter Metrics option for configuring the Grafana Agent, which saves on metrics cost by dropping any metric not used by this integration. Beware that anything custom built using metrics that are not on the snippet will stop working.
# 0.0.2 - November 2022
* Add integration status panel
# 0.0.1 - September 2022
* Initial releaseCost
By connecting your SNMP instance to Grafana Cloud, you might incur charges. To view information on the number of active series that your Grafana Cloud account uses for metrics included in each Cloud tier, see Active series and dpm usage and Cloud tier pricing.



