RabbitMQ integration for Grafana Cloud
RabbitMQ is the most widely deployed open source message broker. It supports multiple messaging protocols, and can be deployed in distributed and federated configurations to meet high-scale, high-availability requirements.
This integration supports RabbitMQ 3.x and 4.0.0+
This integration includes 4 useful alerts and 2 pre-built dashboards to help monitor and visualize RabbitMQ metrics.
Before you begin
This integration monitors a RabbitMQ Cluster using the built-in Prometheus metrics collector, shipped natively with RabbitMQ as of version 3.8.0.
To enable the Prometheus metrics collector in your Cluster, run the following command.
rabbitmq-plugins enable rabbitmq_prometheusInstall RabbitMQ integration for Grafana Cloud
- In your Grafana Cloud stack, click Connections in the left-hand menu.
- Find RabbitMQ and click its tile to open the integration.
- Review the prerequisites in the Configuration Details tab and set up Grafana Alloy to send RabbitMQ metrics to your Grafana Cloud instance.
- Click Install to add this integration’s pre-built dashboards and alerts to your Grafana Cloud instance, and you can start monitoring your RabbitMQ setup.
Configuration snippets for Grafana Alloy
Advanced mode
To instruct Grafana Alloy to scrape your RabbitMQ nodes, go though the subsequent instructions.
The snippets provide examples to guide you through the configuration process.
First, manually copy and append the following snippets into your Grafana Alloy configuration file.
Then follow the instructions below to modify the necessary variables.
Advanced metrics snippets
discovery.relabel "metrics_integrations_rabbitmq_node1" {
targets = [{
__address__ = "<rabbitmq-node1:15692>",
}]
rule {
target_label = "instance"
replacement = "<rabbitmq-node1>"
}
}
discovery.relabel "metrics_integrations_rabbitmq_node2" {
targets = [{
__address__ = "<rabbitmq-node2:15692>",
}]
rule {
target_label = "instance"
replacement = "<rabbitmq-node2>"
}
}
discovery.relabel "metrics_integrations_rabbitmq_node3" {
targets = [{
__address__ = "<rabbitmq-node3:15692>",
}]
rule {
target_label = "instance"
replacement = "<rabbitmq-node3>"
}
}
prometheus.scrape "metrics_integrations_rabbitmq" {
targets = concat(discovery.relabel.metrics_integrations_rabbitmq_node1.output, discovery.relabel.metrics_integrations_rabbitmq_node2.output, discovery.relabel.metrics_integrations_rabbitmq_node3.output)
forward_to = [prometheus.remote_write.metrics_service.receiver]
job_name = "integrations/rabbitmq"
}One discovery.relabel must be created for each node composing your RabbitMQ cluster to avoid instance label conflicts.
Configure the following properties within each discovery.relabel component:
__address__: The address to your RabbitMQ Prometheus endpoint node.instancelabel: The label defined under arulewithin thediscovery.relabelcomponent. You must replace the label with a value that uniquely identifies this node.
Finally, reference each discovery.relabel component within the targets property of prometheus.scrape component.
Dashboards
The RabbitMQ integration installs the following dashboards in your Grafana Cloud instance to help monitor your system.
- Erlang-Memory-Allocators
- RabbitMQ-Overview
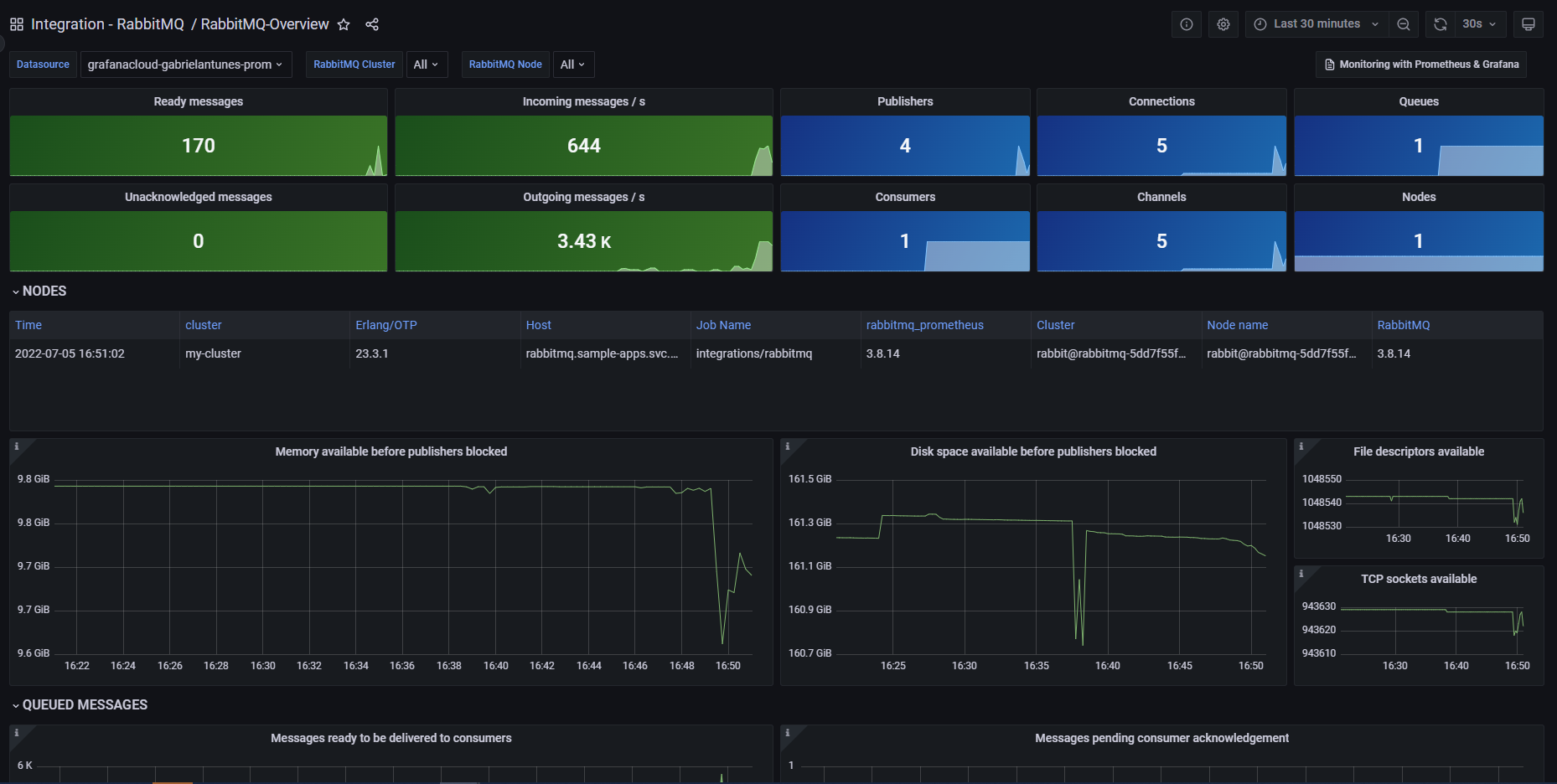
RabbitMQ Overview

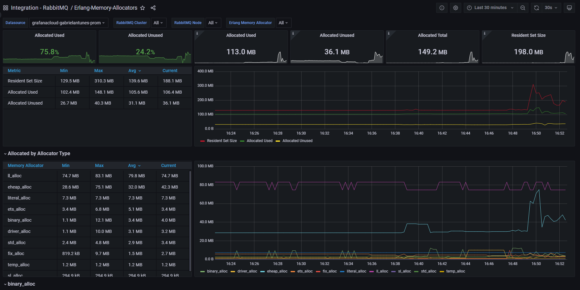
Erlang Memory Allocators

Alerts
The RabbitMQ integration includes the following useful alerts:
Metrics
The most important metrics provided by the RabbitMQ integration, which are used on the pre-built dashboards and Prometheus alerts, are as follows:
- erlang_vm_allocators
- erlang_vm_dist_node_state
- rabbitmq_build_info
- rabbitmq_channel_consumers
- rabbitmq_channel_get_ack_total
- rabbitmq_channel_get_empty_total
- rabbitmq_channel_get_total
- rabbitmq_channel_messages_acked_total
- rabbitmq_channel_messages_confirmed_total
- rabbitmq_channel_messages_delivered_ack_total
- rabbitmq_channel_messages_delivered_total
- rabbitmq_channel_messages_published_total
- rabbitmq_channel_messages_redelivered_total
- rabbitmq_channel_messages_unconfirmed
- rabbitmq_channel_messages_unroutable_dropped_total
- rabbitmq_channel_messages_unroutable_returned_total
- rabbitmq_channels
- rabbitmq_channels_closed_total
- rabbitmq_channels_opened_total
- rabbitmq_connections
- rabbitmq_connections_closed_total
- rabbitmq_connections_opened_total
- rabbitmq_disk_space_available_bytes
- rabbitmq_identity_info
- rabbitmq_process_max_fds
- rabbitmq_process_max_tcp_sockets
- rabbitmq_process_open_fds
- rabbitmq_process_open_tcp_sockets
- rabbitmq_process_resident_memory_bytes
- rabbitmq_queue_messages_published_total
- rabbitmq_queue_messages_ready
- rabbitmq_queue_messages_unacked
- rabbitmq_queues
- rabbitmq_queues_created_total
- rabbitmq_queues_declared_total
- rabbitmq_queues_deleted_total
- rabbitmq_resident_memory_limit_bytes
- up
Changelog
# 1.1.0 - February 2026
* Update mixin to latest version:
- Add support for RabbitMQ v4.0.0 and above
# 1.0.0 - December 2025
* Chore: Fix incorrect semver to 1.0.0. No further changes
# 0.0.6 - November 2023
* Replaced Angular dashboard panels with React panels
# 0.0.5 - September 2023
* New Filter Metrics option for configuring the Grafana Agent, which saves on metrics cost by dropping any metric not used by this integration. Beware that anything custom built using metrics that are not on the snippet will stop working.
* New hostname relabel option, which applies the instance name you write on the text box to the Grafana Agent configuration snippets, making it easier and less error prone to configure this mandatory label.
# 0.0.4 - December 2022
* Update mixin to the latest version
- Added Job variable to all dashboards
- Enabled multi and all selection on all variables
- Renaming alerts for better standadization
# 0.0.3 - September 2022
* Update dashboard panels descriptions.
# 0.0.2 - October 2021
* Update mixin to latest version:
- Update queries to use $__rate_interval
# 0.0.1 - May 2021
* Initial releaseCost
By connecting your RabbitMQ instance to Grafana Cloud, you might incur charges. To view information on the number of active series that your Grafana Cloud account uses for metrics included in each Cloud tier, see Active series and dpm usage and Cloud tier pricing.



