Presto integration for Grafana Cloud
Presto is an open-source distributed SQL query engine designed for running interactive analytic queries against data sources of all sizes, ranging from gigabytes to petabytes. It allows users to query data where it lives, whether it’s in Hadoop, AWS S3, Cassandra, MySQL, and many other data sources without the need for complex data migration or transformation. The integration with Grafana Cloud enables users to oversee a Presto environment using distinct dashboards. These dashboards display metrics and logs for Presto clusters, workers, coordinators, and logs.
This integration supports Presto 0.28+ running alongisde a JMX exporter 0.19.0+.
This integration includes 7 useful alerts and 4 pre-built dashboards to help monitor and visualize Presto metrics and logs.
Before you begin
In order for the integration to properly work, you must set up the JMX Exporter for Prometheus on each instance in your cluster.
Enable the JMX Exporter
To enable the JMX exporter in Presto you need to add a couple of files within the installation directory. The first file will be called jmx.properties. This file should be created in <presto-installation-directory>/etc/catalog/. The following line should be added into the file:
connector.name=jmx
The second file that needs to be created is jvm.config. The location of this file is typically found/created in <presto-installation-directory>/etc/. The following lines should be appended onto this file. Change the jmxremote.port on the command below for each instance you run, then save the configuration files.
-Dcom.sun.management.jmxremote
-Dcom.sun.management.jmxremote.port=<jmx.port>
-Dcom.sun.management.jmxremote.ssl=false
-Dcom.sun.management.jmxremote.authenticate=false
-javaagent:<path/to/jmx_java_agent.jar>=<exporter_port>:</path/to/jmx_pattern_config.yaml>/config.yamlConfigure the JMX Exporter metrics collection
In order to connect JMX to the Prometheus Exporter, a collector is configured in a config file. This config.yaml file can be placed anywhere and named anything. The contents of this file will be the following:
rules:
- pattern: "com.facebook.presto.execution<name=TaskManager><>(.+): (.*)"
name: "presto_TaskManager_$1"
value: $2
type: UNTYPED
attrNameSnakeCase: false
- pattern: "com.facebook.presto.execution.executor<name=TaskExecutor><>(.+): (.*)"
name: "presto_TaskExecutor_$1"
value: $2
type: UNTYPED
- pattern: "com.facebook.presto.failureDetector<name=HeartbeatFailureDetector><>ActiveCount: (.*)"
name: "presto_HeartbeatDetector_ActiveCount"
value: $1
type: UNTYPED
attrNameSnakeCase: false
- pattern: "com.facebook.presto.metadata<name=DiscoveryNodeManager><>(.+): (.*)"
name: "presto_metadata_DiscoveryNodeManager_$1"
value: $2
type: UNTYPED
attrNameSnakeCase: false
- pattern: "com.facebook.presto.execution<name=QueryManager><>(.+): (.*)"
name: "presto_QueryManager_$1"
value: $2
type: UNTYPED
- pattern: "com.facebook.presto.execution<name=QueryExecution><>(.+): (.*)"
name: "presto_QueryExecution_$1"
value: $2
attrNameSnakeCase: false
- pattern: "com.facebook.presto.memory<name=ClusterMemoryManager><>(.+): (.*)"
name: "presto_ClusterMemoryManager_$1"
value: $2
type: UNTYPED
attrNameSnakeCase: false
- pattern: "com.facebook.presto.memory<type=ClusterMemoryPool, name=(.*)><>(.+): (.*)"
name: "presto_ClusterMemoryPool_$1_$2"
type: UNTYPED
- pattern: "com.facebook.presto.memory<type=MemoryPool, name=(.*)><>(.+): (.*)"
name: "presto_MemoryPool_$1_$2"
type: UNTYPED
- pattern: 'java.lang<name=([^>]+), type=GarbageCollector><LastGcInfo>duration: (\d+)'
name: jvm_gc_duration
value: $2
labels:
name: $1
type: UNTYPED
- pattern: 'java.lang<name=([^>]+), type=GarbageCollector><>CollectionCount: (\d+)'
name: jvm_gc_collection_count
value: $2
labels:
name: $1
type: UNTYPED
- pattern: "java.lang<type=Memory><HeapMemoryUsage>used"
name: jvm_heap_memory_used
type: UNTYPED
- pattern: "java.lang<type=Memory><HeapMemoryUsage>committed"
name: jvm_heap_memory_committed
type: UNTYPED
- pattern: "java.lang<type=Memory><NonHeapMemoryUsage>used"
name: jvm_nonheap_memory_used
type: UNTYPED
- pattern: "java.lang<type=Memory><NonHeapMemoryUsage>committed"
name: jvm_nonheap_memory_committed
type: UNTYPEDValidate the JMX Exporter
The JMX exporter will open a port and report the Prometheus metrics to the exporter port when the Presto instance has been started. To validate that the JMX Exporter is setup correctly, the Prometheus metrics should be available locally via curl:
curl http://localhost:<exporter_port>/metricsConfigure logs location.
By default, Presto does not have a location to store logs. Inside the file located at <presto-installation-directory>/etc/node.properties, the user can configure a location for logs to be placed. The following line configures the log location to be at /var/presto/data/var/log/server.log
node.data-dir=/var/presto/dataInstall Presto integration for Grafana Cloud
- In your Grafana Cloud stack, click Connections in the left-hand menu.
- Find Presto and click its tile to open the integration.
- Review the prerequisites in the Configuration Details tab and set up Grafana Alloy to send Presto metrics and logs to your Grafana Cloud instance.
- Click Install to add this integration’s pre-built dashboards and alerts to your Grafana Cloud instance, and you can start monitoring your Presto setup.
Configuration snippets for Grafana Alloy
Advanced mode
The following snippets provide examples to guide you through the configuration process.
To instruct Grafana Alloy to scrape your Presto instances, manually copy and append the snippets to your alloy configuration file, then follow subsequent instructions.
Advanced metrics snippets
prometheus.scrape "metrics_integrations_integrations_presto" {
targets = [{
__address__ = "localhost:<your-instance-port>",
presto_cluster = "<your-presto-cluster-name>",
}]
forward_to = [prometheus.remote_write.metrics_service.receiver]
job_name = "integrations/presto"
}To monitor your Presto instance, you must use a discovery.relabel component to discover your Presto Prometheus endpoint and apply appropriate labels, followed by a prometheus.scrape component to scrape it.
Configure the following properties within each discovery.relabel component:
__address__: The address to your Presto Prometheus metrics endpoint.instancelabel:constants.hostnamesets theinstancelabel to your Grafana Alloy server hostname. If that is not suitable, change it to a value uniquely identifies this Presto instance. Make sure this label value is the same for all telemetry data collected for this instance.presto_clustermust be the value that identifies the Presto cluster this instance belongs to.
If you have multiple Presto servers to scrape, configure one discovery.relabel for each and scrape them by including each under targets within the prometheus.scrape component.
Advanced logs snippets
darwin
local.file_match "logs_integrations_integrations_presto" {
path_targets = [{
__address__ = "localhost",
__path__ = "/var/presto/data/var/log/server.log",
instance = format("%s:<your-instance-port>", constants.hostname),
job = "integrations/presto",
presto_cluster = "<your-presto-cluster-name>",
}]
}
loki.process "logs_integrations_integrations_presto" {
forward_to = [loki.write.grafana_cloud_loki.receiver]
stage.multiline {
firstline = "\\d{4}-\\d{2}-\\d{2}T\\d{2}:\\d{2}:\\d{2}\\.\\d{3}"
max_lines = 0
max_wait_time = "3s"
}
stage.regex {
expression = "\\d{4}-\\d{2}-\\d{2}T\\d{2}:\\d{2}:\\d{2}\\.\\d{3}Z\\s+(?P<level>\\w+)(?P<message>.+)"
}
stage.labels {
values = {
level = null,
}
}
}
loki.source.file "logs_integrations_integrations_presto" {
targets = local.file_match.logs_integrations_integrations_presto.targets
forward_to = [loki.process.logs_integrations_integrations_presto.receiver]
}To monitor your Presto instance logs, you will use a combination of the following components:
local.file_match defines where to find the log file to be scraped. Change the following properties according to your environment:
__address__: The Presto instance address__path__is the Presto logs location. Presto does not have a default log location, but users can configure one within thenode.propertiesfile in their Presto installation directory. Instructions for this integration should lead to it being/var/presto/data/var/log/server.log.instancelabel:constants.hostnamesets theinstancelabel to your Grafana Alloy server hostname. If that is not suitable, change it to a value uniquely identifies this Presto instance. Make sure this label value is the same for all telemetry data collected for this instance.presto_clustermust be the value that identifies the Presto cluster this instance belongs to.
loki.process defines how to process logs before sending it to Loki.
loki.source.file sends logs to Loki.
linux
local.file_match "logs_integrations_integrations_presto" {
path_targets = [{
__address__ = "localhost",
__path__ = "/var/presto/data/var/log/server.log",
instance = format("%s:<your-instance-port>", constants.hostname),
job = "integrations/presto",
presto_cluster = "<your-presto-cluster-name>",
}]
}
loki.process "logs_integrations_integrations_presto" {
forward_to = [loki.write.grafana_cloud_loki.receiver]
stage.multiline {
firstline = "\\d{4}-\\d{2}-\\d{2}T\\d{2}:\\d{2}:\\d{2}\\.\\d{3}"
max_lines = 0
max_wait_time = "3s"
}
stage.regex {
expression = "\\d{4}-\\d{2}-\\d{2}T\\d{2}:\\d{2}:\\d{2}\\.\\d{3}Z\\s+(?P<level>\\w+)(?P<message>.+)"
}
stage.labels {
values = {
level = null,
}
}
}
loki.source.file "logs_integrations_integrations_presto" {
targets = local.file_match.logs_integrations_integrations_presto.targets
forward_to = [loki.process.logs_integrations_integrations_presto.receiver]
}To monitor your Presto instance logs, you will use a combination of the following components:
local.file_match defines where to find the log file to be scraped. Change the following properties according to your environment:
__address__: The Presto instance address__path__is the Presto logs location. Presto does not have a default log location, but users can configure one within thenode.propertiesfile in their Presto installation directory. Instructions for this integration should lead to it being/var/presto/data/var/log/server.log.instancelabel:constants.hostnamesets theinstancelabel to your Grafana Alloy server hostname. If that is not suitable, change it to a value uniquely identifies this Presto instance. Make sure this label value is the same for all telemetry data collected for this instance.presto_clustermust be the value that identifies the Presto cluster this instance belongs to.
loki.process defines how to process logs before sending it to Loki.
loki.source.file sends logs to Loki.
windows
local.file_match "logs_integrations_integrations_presto" {
path_targets = [{
__address__ = "localhost",
__path__ = "/var/presto/data/var/log/server.log",
instance = format("%s:<your-instance-port>", constants.hostname),
job = "integrations/presto",
presto_cluster = "<your-presto-cluster-name>",
}]
}
loki.process "logs_integrations_integrations_presto" {
forward_to = [loki.write.grafana_cloud_loki.receiver]
stage.multiline {
firstline = "\\d{4}-\\d{2}-\\d{2}T\\d{2}:\\d{2}:\\d{2}\\.\\d{3}"
max_lines = 0
max_wait_time = "3s"
}
stage.regex {
expression = "\\d{4}-\\d{2}-\\d{2}T\\d{2}:\\d{2}:\\d{2}\\.\\d{3}Z\\s+(?P<level>\\w+)(?P<message>.+)"
}
stage.labels {
values = {
level = null,
}
}
}
loki.source.file "logs_integrations_integrations_presto" {
targets = local.file_match.logs_integrations_integrations_presto.targets
forward_to = [loki.process.logs_integrations_integrations_presto.receiver]
}To monitor your Presto instance logs, you will use a combination of the following components:
local.file_match defines where to find the log file to be scraped. Change the following properties according to your environment:
__address__: The Presto instance address__path__is the Presto logs location. Presto does not have a default log location, but users can configure one within thenode.propertiesfile in their Presto installation directory. Instructions for this integration should lead to it being/var/presto/data/var/log/server.log.instancelabel:constants.hostnamesets theinstancelabel to your Grafana Alloy server hostname. If that is not suitable, change it to a value uniquely identifies this Presto instance. Make sure this label value is the same for all telemetry data collected for this instance.presto_clustermust be the value that identifies the Presto cluster this instance belongs to.
loki.process defines how to process logs before sending it to Loki.
loki.source.file sends logs to Loki.
Kubernetes instructions
Before you begin with Kubernetes
Presto
Please note: These instructions assume the use of the Kubernetes Monitoring Helm chart
In order for the integration to properly work, you must set up the JMX Exporter for Prometheus on each instance in your cluster.
Enable the JMX Exporter
To enable the JMX exporter in Presto you need to add a couple of files within the installation directory. The first file will be called jmx.properties. This file should be created in <presto-installation-directory>/etc/catalog/. The following line should be added into the file:
connector.name=jmx
The second file that needs to be created is jvm.config. The location of this file is typically found/created in <presto-installation-directory>/etc/. The following lines should be appended onto this file. Change the jmxremote.port on the command below for each instance you run, then save the configuration files.
-Dcom.sun.management.jmxremote
-Dcom.sun.management.jmxremote.port=<jmx.port>
-Dcom.sun.management.jmxremote.ssl=false
-Dcom.sun.management.jmxremote.authenticate=false
-javaagent:<path/to/jmx_java_agent.jar>=<exporter_port>:</path/to/jmx_pattern_config.yaml>/config.yamlConfigure the JMX Exporter metrics collection
In order to connect JMX to the Prometheus Exporter, a collector is configured in a config file. This config.yaml file can be placed anywhere and named anything. The contents of this file will be the following:
rules:
- pattern: "com.facebook.presto.execution<name=TaskManager><>(.+): (.*)"
name: "presto_TaskManager_$1"
value: $2
type: UNTYPED
attrNameSnakeCase: false
- pattern: "com.facebook.presto.execution.executor<name=TaskExecutor><>(.+): (.*)"
name: "presto_TaskExecutor_$1"
value: $2
type: UNTYPED
- pattern: "com.facebook.presto.failureDetector<name=HeartbeatFailureDetector><>ActiveCount: (.*)"
name: "presto_HeartbeatDetector_ActiveCount"
value: $1
type: UNTYPED
attrNameSnakeCase: false
- pattern: "com.facebook.presto.metadata<name=DiscoveryNodeManager><>(.+): (.*)"
name: "presto_metadata_DiscoveryNodeManager_$1"
value: $2
type: UNTYPED
attrNameSnakeCase: false
- pattern: "com.facebook.presto.execution<name=QueryManager><>(.+): (.*)"
name: "presto_QueryManager_$1"
value: $2
type: UNTYPED
- pattern: "com.facebook.presto.execution<name=QueryExecution><>(.+): (.*)"
name: "presto_QueryExecution_$1"
value: $2
attrNameSnakeCase: false
- pattern: "com.facebook.presto.memory<name=ClusterMemoryManager><>(.+): (.*)"
name: "presto_ClusterMemoryManager_$1"
value: $2
type: UNTYPED
attrNameSnakeCase: false
- pattern: "com.facebook.presto.memory<type=ClusterMemoryPool, name=(.*)><>(.+): (.*)"
name: "presto_ClusterMemoryPool_$1_$2"
type: UNTYPED
- pattern: "com.facebook.presto.memory<type=MemoryPool, name=(.*)><>(.+): (.*)"
name: "presto_MemoryPool_$1_$2"
type: UNTYPED
- pattern: 'java.lang<name=([^>]+), type=GarbageCollector><LastGcInfo>duration: (\d+)'
name: jvm_gc_duration
value: $2
labels:
name: $1
type: UNTYPED
- pattern: 'java.lang<name=([^>]+), type=GarbageCollector><>CollectionCount: (\d+)'
name: jvm_gc_collection_count
value: $2
labels:
name: $1
type: UNTYPED
- pattern: "java.lang<type=Memory><HeapMemoryUsage>used"
name: jvm_heap_memory_used
type: UNTYPED
- pattern: "java.lang<type=Memory><HeapMemoryUsage>committed"
name: jvm_heap_memory_committed
type: UNTYPED
- pattern: "java.lang<type=Memory><NonHeapMemoryUsage>used"
name: jvm_nonheap_memory_used
type: UNTYPED
- pattern: "java.lang<type=Memory><NonHeapMemoryUsage>committed"
name: jvm_nonheap_memory_committed
type: UNTYPEDValidate the JMX Exporter
The JMX exporter will open a port and report the Prometheus metrics to the exporter port when the Presto instance has been started. To validate that the JMX Exporter is setup correctly, the Prometheus metrics should be available locally via curl:
curl http://localhost:<exporter_port>/metricsConfiguration snippets for Kubernetes Helm chart
The following snippets provide examples to guide you through the configuration process.
To scrape your Presto instances, manually modify your Kubernetes Monitoring Helm chart with these configuration snippets.
Replace any values between the angle brackets <> in the provided snippets with your desired configuration values.
Metrics snippets
alloy-metrics:
extraConfig: |-
discovery.kubernetes "presto" {
role = "service"
selectors {
role = "service"
label = "<service label>=<service label value>"
}
}
discovery.relabel "presto" {
targets = discovery.kubernetes.presto.targets
rule {
source_labels = ["__meta_kubernetes_service_port_number"]
regex = "<your-presto-service-listening-port>"
action = "keep"
}
}
prometheus.scrape "presto" {
targets = discovery.relabel.presto.output
job_name = "integrations/presto"
honor_labels = true
forward_to = [prometheus.remote_write.grafana_cloud_metrics.receiver]
}Dashboards
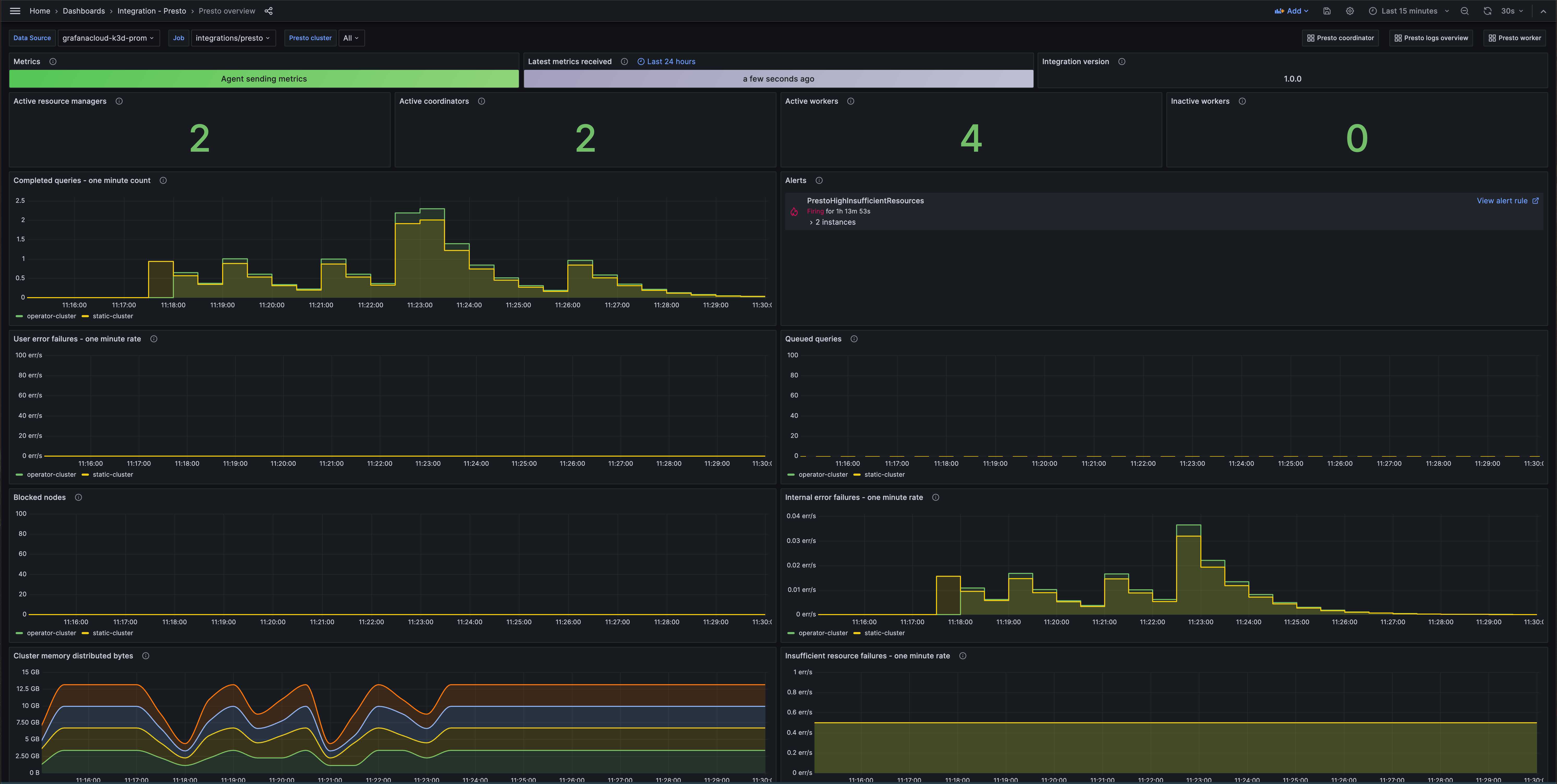
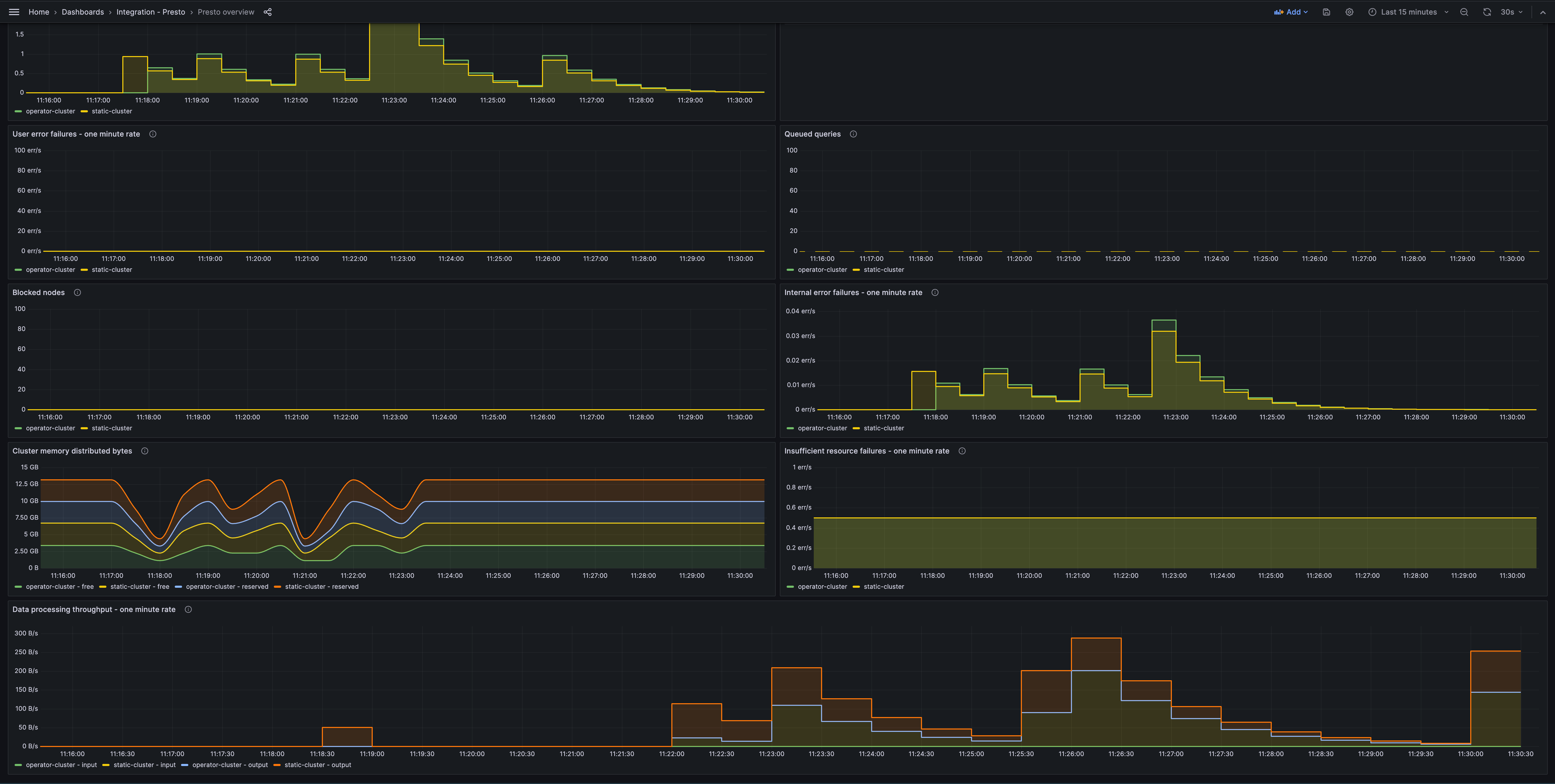
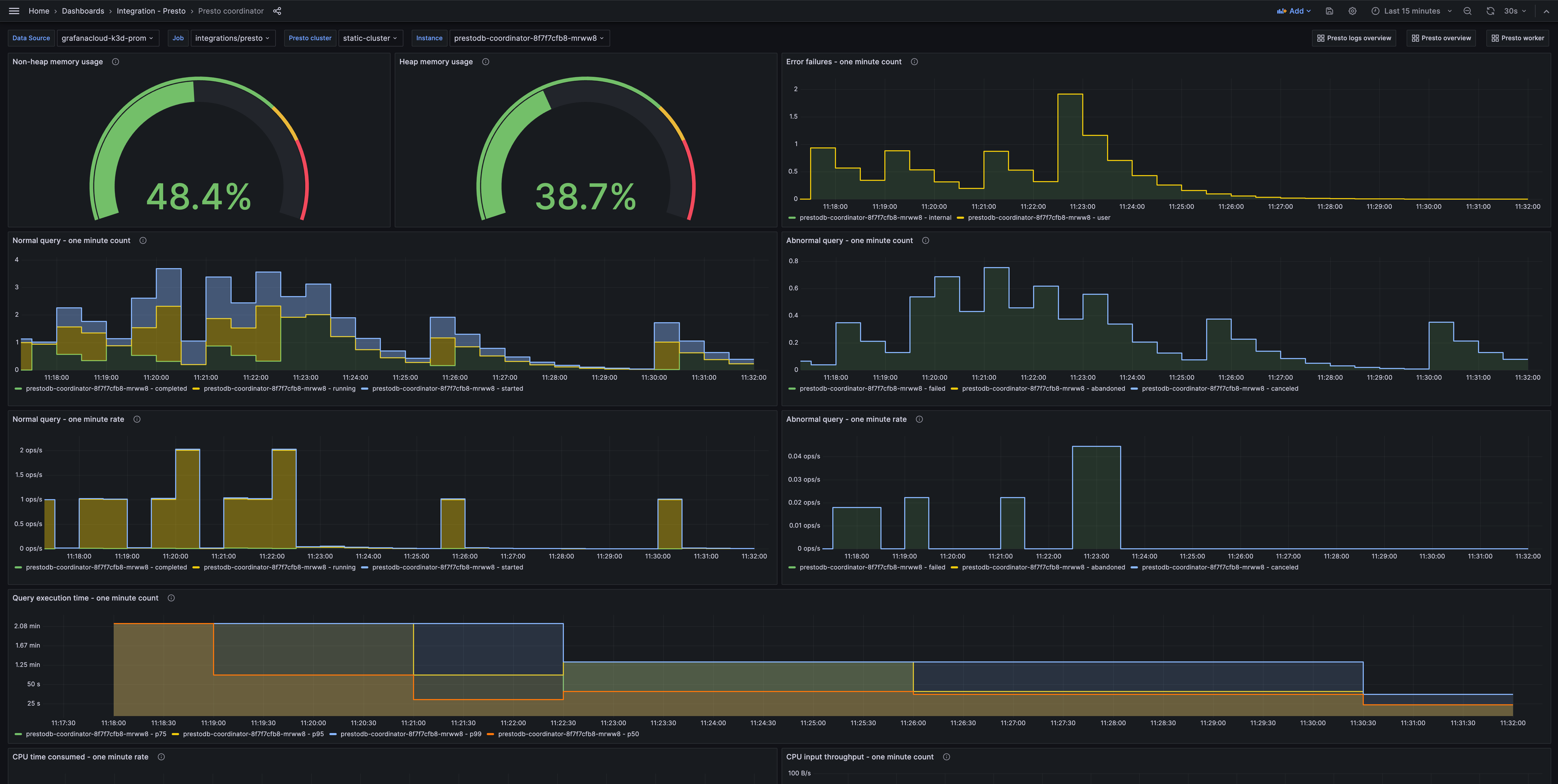
The Presto integration installs the following dashboards in your Grafana Cloud instance to help monitor your system.
- Presto coordinator
- Presto logs overview
- Presto overview
- Presto worker
Presto overview (queries)

Presto overview (processing)

Presto coordinator (queries)

Alerts
The Presto integration includes the following useful alerts:
Metrics
The most important metrics provided by the Presto integration, which are used on the pre-built dashboards and Prometheus alerts, are as follows:
- jvm_gc_collection_count
- jvm_gc_duration
- jvm_heap_memory_committed
- jvm_heap_memory_used
- jvm_nonheap_memory_committed
- jvm_nonheap_memory_used
- presto_ClusterMemoryPool_general_BlockedNodes
- presto_ClusterMemoryPool_general_FreeDistributedBytes
- presto_ClusterMemoryPool_reserved_FreeDistributedBytes
- presto_HeartbeatDetector_ActiveCount
- presto_MemoryPool_general_FreeBytes
- presto_MemoryPool_reserved_FreeBytes
- presto_QueryExecution_Executor_QueuedTaskCount
- presto_QueryManager_AbandonedQueries_OneMinute_Count
- presto_QueryManager_AbandonedQueries_TotalCount
- presto_QueryManager_CanceledQueries_OneMinute_Count
- presto_QueryManager_CanceledQueries_TotalCount
- presto_QueryManager_CompletedQueries_OneMinute_Count
- presto_QueryManager_CompletedQueries_OneMinute_Rate
- presto_QueryManager_ConsumedCpuTimeSecs_OneMinute_Count
- presto_QueryManager_CpuInputByteRate_OneMinute_Total
- presto_QueryManager_ExecutionTime_OneMinute_P50
- presto_QueryManager_ExecutionTime_OneMinute_P75
- presto_QueryManager_ExecutionTime_OneMinute_P95
- presto_QueryManager_ExecutionTime_OneMinute_P99
- presto_QueryManager_FailedQueries_OneMinute_Count
- presto_QueryManager_FailedQueries_TotalCount
- presto_QueryManager_InsufficientResourcesFailures_OneMinute_Rate
- presto_QueryManager_InsufficientResourcesFailures_TotalCount
- presto_QueryManager_InternalFailures_OneMinute_Count
- presto_QueryManager_InternalFailures_OneMinute_Rate
- presto_QueryManager_QueuedQueries
- presto_QueryManager_RunningQueries
- presto_QueryManager_StartedQueries_OneMinute_Count
- presto_QueryManager_StartedQueries_OneMinute_Rate
- presto_QueryManager_UserErrorFailures_OneMinute_Count
- presto_QueryManager_UserErrorFailures_OneMinute_Rate
- presto_TaskExecutor_ProcessorExecutor_CompletedTaskCount
- presto_TaskExecutor_ProcessorExecutor_CorePoolSize
- presto_TaskExecutor_ProcessorExecutor_PoolSize
- presto_TaskExecutor_ProcessorExecutor_QueuedTaskCount
- presto_TaskManager_FailedTasks_TotalCount
- presto_TaskManager_InputDataSize_OneMinute_Rate
- presto_TaskManager_OutputDataSize_OneMinute_Rate
- presto_TaskManager_OutputPositions_OneMinute_Rate
- presto_TaskManager_TaskNotificationExecutor_PoolSize
- presto_metadata_DiscoveryNodeManager_ActiveCoordinatorCount
- presto_metadata_DiscoveryNodeManager_ActiveNodeCount
- presto_metadata_DiscoveryNodeManager_ActiveResourceManagerCount
- presto_metadata_DiscoveryNodeManager_InactiveNodeCount
- up
Changelog
# 1.0.1 - November 2024
- Update status panel check queries
# 1.0.0 - November 2023
- Initial releaseCost
By connecting your Presto instance to Grafana Cloud, you might incur charges. To view information on the number of active series that your Grafana Cloud account uses for metrics included in each Cloud tier, see Active series and dpm usage and Cloud tier pricing.



