Grafana Cloud

OpenAI integration for Grafana Cloud

The OpenAI Integration allows to you monitor OpenAI API usage using the grafana-openai-monitoring python library and grafana-openai-monitoring NPM Package. By configuring the OpenAI Integration, users can gain valuable insights into token usage rates, response times, and overall costs. This integration empowers users to make data-driven decisions while ensuring optimal utilization of OpenAI APIs.

This integration includes 5 useful alerts and 1 pre-built dashboard to help monitor and visualize OpenAI metrics and logs.

Dashboards

The OpenAI integration installs the following dashboards in your Grafana Cloud instance to help monitor your system.

  • OpenAI Monitoring

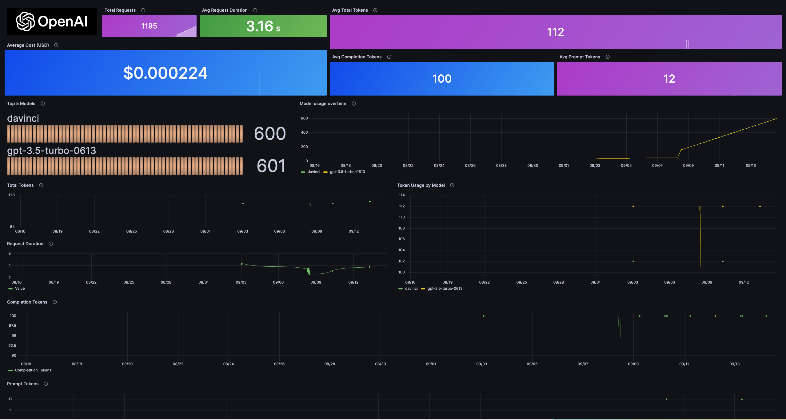
OpenAI API usage stat panels and Total Tokens, Request Duration panels

OpenAI API usage stat panels and Total Tokens, Request Duration panels

Token Usage by Model and Completition Token panels and OpenAI Prompts and Response Table

Token Usage by Model and Completition Token panels and OpenAI Prompts and Response Table

Alerts

The OpenAI integration includes the following useful alerts:

AlertDescription
HighCompletionTokensUsageCritical: High completion tokens usage.
HighPromptTokensUsageWarning: High prompt tokens usage.
HighTotalTokensUsageCritical: High total tokens usage.
LongRequestDurationWarning: Long request duration.
HighUsageCostCritical: High usage cost.

Metrics

The most important metrics provided by the OpenAI integration, which are used on the pre-built dashboard and Prometheus alerts, are as follows:

  • openai_completionTokens
  • openai_promptTokens
  • openai_requestDuration
  • openai_totalTokens
  • openai_usageCost
  • up

Changelog

md
# 1.0.0 - December 2025

* Chore: Fix incorrect semver to 1.0.0. No further changes

# 0.0.1 - September 2023

* Initial release

Cost

By connecting your OpenAI instance to Grafana Cloud, you might incur charges. To view information on the number of active series that your Grafana Cloud account uses for metrics included in each Cloud tier, see Active series and dpm usage and Cloud tier pricing.