MinIO integration for Grafana Cloud
MinIO is a Kubernetes-native high-performance object storage server which is designed for large-scale private cloud infrastructure and compatible with Amazon S3.
This integration includes 2 useful alerts and 1 pre-built dashboard to help monitor and visualize MinIO metrics.
Before you begin
By default, the Alloy configuration is expected to have MINIO_PROMETHEUS_AUTH_TYPE to be set to ‘public’.
If you choose not to set this flag you will need to generate a bearer_token with mc admin prometheus generate <alias> command to generate the scrape config compatible with Grafana Alloy. To learn more, see monitoring minio docs.
Install MinIO integration for Grafana Cloud
- In your Grafana Cloud stack, click Connections in the left-hand menu.
- Find MinIO and click its tile to open the integration.
- Review the prerequisites in the Configuration Details tab and set up Grafana Alloy to send MinIO metrics to your Grafana Cloud instance.
- Click Install to add this integration’s pre-built dashboard and alerts to your Grafana Cloud instance, and you can start monitoring your MinIO setup.
Configuration snippets for Grafana Alloy
Simple mode
These snippets are configured to scrape a single MinIO instance running locally with default ports.
First, manually copy and append the following snippets into your alloy configuration file.
Metrics snippets
discovery.relabel "metrics_integrations_integrations_minio" {
targets = [{
__address__ = "localhost:9000",
}]
rule {
target_label = "instance"
replacement = constants.hostname
}
}
prometheus.scrape "metrics_integrations_integrations_minio" {
targets = discovery.relabel.metrics_integrations_integrations_minio.output
forward_to = [prometheus.remote_write.metrics_service.receiver]
job_name = "integrations/minio"
metrics_path = "/minio/prometheus/metrics"
}Advanced mode
The following snippets provide examples to guide you through the configuration process.
To instruct Grafana Alloy to scrape your MinIO instances, manually copy and append the snippets to your alloy configuration file, then follow subsequent instructions.
Advanced metrics snippets
discovery.relabel "metrics_integrations_integrations_minio" {
targets = [{
__address__ = "localhost:9000",
}]
rule {
target_label = "instance"
replacement = constants.hostname
}
}
prometheus.scrape "metrics_integrations_integrations_minio" {
targets = discovery.relabel.metrics_integrations_integrations_minio.output
forward_to = [prometheus.remote_write.metrics_service.receiver]
job_name = "integrations/minio"
metrics_path = "/minio/prometheus/metrics"
}To monitor your MinIO instance, you must use a discovery.relabel component to discover your MinIO Prometheus endpoint and apply appropriate labels, followed by a prometheus.scrape component to scrape it.
Configure the following properties within each discovery.relabel component:
__address__: The address to your MinIO Prometheus metrics endpoint.instancelabel:constants.hostnamesets theinstancelabel to your Grafana Alloy server hostname. If that is not suitable, change it to a value uniquely identifies this MinIO instance.
If you have multiple MinIO servers to scrape, configure one discovery.relabel for each and scrape them by including each under targets within the prometheus.scrape component.
Dashboards
The MinIO integration installs the following dashboards in your Grafana Cloud instance to help monitor your system.
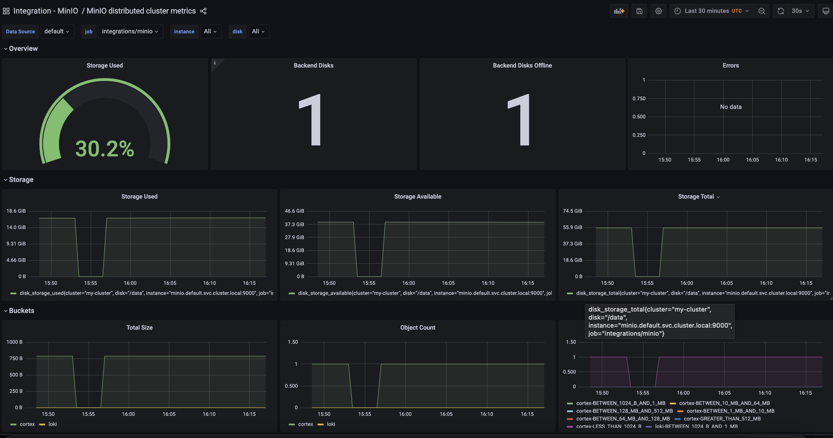
- MinIO distributed cluster metrics
MinIO distributed metrics overview

Alerts
The MinIO integration includes the following useful alerts:
Metrics
The most important metrics provided by the MinIO integration, which are used on the pre-built dashboard and Prometheus alerts, are as follows:
- bucket_objects_count
- bucket_objects_histogram
- bucket_usage_size
- disk_storage_available
- disk_storage_total
- disk_storage_used
- internode_rx_bytes_total
- internode_tx_bytes_total
- minio_disks_offline
- minio_disks_total
- minio_version_info
- s3_errors_total
- s3_requests_total
- s3_ttfb_seconds_bucket
- s3_ttfb_seconds_count
- s3_ttfb_seconds_sum
- up
Changelog
# 1.0.0 - December 2025
* Chore: Fix incorrect semver to 1.0.0. No further changes
# 0.0.6 - September 2023
* New Filter Metrics option for configuring the Grafana Agent, which saves on metrics cost by dropping any metric not used by this integration. Beware that anything custom built using metrics that are not on the snippet will stop working.
* New hostname relabel option, which applies the instance name you write on the text box to the Grafana Agent configuration snippets, making it easier and less error prone to configure this mandatory label.
# 0.0.5 - May 2023
* Fix query in 'Storage Used' panel
# 0.0.4 - December 2022
* Update mixin to latest
- Add instance selector
* Add screenshot
# 0.0.3 - September 2022
* Update dashboard panels descriptions.
# 0.0.2 - October 2021
* Update mixin to latest version:
- Update queries to use $__rate_interval
# 0.0.1 - November 2020
* Initial releaseCost
By connecting your MinIO instance to Grafana Cloud, you might incur charges. To view information on the number of active series that your Grafana Cloud account uses for metrics included in each Cloud tier, see Active series and dpm usage and Cloud tier pricing.



