Gitea integration for Grafana Cloud
Gitea is an open-source forge software package for hosting software development version control using Git as well as other collaborative features like bug tracking, wikis and code review.
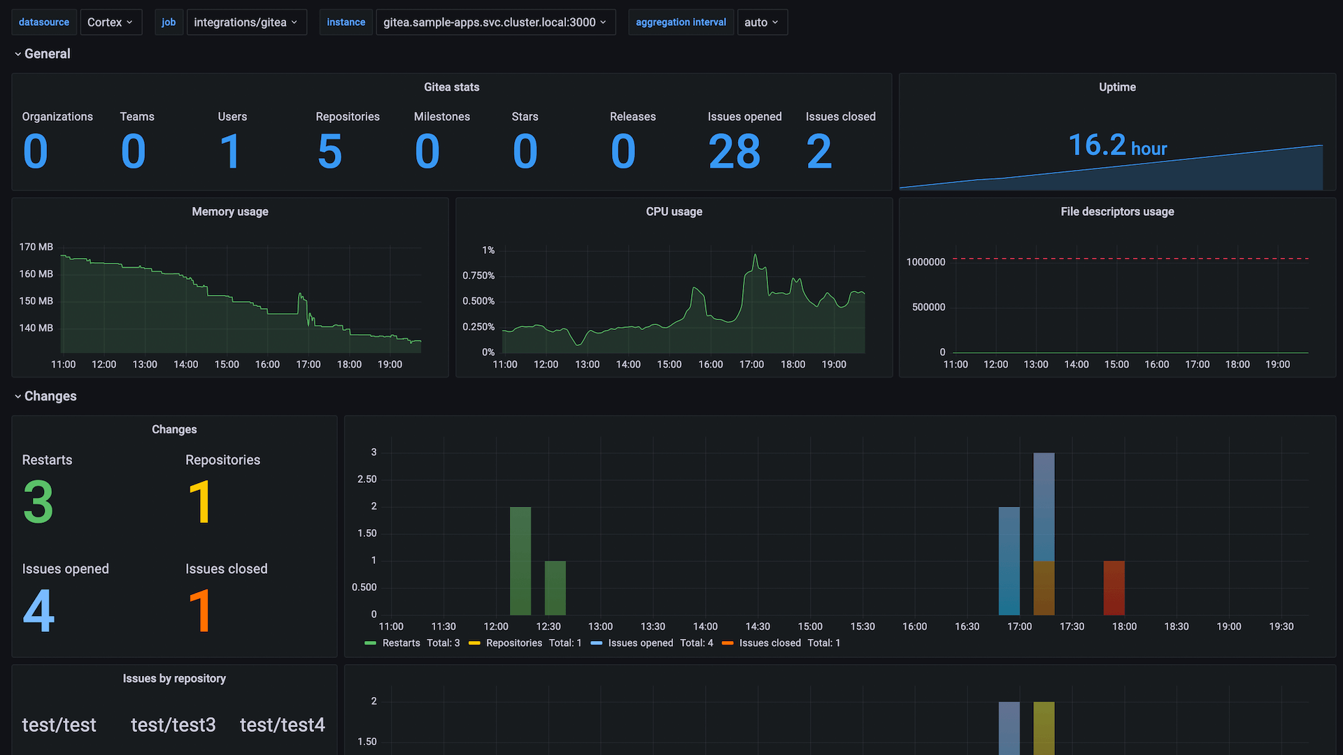
This integration provides the dashboard with metrics exposed by Gitea, including application’s key stats as well as CPU, memory, file descriptors utilization.
This integration includes 1 pre-built dashboard to help monitor and visualize Gitea metrics.
Before you begin
In order for the integration to work, on Gitea instance you need to configure metrics section to enable /metrics endpoint:
[metrics]
ENABLED=trueIn order to see issues stats grouped by repositores and labels, Gitea 1.16.0 or above is required with the following flags set:
[metrics]
ENABLED=true
ENABLED_ISSUE_BY_REPOSITORY=true
ENABLED_ISSUE_BY_LABEL=trueInstall Gitea integration for Grafana Cloud
- In your Grafana Cloud stack, click Connections in the left-hand menu.
- Find Gitea and click its tile to open the integration.
- Review the prerequisites in the Configuration Details tab and set up Grafana Alloy to send Gitea metrics to your Grafana Cloud instance.
- Click Install to add this integration’s pre-built dashboard to your Grafana Cloud instance, and you can start monitoring your Gitea setup.
Configuration snippets for Grafana Alloy
Simple mode
These snippets are configured to scrape a single Gitea instance running locally with default ports.
First, manually copy and append the following snippets into your alloy configuration file.
Metrics snippets
discovery.relabel "metrics_integrations_integrations_gitea" {
targets = [{
__address__ = "localhost:3000",
}]
rule {
target_label = "instance"
replacement = constants.hostname
}
}
prometheus.scrape "metrics_integrations_integrations_gitea" {
targets = discovery.relabel.metrics_integrations_integrations_gitea.output
forward_to = [prometheus.remote_write.metrics_service.receiver]
job_name = "integrations/gitea"
}Advanced mode
The following snippets provide examples to guide you through the configuration process.
To instruct Grafana Alloy to scrape your Gitea instances, manually copy and append the snippets to your alloy configuration file, then follow subsequent instructions.
Advanced metrics snippets
discovery.relabel "metrics_integrations_integrations_gitea" {
targets = [{
__address__ = "localhost:3000",
}]
rule {
target_label = "instance"
replacement = constants.hostname
}
}
prometheus.scrape "metrics_integrations_integrations_gitea" {
targets = discovery.relabel.metrics_integrations_integrations_gitea.output
forward_to = [prometheus.remote_write.metrics_service.receiver]
job_name = "integrations/gitea"
}To monitor your Gitea instance, you must use a discovery.relabel component to discover your Gitea Prometheus endpoint and apply appropriate labels, followed by a prometheus.scrape component to scrape it.
Configure the following properties within each discovery.relabel component:
__address__: The address to your Gitea Prometheus metrics endpoint.instancelabel:constants.hostnamesets theinstancelabel to your Grafana Alloy server hostname. If that is not suitable, change it to a value uniquely identifies this Gitea instance.
If you have multiple Gitea servers to scrape, configure one discovery.relabel for each and scrape them by including each under targets within the prometheus.scrape component.
Dashboards
The Gitea integration installs the following dashboards in your Grafana Cloud instance to help monitor your system.
- Gitea Overview
Gitea overview

Metrics
The most important metrics provided by the Gitea integration, which are used on the pre-built dashboard, are as follows:
- gitea_issues_by_label
- gitea_issues_by_repository
- gitea_issues_closed
- gitea_issues_open
- gitea_milestones
- gitea_organizations
- gitea_releases
- gitea_repositories
- gitea_stars
- gitea_teams
- gitea_users
- process_cpu_seconds_total
- process_max_fds
- process_open_fds
- process_resident_memory_bytes
- process_start_time_seconds
- up
Changelog
# 1.0.0 - December 2025
* Chore: Fix incorrect semver to 1.0.0. No further changes
# 0.0.4 - September 2023
* New Filter Metrics option for configuring the Grafana Agent, which saves on metrics cost by dropping any metric not used by this integration. Beware that anything custom built using metrics that are not on the snippet will stop working.
* New hostname relabel option, which applies the instance name you write on the text box to the Grafana Agent configuration snippets, making it easier and less error prone to configure this mandatory label.
# 0.0.3 - September 2022
* Update dashboard panels descriptions.
# 0.0.2 - January 2022
* Update mixin to latest version:
- fix dashboard templates to use `$datasource` variable
- allow multiselect for job
# 0.0.1 - December 2021
* Initial releaseCost
By connecting your Gitea instance to Grafana Cloud, you might incur charges. To view information on the number of active series that your Grafana Cloud account uses for metrics included in each Cloud tier, see Active series and dpm usage and Cloud tier pricing.



