Aerospike integration for Grafana Cloud
Aerospike is a high-performance, NoSQL, key-value database designed for ultra-low-latency and high-throughput applications. It offers fast data storage and retrieval, scalability, and ACID compliance, making it suitable for real-time, mission-critical data processing.
This integration supports Aerospike versions 6.2.0+
This integration includes 8 useful alerts and 4 pre-built dashboards to help monitor and visualize Aerospike metrics and logs.
Before you begin
Aerospike
This integration is designed to target clustered Aerospike environments. For best results, namespaces within a single cluster should have unique names.
By default, Aerospike logs to STDERR. To enable log collection for your Aerospike instance, create the /var/log/aerospike directory and modify the logging section of the instance’s aerospike.conf file to send logs to a file. Save these changes and restart Aerospike to begin logging to a file.
context anyinstructs Aerospike to capture log messages from all contexts. For a full list of logging contexts, see this documentation.infoinstructs Aerospike to capture log messages of severity level info or higher. Other possible values arecritical,warning,debug, anddetail.
This example is the recommended configuration for an Aerospike instance, but if your log file path or name differs, modify your configuration accordingly.
logging {
file /var/log/aerospike/aerospike.log {
context any info
}
}Certain metrics used in this integration may not appear depending on your Aerospike instance’s configuration (aerospike.conf):
- to monitor disk metrics, one or more namespaces must be configured to use
storage-engine device - to monitor cache metrics, one or more namespace must be configured to use
storage-engine devicewithdata-in-memory false
Example namespace configuration:
namespace test {
replication-factor 2
memory-size 1G
storage-engine device {
file /opt/aerospike/data/test.data
filesize 1G
data-in-memory false
read-page-cache true
}
}Aerospike prometheus exporter
This integration supports metrics and logs from an Aerospike instance. It is configured to work with the Aerospike Prometheus Exporter, which must be installed and configured separately from Grafana Alloy.
To export logs from your Aerospike instance, modify the logging configuration section of ape.toml:
log_file = "/var/log/aerospike/aerospike.log"
log_level = "info"Install Aerospike integration for Grafana Cloud
- In your Grafana Cloud stack, click Connections in the left-hand menu.
- Find Aerospike and click its tile to open the integration.
- Review the prerequisites in the Configuration Details tab and set up Grafana Alloy to send Aerospike metrics and logs to your Grafana Cloud instance.
- Click Install to add this integration’s pre-built dashboards and alerts to your Grafana Cloud instance, and you can start monitoring your Aerospike setup.
Configuration snippets for Grafana Alloy
Advanced mode
The following snippets provide examples to guide you through the configuration process.
To instruct Grafana Alloy to scrape your Aerospike instances, manually copy and append the snippets to your alloy configuration file, then follow subsequent instructions.
Advanced metrics snippets
prometheus.scrape "metrics_integrations_integrations_aerospike" {
targets = [{
__address__ = "<node-hostname>:9145",
aerospike_cluster = "<as-cluster-name>",
}]
forward_to = [prometheus.remote_write.metrics_service.receiver]
job_name = "integrations/aerospike"
}To monitor your Aerospike instance, you must use a discovery.relabel component to discover your Aerospike Prometheus endpoint and apply appropriate labels, followed by a prometheus.scrape component to scrape it.
Configure the following properties within each discovery.relabel component:
__address__: The address to your Aerospike Prometheus metrics endpoint.instancelabel:constants.hostnamesets theinstancelabel to your Grafana Alloy server hostname. If that is not suitable, change it to a value uniquely identifies this Aerospike instance. Make sure this label value is the same for all telemetry data collected for this instance.aerospike_cluster: Theaerospike_clusterlabel to group your Aerospike instances within a cluster. Set the same value for all nodes within your cluster.
If you have multiple Aerospike servers to scrape, configure one discovery.relabel for each and scrape them by including each under targets within the prometheus.scrape component.
Advanced logs snippets
linux
local.file_match "logs_integrations_integrations_aerospike" {
path_targets = [{
__address__ = "localhost",
__path__ = "/var/log/aerospike/aerospike.log",
aerospike_cluster = "<as-cluster-name>",
instance = "<node-hostname>:9145",
job = "integrations/aerospike",
}]
}
loki.process "logs_integrations_integrations_aerospike" {
forward_to = [loki.write.grafana_cloud_loki.receiver]
stage.multiline {
firstline = "\\w{3} \\d{2} \\d{4}"
max_lines = 0
max_wait_time = "3s"
}
stage.regex {
expression = "\\w{3} \\d{2} \\d{4} \\d{2}:\\d{2}:\\d{2} \\w{3}: (?P<level>\\w+) \\((?P<context>\\w+)\\): (?P<trace>\\(\\S+\\))\\s+(?P<message>(?s:.*))$"
}
stage.labels {
values = {
context = null,
level = null,
}
}
}
loki.source.file "logs_integrations_integrations_aerospike" {
targets = local.file_match.logs_integrations_integrations_aerospike.targets
forward_to = [loki.process.logs_integrations_integrations_aerospike.receiver]
}To monitor your Aerospike instance logs, you will use a combination of the following components:
local.file_match defines where to find the log file to be scraped. Change the following properties according to your environment:
__address__: The Aerospike instance address__path__: The path to the log file.instancelabel:constants.hostnamesets theinstancelabel to your Grafana Alloy server hostname. If that is not suitable, change it to a value uniquely identifies this Aerospike instance. Make sure this label value is the same for all telemetry data collected for this instance.aerospike_cluster: Theaerospike_clusterlabel to group your Aerospike instances within a cluster. Set the same value for all nodes within your cluster.
loki.process defines how to process logs before sending it to Loki.
loki.source.file sends logs to Loki.
Kubernetes instructions
Before you begin with Kubernetes
Please note: These instructions assume the use of the Kubernetes Monitoring Helm chart
This integration is designed to target clustered Aerospike environments. For best results, namespaces within a single cluster should have unique names.
Certain metrics used in this integration may not appear depending on your Aerospike instance’s configuration (aerospike.conf):
- to monitor disk metrics, one or more namespaces must be configured to use
storage-engine device - to monitor cache metrics, one or more namespace must be configured to use
storage-engine devicewithdata-in-memory false
Example namespace configuration:
namespace test {
replication-factor 2
memory-size 1G
storage-engine device {
file /opt/aerospike/data/test.data
filesize 1G
data-in-memory false
read-page-cache true
}
}Configuration snippets for Kubernetes Helm chart
The following snippets provide examples to guide you through the configuration process.
To scrape your Aerospike instances, manually modify your Kubernetes Monitoring Helm chart with these configuration snippets.
Replace any values between the angle brackets <> in the provided snippets with your desired configuration values.
Metrics snippets
alloy-metrics:
extraConfig: |-
discovery.kubernetes "aerospike" {
role = "pod"
selectors {
role = "pod"
label = "<aerospike_pod_label>=<aerospike_pod_label_value>"
}
}
discovery.relabel "aerospike" {
targets = discovery.kubernetes.aerospike.targets
rule {
source_labels = ["__meta_kubernetes_pod_container_port_number"]
regex = "<aerospike_pod_port_number>"
action = "keep"
}
rule {
source_labels = ["__meta_kubernetes_namespace", "__meta_kubernetes_pod_container_name"]
separator = "-"
target_label = "instance"
}
rule {
replacement = "<your-aerospike-cluster-name>"
target_label = "aerospike_cluster"
}
rule {
replacement = "integrations/aerospike"
target_label = "job"
}
}
prometheus.scrape "metrics_aerospike" {
targets = discovery.relabel.aerospike.output
honor_labels = true
forward_to = [prometheus.remote_write.grafana_cloud_metrics.receiver]
}Logs snippets
podLogs:
extraDiscoveryRules: |-
rule {
source_labels = ["__meta_kubernetes_pod_label_<aerospike_pod_label>"]
regex = "<aerospike_pod_label_value>"
replacement = "aerospike"
target_label = "integration"
}
extraLogProcessingStages: |-
stage.match {
selector = "{integration=\\"aerospike\\"}"
stage.multiline {
firstline = "\\\\w{3} \\\\d{2} \\\\d{4}"
max_lines = 0
max_wait_time = "3s"
}
stage.regex {
expression = "\\\\w{3} \\\\d{2} \\\\d{4} \\\\d{2}:\\\\d{2}:\\\\d{2} \\\\w{3}: (?P<level>\\\\w+) \\\\((?P<context>\\\\w+)\\\\): (?P<trace>\\\\(\\\\S+\\\\))\\\\s+(?P<message>(?s:.*))$"
}
stage.template {
source = "instance"
template = "{{ .namespace }}-{{ .container }}"
}
stage.static_labels {
values = {
aerospike_cluster = "<your-aerospike-cluster-name>",
job = "integrations/aerospike",
}
}
stage.labels {
values = {
context = null,
instance = null,
level = null,
}
}
}Dashboards
The Aerospike integration installs the following dashboards in your Grafana Cloud instance to help monitor your system.
- Aerospike instance overview
- Aerospike logs
- Aerospike namespace overview
- Aerospike overview
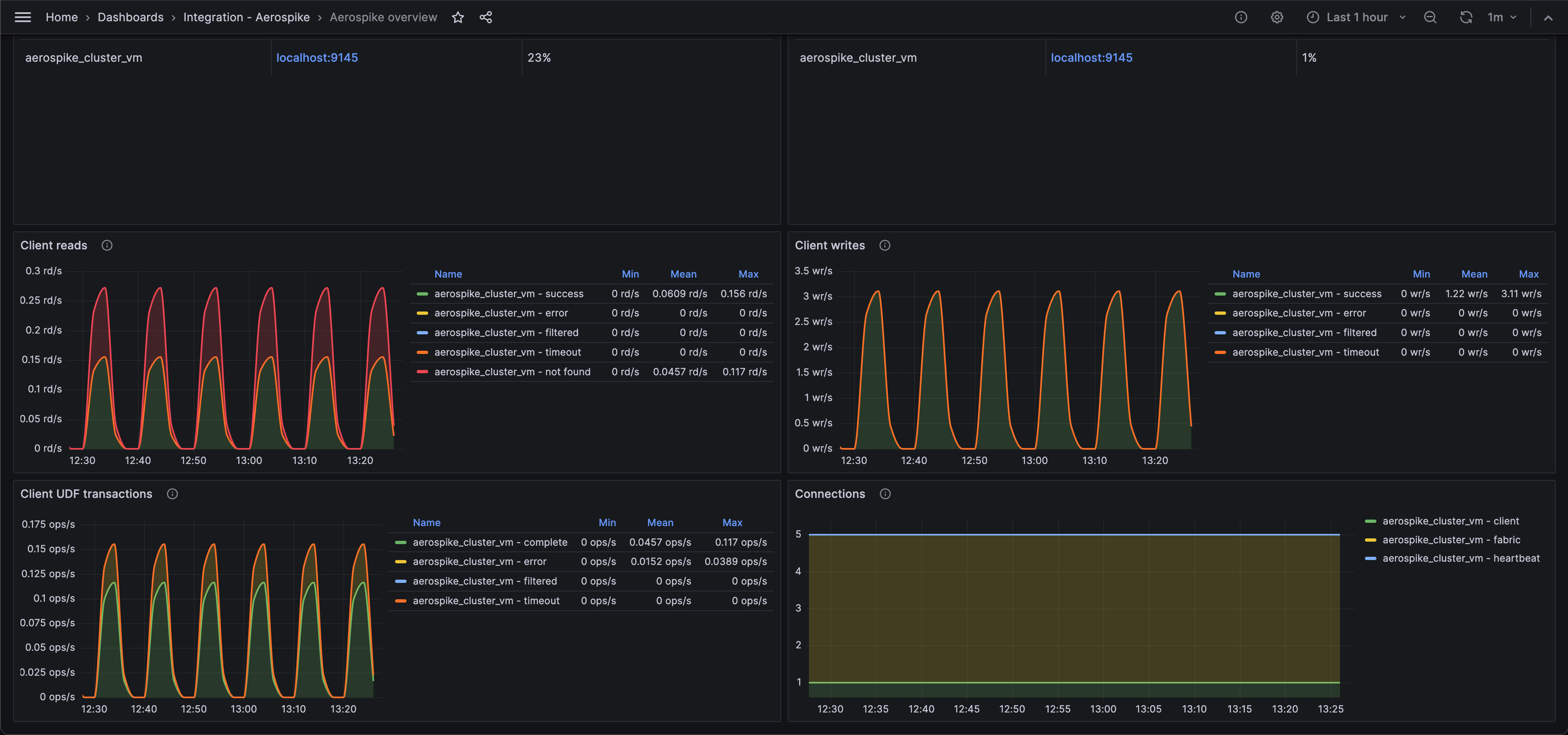
Aerospike overview (cluster overview)

Aerospike overview (client requests)

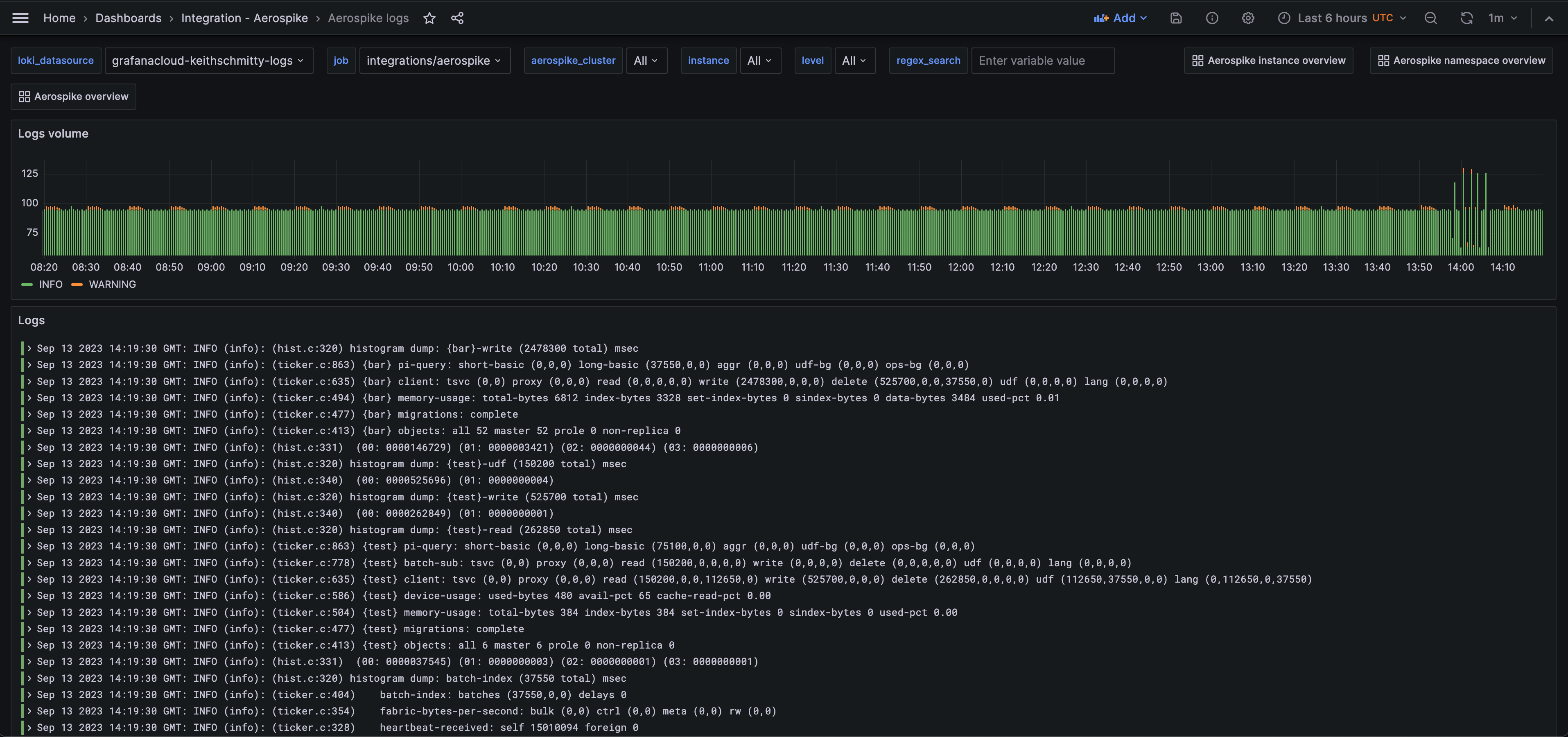
Aerospike logs (logs)

Alerts
The Aerospike integration includes the following useful alerts:
Metrics
The most important metrics provided by the Aerospike integration, which are used on the pre-built dashboards and Prometheus alerts, are as follows:
- aerospike_namespace_cache_read_pct
- aerospike_namespace_client_read_error
- aerospike_namespace_client_read_filtered_out
- aerospike_namespace_client_read_not_found
- aerospike_namespace_client_read_success
- aerospike_namespace_client_read_timeout
- aerospike_namespace_client_udf_complete
- aerospike_namespace_client_udf_error
- aerospike_namespace_client_udf_filtered_out
- aerospike_namespace_client_udf_timeout
- aerospike_namespace_client_write_error
- aerospike_namespace_client_write_filtered_out
- aerospike_namespace_client_write_success
- aerospike_namespace_client_write_timeout
- aerospike_namespace_clock_skew_stop_writes
- aerospike_namespace_dead_partitions
- aerospike_namespace_device_free_pct
- aerospike_namespace_memory_free_pct
- aerospike_namespace_ns_cluster_size
- aerospike_namespace_stop_writes
- aerospike_namespace_unavailable_partitions
- aerospike_namespace_xmem_id
- aerospike_node_stats_client_connections
- aerospike_node_stats_fabric_connections
- aerospike_node_stats_heap_efficiency_pct
- aerospike_node_stats_heartbeat_connections
- aerospike_node_stats_system_free_mem_pct
- aerospike_node_up
- up
Changelog
# 1.0.0 - December 2025
* Chore: Fix incorrect semver to 1.0.0. No further changes
# 0.0.2 - November 2024
- Update status panel check queries
# 0.0.1 - September 2023
- Initial releaseCost
By connecting your Aerospike instance to Grafana Cloud, you might incur charges. To view information on the number of active series that your Grafana Cloud account uses for metrics included in each Cloud tier, see Active series and dpm usage and Cloud tier pricing.



