
Grafana Cloud Synthetic Monitoring: How to simulate user journeys to ensure the best possible...
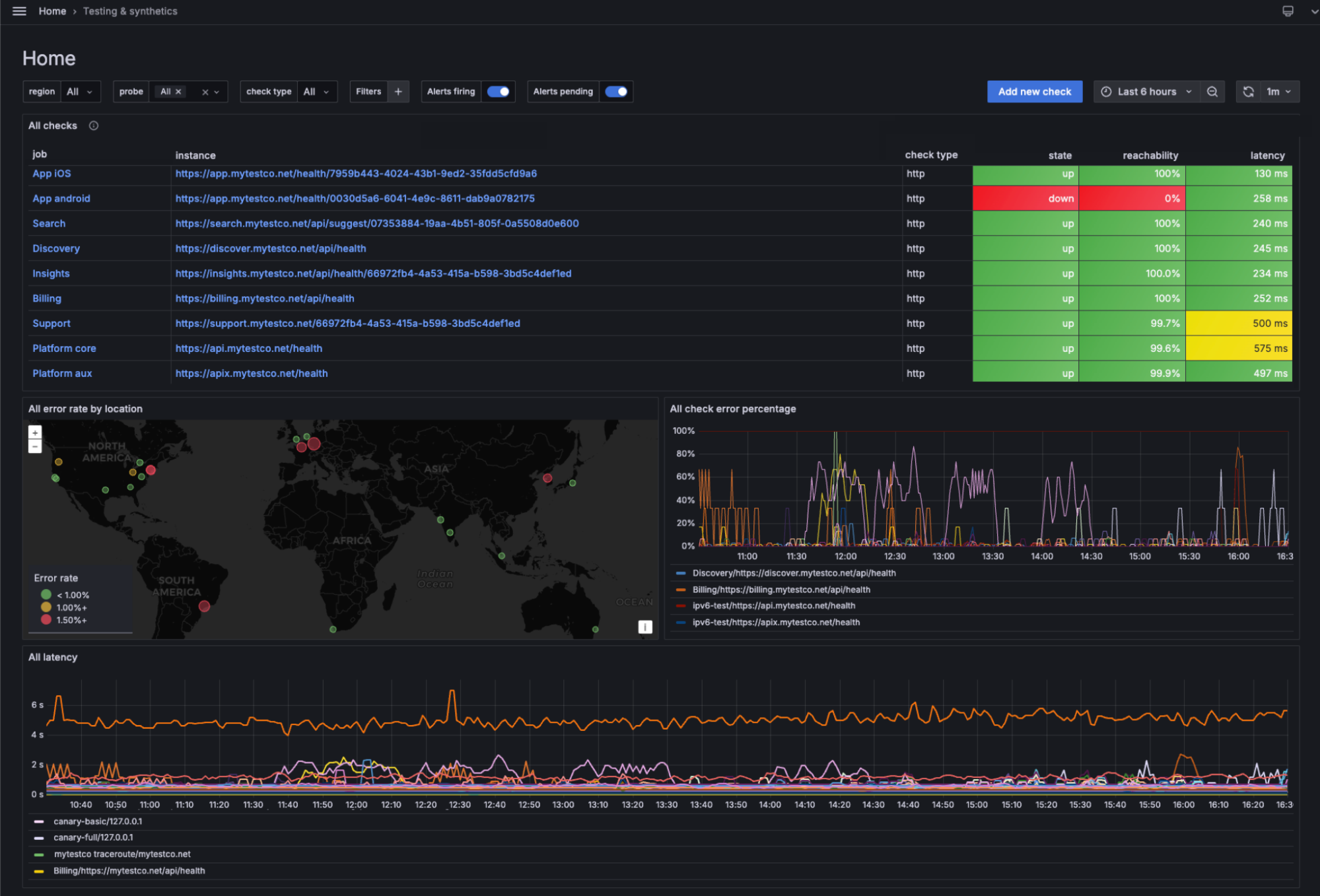
Learn how Synthetic Monitoring, powered by Grafana k6, creates multi-step synthetics to simulate complex transactions and end-user journeys.
Read more
Dashboards in the wild, interesting use cases, and learnings from the community
Featured community posts
Learn how Synthetic Monitoring, powered by Grafana k6, creates multi-step synthetics to simulate complex transactions and end-user journeys.
Read more
Learn how to set up a Grafana dashboard so you don't miss updates from the YouTubers you love.
Read more
ComplyAdvantage has used OpenTelemetry and Grafana Cloud to continually advance its observability strategy and make it more flexible.
Read more
How a simple AWS Lambda function transforms GitLab pipeline visibility using Grafana Cloud Logs.
Read more
In celebration of The Life of a Showgirl, a team of Grafanistas used Grafana Assistant to build a dazzling dashboard that lets you visualize the eras...
Read more
Find out why companies such as Shopify and Uber are seeing the value of continuous profiling.
Read more
Learn how to use Grafana Cloud and the Infinity data source to visualize live JSON data from the CheerLights IoT project.
Read more
Grafana Labs was a proud sponsor of the HackUPC event, where students from around the world built some innovative, Grafana-powered dashboards to track...
Read more
Meet Project Bob, which aims to be the first autonomous boat to circumnavigate the globe, thanks, in part, to Grafana.
Read more
Check out the results of a Prometheus mentorship project focused on understanding how Prometheus handles OpenTelemetry resource attributes and how...
Read more
With our Voice of Customer program, we can tighten the loop between what our users ask for and what we prioritize in R&D. Here’s a look at some recent...
Read more
Running Mimir on Kubernetes makes a lot of sense—but it's not the only way. Find out why you may want to run it on virtual machines and/or bare metal...
Read more
Learn how Beyla, eBPF, and OpenTelemetry combine to make homelab observability easy with this recap of a recent GrafanaCON 2025 session.
Read more
With Deno and Grafana Cloud, you can achieve deep insights into your JavaScript project without having to manually instrument code or deploy a...
Read more
Game of Traces is a grand strategy game you can play to learn the key concepts of OpenTelemetry tracing — and, of course, heroically defend a few...
Read more
The database you use to store all your Grafana objects can be a gold mine of information. See how you can use SQL to get more insights and build...
Read more
Register today for ObservabilityCON on the Road, a one-day version of our flagship observability event that we’re bringing to a city near you.
Read more
Learn how to build a Grafana dashboard that can show nearby aircraft in real time, powered by data from an ADS-B receiver and ingested into Grafana...
Read more