Grafana Cloud IRM

Incident response & management built into your Grafana Cloud stack

Grafana IRM screenshot
Consolidate, customize, and automate your incident response and management with Grafana Cloud IRM, which combines on-call scheduling, alert routing, and incident response to give you faster response times.

The actually useful Grafana Cloud Free plan

  • 50GB traces
  • 10k metrics
  • 14-day retention
  • 3 active users
  • 50GB logs of telemetry
Stopwatch icon

Respond to issues quickly and confidently

Tailor workflows so you have all the information and the right stakeholders you need to address issues and guarantee 24/7 coverage.

Record icon

Eliminate confusion before, during, and after incidents

Centralize communication, automate manual tasks, and get a complete timeline of your incident response—all from the IRM homepage.

Piggybank icon

Only pay for active users

Your bill only gets bigger when engineers actually use Grafana Cloud IRM.

Notify the right people, at the right time

Improve communication and tailor alert notifications so critical information reaches the right team members.

  • Deliver customized notifications via Slack, Microsoft Teams, Telegram, SMS, phone calls, email, and more.
  • Receive push notifications personalized for your role and responsibilities.
  • Use automation to remove blockers and improve response times with templates and multi-step escalation chains.
  • Acknowledge, resolve, or escalate incidents from your preferred communication channel.
Grafana IRM personalized notifications UI

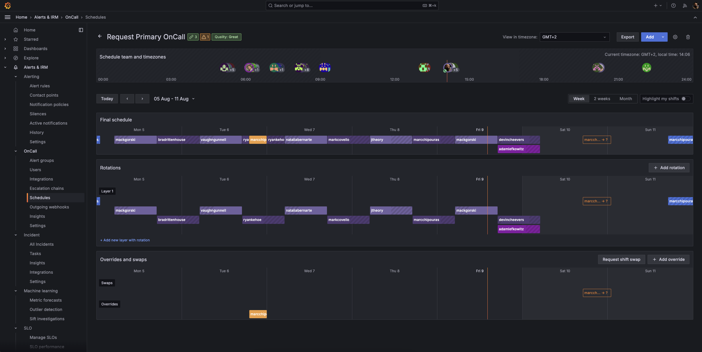
On call, on your terms

Ensure round-the-clock incident response with tools built for distributed teams, by engineers who understand the pressures of on-call shifts.

  • Manage on-call schedules directly in IRM, with flexible options like Terraform and iCal import.
  • Give engineers control over their on-call schedule with scheduled overrides, automate shift swap requests for out of office events with the Google Calendar integration, and easily factor in time zones, schedule rotations, and more.
  • Easily review rotation details, upcoming shifts, and swap requests from your browser or on the go with the mobile app.
Grafana OnCall schedule

Make data-driven decisions now and in the future

For each event, work with a single source of truth that provides complete incident summaries and helps you make informed choices.

  • Get comprehensive timelines to track key actions, decisions, and updates throughout the incident lifecycle.
  • Automatically convert timelines into a structured post-incident review document and maintain a centralized, authoritative record of each incident.
  • Learn from past incidents by identifying and analyzing bottlenecks and areas for improvement.
Grafana Incident Insights screenshot

Detect anomalies using machine learning

With Sift, our diagnostic assistant, you can run automated system checks that surface problems quickly and efficiently so you can resolve issues faster.

  • Get a holistic view of system health so you can automatically identify anomalies and complex issues before they become major incidents.
  • Get incident response up and running faster with automated Sift checks.
  • Develop personalized responses over time based on feedback and outcomes.
Grafana Incident UI showing error pattern logs

Run incident response from within your observability stack

Transition from reactive to proactive incident response in your Grafana Cloud observability stack the moment there is a concerning issue.

  • Initiate incidents directly from any Grafana visualization when you spot anomalies or concerning trends.
  • Gather data on incident frequency and types to optimize your observability and response strategies.
  • Integrate with your favorite ITSM tools to customize your incident response and management workflows, including Jira, ServiceNow, Github, and more.
Declare incident menu

Incident response and management on the go

With the IRM mobile app, you can handle critical situations from anywhere.

Personalized notifications:

  • Receive push notifications tailored to your personal preferences.
  • Override “do not disturb” settings for critical emergencies.

On-call schedules at your fingertips:

  • Review on-call rotation details anytime, anywhere.
  • Quickly check upcoming shifts and team availability.
  • Easily request shift swaps with your team.

Incident details on demand:

  • Acknowledge, respond to, or escalate incidents directly from your mobile device.
  • Access comprehensive incident information to make informed decisions.
Grafana OnCall app alert groups

Get started with incident response and management in Grafana Cloud

2

Set up integrations to your favorite apps, such as Slack, where you can add the Grafana Incident chatbot to the relevant channel.

3

Configure notifications

Decide how each user will receive notifications and create escalations.

4

Set up on-call schedules and start declaring incidents

Set up on-call schedules and manage alert groups and incidents from the IRM homepage.

For full implementation details and best practices,
“After this three-year journey that started by realizing we couldn’t detect some basic failures, introducing the FCI, and then adding in Grafana Cloud IRM and Grafana SLO, we’re in a much better place to detect and fix customer-facing issues. In fact, our time to detect was reduced more than 80%, meaning our customers were seeing fewer errors and a better overall experience.”
Carlos Hernandez Saavedra
Head of Cloud & SRE

Get Grafana IRM in Grafana Cloud

Ideal for setting and managing service level objectives, whether it’s your first or your 1,000th.
Free
Always free
$0

No credit card required

Actually useful free tier with access to everything that Grafana Cloud has to offer.

  • Limited to 3 active IRM users per month
  • Community support
Pro
On-demand
$20 / active IRM user

Pay as you go above the Free tier

Platform fee of $19 per month includes:

  • 3 active IRM users per month then pay as you go
  • 8×5 email support
Enterprise
Annual
Custom

Scalable unit price based on annual commit

Minimum commit of $25,000 per year.

  • Premium support
  • Observability Architect
  • Deployment flexibility (Public Cloud, Federal Cloud, or Bring Your Own Cloud)

Easily connect to more Grafana Cloud tools

Grafana Alerting

Unify alert management across your entire stack with powerful, flexible rules and notifications.

Grafana SLO

Define service level objectives and create error-budget alerts to catch issues before your customers do.

Ready to get started?